Close

How to create a Jira issue from an automated mabl test

Thomas Lavin Headshot
Thomas Lavin

Product manager, mabl

This tutorial details how to create a Jira issue, such as a story or bug, from a failed mabl test. It also covers how to attach the critical diagnostic information mabl collects to create a single source of truth.

Time

10 minute read

Audience

You’re an experienced Jira user who has created issues and bug reports before.

Prerequisites

You have an existing mabl account. Get started here.

You have a Jira account and created a Jira project (scrum or kanban). Get started here.

You have installed the mabl app for Jira Cloud. Here’s a video on how to do so.

Step 1. Start with a failing test

Mabl alerts you to failures as soon as they happen. There are multiple ways to easily receive failure alerts depending on your team’s needs. This tutorial begins from within mabl.

From mabl

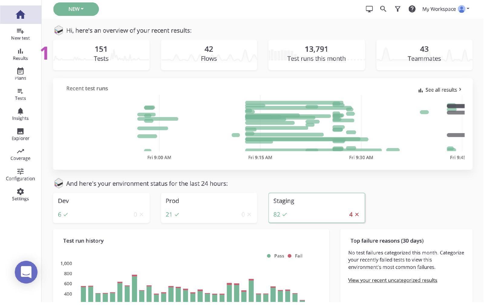
1. Click to visit the results page from the main dashboard.

The main mabl dashboard

2. Click the status of the failing test to review the failure.

mabl status of the failing test

Step 2. Identify the root cause

Before creating an issue in Jira based on a failure, it’s important to identify the root cause. Mabl reports failures and provides rich diagnostic data including context that uncovers the root cause as quickly as possible. This includes artifacts such as screenshots, HAR files, the DOM, and even step traces. 

1. Examine the failed step.

2. Check for any changes using diagnostic information, like screenshots or the DOM snapshot.

M-020 Validate Results Page mabl

3. Verify the cause. In this case, the element doesn’t appear in the DOM.

The DOM in mabl

Step 3. Send to Jira

In a couple of clicks, you can create a Jira ticket based on the test run you just investigated. This Jira ticket serves as your team’s single source of truth. Mabl automatically attaches diagnostic information to give everyone access to the same context.

1. Add to Jira button.

Add to Jira button, mabl

2. Select the project you’d like to create and the issue type.

Select the project and the issue type, mabl

3. Give it a summary, a description, and any additional details.

Give it a summary, a description, and any additional details

4. Save. Then click the newly-created issue to open it within Jira.

Newly-created issue in mabl to open it within Jira

Step 4. Implement a fix

Once the issue is identified, it’s common to check the diagnostic information mabl added and verify the issue locally. With the mabl CLI or desktop app, you can quickly kick off a headless run of the same test that caught the bug.

1. Check that all diagnostic information is attached.

Attachments on Jira ticket created from mabl

From the CLI

2. Use the linked test run to grab the test run ID, ending with `-jr`.

3. Open and run the CLI with the `$ mabl tests run --run-id ` command to run the test locally and confirm the failure.

The CLI

4. Start implementing the fix.

From the desktop app

5. Find and open the test in the mabl desktop app, then click Run Test on the right and add any additional parameters to the test run, such as the specific environment or a set of credentials.

Tests / M-020 Validate Results page

6. Click Start 1 Run to kick off a test locally and confirm the failure.

Start run button mabl
Local run output mabl

7. Start implementing the fix.

Step 5. Validate the fix

Once a fix is in place, you can use the mabl CLI to run a test locally against a local build. Within a short amount of time, you can verify if the changes resolved the issue. Additionally, as the changes move across the pipeline, you can continue to run mabl tests on each build.

From the CLI

1. Repeat steps 5.2 and 5.3 to verify that your changes pass the test.

CLI

From the desktop app

2. Repeat steps 5.5 and 5.6 to verify that your changes pass the test.

Local run output mabl

3. Monitor as it moves across the pipeline.

Done

4. Mabl will close out an issue automatically within the app when the issue is closed.

Automatic close mabl
Thomas Lavin
Thomas Lavin

Thomas is a product manager at mabl, where he channels his passion for low-code/no-code tools into building low-code intelligent test automation for high-velocity software teams. He's dedicated to making technology a tool for creativity and social good, running a no-code platform for Midtoned, a peer-to-peer marketplace for photography gear in his free time. Thomas previously worked in QA as a Software Quality Assurance Intern for Bain & Company.


Share this article

Recommended reading

Bookmark these resources to learn about types of DevOps teams, or for ongoing updates about DevOps at Atlassian.

Devops illustration

DevOps community

Devops illustration

DevOps learning path

Map illustration

Get started for free

Sign up for our DevOps newsletter

Thank you for signing up