Close

自動 mabl テストから Jira 課題を作成する方法

Thomas Lavin 氏の顔写真
Thomas Lavin 氏

mabl のプロダクト マネージャー

このチュートリアルでは、失敗した mabl テストから Jira 課題 (ストーリーやバグなど) を作成する方法について詳述します。また、mabl が収集する重要な診断情報を添付して、信頼できる唯一の情報源を作成する方法についても説明します。

所要時間

読む時間 10 分

対象者

これまでに課題やバグ レポートを作成したことがある経験豊富な Jira ユーザー。

前提条件

既存の mabl アカウントを持っている。こちらから開始してください。

Jira アカウントを持っていて、Jira プロジェクト (スクラムまたはカンバン) を作成している。こちらから開始してください。

Jira Cloud 用の mabl アプリがインストールされている。その方法については、こちらのビデオをご覧ください。

ステップ 1. 失敗したテストから開始する

mabl は、エラーが発生するとすぐに警告します。チームのニーズに応じて、エラー アラートを簡単に受信するさまざまな方法があります。このチュートリアルは mabl 内から始まります。

mabl から

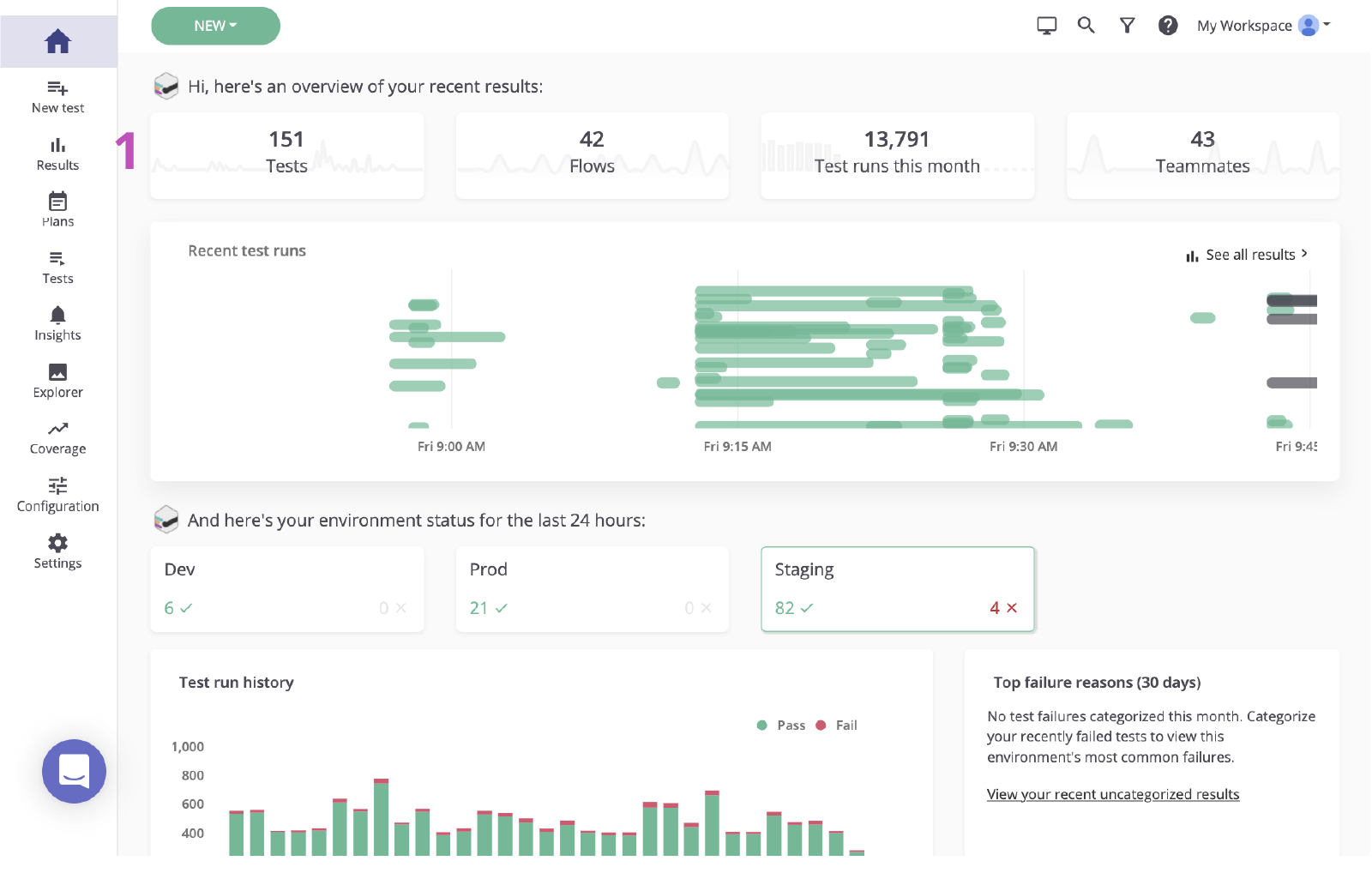
1. クリックすると、メイン ダッシュボードの結果ページが表示されます。

メインの mabl ダッシュボード

2. 失敗したテストのステータスをクリックして、エラーを確認します。

失敗したテストの mabl ステータス

ステップ 2. 根本原因を特定する

エラーに基づいて Jira で課題を作成する前に、根本原因を特定することが重要です。mabl はエラーを報告して、可能な限り迅速に根本原因を明らかにするコンテキストを含む豊富な診断データを提供します。これには、スクリーンショット、HAR ファイル、DOM、さらにはステップの追跡などのアーティファクトが含まれます。

1. 失敗したステップを調べます。

2. スクリーンショットや DOM スナップショットなどの診断情報を使用して、変更内容を確認します。

M-020 検証結果ページ mabl

3. 原因を確認します。この場合、要素は DOM には表示されません。

mabl の DOM

ステップ 3. Jira に送信する

数回のクリックで、直前に調査したテスト実行に基づいて Jira チケットを作成できます。この Jira チケットは、チームの信頼できる唯一の情報源として機能します。mabl は診断情報を自動で添付して、全員が同じコンテキストにアクセスできるようにします。

1. [Jira に追加] ボタン。

[Jira に追加] ボタン、mabl

2. 作成するプロジェクトと課題タイプを選択します。

プロジェクトと課題タイプを選択する、mabl

3. 要約、説明、その他の詳細を入力します。

要約、説明、その他の詳細を入力する

4. 保存後、新規作成した課題をクリックして Jira で開きます。

mabl で新規作成した課題を Jira で開く

ステップ 4. 修正を実装する

課題が特定されたら、mabl が追加した診断情報を確認して、課題をローカルで検証するのが一般的です。mabl CLI またはデスクトップ アプリによって、バグを特定した同じテストのヘッドレス実行をすばやく開始できます。

1. すべての診断情報が添付されていることを確認します。

mabl で作成した Jira チケットの添付ファイル

CLI から

2. リンクされたテスト実行を使用して、`-jr` で終わるテスト実行 ID を取得します。

3. `$ mabl tests run --run-id ` コマンドで CLI を開いて実行し、テストをローカルで実行してエラーを確認します。

CLI

4. 修正の実装を開始します。

デスクトップ アプリから

5. mabl デスクトップ アプリでテストを見つけて開き、右側の [テストを実行] をクリックして、特定の環境や認証情報のセットなど、テスト実行に追加のパラメーターを追加します。

テスト/M-020 検証結果ページ

6. [Start 1 Run (1 の実行を開始)] をクリックして、ローカルでテストを開始してエラーを確認します。

実行開始ボタン mabl
ローカル実行出力 mabl

7. 修正の実装を開始します。

ステップ 5. 修正を検証する

修正が適用されたら、mabl CLI を使用して、ローカル ビルドに対してテストをローカルで実行できます。短時間で、変更によって課題が解決されたかどうかを確認できます。さらに、変更がパイプラインを移動する際に、各ビルドで mabl テストを引き続き実行できます。

CLI から

1. ステップ 5.2 と 5.3 を繰り返して、変更内容がテストに合格することを確認します。

CLI

デスクトップ アプリから

2. ステップ 5.5 と 5.6 を繰り返して、変更内容がテストに合格することを確認します。

ローカル実行出力 mabl

3. パイプライン全体を移動する様子を監視します。

完了

4. mabl は、課題がクローズされるとアプリ内で課題を自動でクローズします。

自動クローズ mabl

詳細については「Atlassian Open DevOps の統合」をご参照ください。

Thomas Lavin
Thomas Lavin

Thomas は mabl のプロダクト マネージャーです。ロー/ノーコードのツールに注力して、ベロシティの高いソフトウェア チーム向けのローコード インテリジェント テストの自動化を開発しています。テクノロジーが創造性やソーシャル グッドのためのツールになるように専念して、時間があるときには写真機材のピアツーピアのマーケットプレイスである Midtoned のノーコード プラットフォームを運用しています。以前、Thomas は Bain & Company のソフトウェア品質保証のインターンとして QA で働いていました。


この記事を共有する

おすすめコンテンツ

次のリソースをブックマークして、DevOps チームのタイプに関する詳細や、アトラシアンの DevOps についての継続的な更新をご覧ください。

DevOps のイラスト

DevOps コミュニティ

DevOps のイラスト

DevOps ラーニング パス

マップのイラスト

無料で始める

DevOps ニュースレター購読

Thank you for signing up