Close

Como criar um item do Jira a partir de um teste de mabl automatizado

Foto de Thomas Lavin
Thomas Lavin

Gerente de Produto para mabl

Este tutorial detalha como criar um item do Jira, como uma história ou bug, a partir de um teste de mabl com falha. Ele também aborda como anexar as informações críticas de diagnóstico que a mabl coleta para criar uma única fonte de verdade.

Tempo

Leitura de 10 minutos

Público-alvo:

Você é um usuário experiente do Jira que já criou itens e relatórios de bugs antes.

Pré-requisitos

Você tem uma conta mabl existente. Comece aqui.

Você tem uma conta do Jira e criou um projeto do Jira (scrum ou kanban). Comece aqui.

Você instalou o aplicativo mabl para o Jira Cloud. Veja aqui um vídeo sobre como fazer isso.

Etapa 1. Comece com um teste reprovado

O mabl alerta você sobre falhas assim que elas acontecem. Existem várias maneiras de receber alertas de falha com facilidade, dependendo das necessidades da sua equipe. Este tutorial começa de dentro do mabl.

A partir do mabl

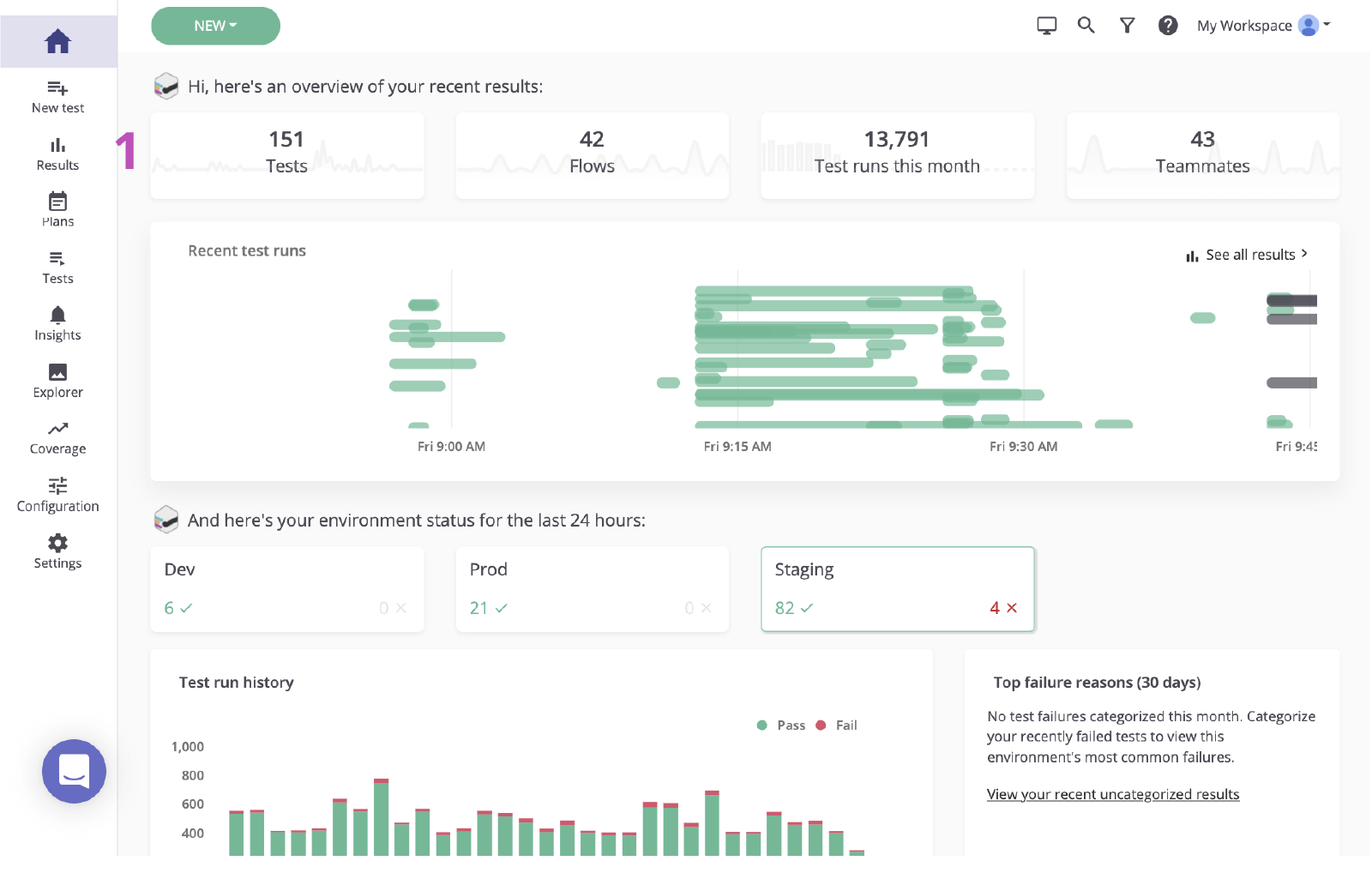
1. Clique para visitar a página de resultados do painel principal.

O painel principal do mabl

2. Clique no status do teste com falha para revisar a falha.

status mabl do teste com falha

Etapa 2. Identifique a causa raiz

Antes de criar um item no Jira com base em uma falha, é importante identificar a causa raiz. O mabl relata falhas e fornece dados de diagnóstico avançados, incluindo contexto que descobre a causa raiz o mais rápido possível. Isso inclui artefatos como capturas de tela, arquivos HAR, DOM e até mesmo rastreamentos de etapas.

1. Examine a etapa com falha.

2. Verifique se há alterações usando informações de diagnóstico, como capturas de tela ou o instantâneo do DOM.

M-020 Validar resultados Página mabl

3. Verifique a causa. Nesse caso, o elemento não aparece no DOM.

O DOM em mabl

Etapa 3. Envie para o Jira

Com alguns cliques, você pode criar um ticket do Jira com base no teste que você acabou de investigar. Este ticket do Jira serve como a única fonte de verdade da sua equipe. O mabl anexa automaticamente as informações de diagnóstico para dar a todos o acesso ao mesmo contexto.

1. Botão Adicionar ao Jira.

Botão Adicionar ao Jira, mabl

2. Selecione o projeto que você gostaria de criar e o tipo de item.

Selecione o projeto e o tipo de item, mabl

3. Dê a ele um resumo, uma descrição e quaisquer detalhes adicionais.

Adicione um resumo, uma descrição e quaisquer informações adicionais

4. Salvar. Em seguida, clique no item recém-criado para abri-lo no Jira.

Item recém-criado no mabl para abri-lo no Jira

Etapa 4. Implementar uma correção

Depois que o item for identificado, é comum verificar as informações de diagnóstico adicionadas pelo mabl e verificar o item localmente. Com o mabl CLI ou o aplicativo para desktop, você pode iniciar rapidamente uma execução sem cabeça do mesmo teste que detectou o bug.

1. Verifique se todas as informações de diagnóstico estão anexadas.

Anexos no ticket do Jira criados a partir do mabl

Na CLI

2. Use a execução de teste vinculada para pegar o ID da execução do teste, terminando com `-jr`.

3. Abra e execute a CLI com o comando `$ mabl tests run --run-id ` para executar o teste no local e confirmar a falha.

A CLI

4. Comece a implementar a correção.

A partir do aplicativo para desktop

5. Localize e abra o teste no aplicativo de desktop mabl, clique em Executar teste à direita e adicione quaisquer parâmetros adicionais à execução do teste, como o ambiente específico ou um conjunto de credenciais.

Testes/página M-020 Validar Resultados

6. Clique em Iniciar 1 Executar para iniciar um teste localmente e confirmar a falha.

Botão Iniciar execução mabl
Saída de execução local mabl

7. Comece a implementar a correção.

Etapa 5. Valide a correção

Depois que uma correção estiver em vigor, você pode usar o mabl CLI para executar um teste localmente em uma compilação local. Em um curto espaço de tempo, você pode verificar se as alterações resolveram o item. Além disso, à medida que as alterações se movem pelo pipeline, você pode continuar a executar testes de mabl em cada compilação.

Na CLI

1. Repita as etapas 5.2 e 5.3 para verificar se as alterações passam no teste.

CLI

A partir do aplicativo para desktop

2. Repita as etapas 5.5 e 5.6 para verificar se as alterações passam no teste.

Saída de execução local mabl

3. Monitore à medida que ele se move pelo pipeline.

Concluído

4. O mabl encerrará um item automaticamente no aplicativo quando o item for encerrado.

Fechamento automático mabl

Veja mais integrações para o Atlassian Open DevOps.

Thomas Lavin
Thomas Lavin

Thomas é gerente de produto na mabl, onde canaliza sua paixão por ferramentas de pouco/nenhum código para criar automação de teste inteligente de pouco código para equipes de software de alta velocidade. Ele se dedica a tornar a tecnologia uma ferramenta para a criatividade e o bem social, administrando uma plataforma sem código para a Midtoned em seu tempo livre, um marketplace entre colegas para equipamentos fotográficos. Thomas já trabalhou em CQ como estagiário de controle de qualidade de software para a Bain & Company.


Compartilhe este artigo

Leitura recomendada

Marque esses recursos para aprender sobre os tipos de equipes de DevOps ou para obter atualizações contínuas sobre DevOps na Atlassian.

Ilustração do DevOps

Comunidade de DevOps

Ilustração do DevOps

Caminho de aprendizagem de DevOps

Ilustração do mapa

Comece gratuitamente

Inscreva-se para receber a newsletter de DevOps

Thank you for signing up