Close

Zarządzanie usługami dla zespołów HR

ilustracja onboardingu pracowników

Informacje ogólne

Intuicyjna i rozbudowana funkcjonalność zarządzania usługami HR (HRSM) w Jira Service Management ułatwia zespołom HR monitorowanie całego zapotrzebowania na usługi i zarządzanie nim, usprawnienie wykonywania powtarzalnych zadań i uzyskanie pełnego wglądu w przepływy pracy oraz procesy.

Zadaniem tego przewodnika jest pomoc zespołom HR w rozpoczęciu pracy z rozwiązaniem Jira Service Management i zoptymalizowaniu go pod kątem ich unikatowych potrzeb.


Pierwsze kroki zespołów HR w Jira Service Management

Błyskawiczne rozpoczęcie pracy dzięki szablonowi zarządzania usługami HR

Jeśli jeszcze go nie masz, musisz utworzyć swój pierwszy projekt usługowy HR. Zdecydowanie zalecamy skorzystanie z szablonu zarządzania usługami HR, ponieważ zawiera on gotowe typy wniosków i przepływy pracy dla procesów, takich jak onboarding i offboarding pracowników, wnioski o zmiany oraz pytania ogólne do zespołu HR.

Tworzenie projektu przy użyciu szablonu zarządzania usługami HR:

1. Wybierz opcję Projekty na górnym pasku menu > Utwórz projekt.

2. Wybierz szablon projektu Zarządzanie usługami HR, a następnie opcję Użyj szablonu, aby rozpocząć.

zrzut ekranu szablonu projektu zarządzania usługami HR

3. Nadaj nazwę swojemu projektowi. Klucz projektu zostanie wygenerowany automatycznie na podstawie nazwy projektu. Jeśli chcesz, możesz również utworzyć własny klucz projektu.

4. Określ, czy chcesz wykorzystać ustawienia z istniejącego projektu usługowego. Jeśli tak, podaj nazwę tego projektu.

5. Wybierz opcję Utwórz projekt.

Konfigurowanie typów wniosków HR oraz pól

ikona informacji

Typy wniosków ułatwiają definiowanie i porządkowanie napływających wniosków, dzięki czemu zespół może rejestrować odpowiednie informacje i skuteczniej pomagać pracownikom.

Oprócz domyślnych typów wniosków zawartych w szablonie zarządzania usługami HR, możesz również utworzyć własne typy wniosków, aby spełnić wszystkie potrzeby związane z zasobami ludzkimi, takie jak transfery wewnętrzne, rejestrowanie certyfikacji, stan szczepień, a nawet wyrażanie uznania dla pracowników za ich ciężką pracę — możliwości są właściwie nieograniczone.

zrzut ekranu dostępnych typów wniosków HR w portalu klienta

Dostęp do domyślnych typów wniosków lub tworzenie własnych:

1. W projekcie zarządzania usługami HR wybierz opcję Ustawienia projektu w menu z lewej strony.

2. Wybierz opcję Typy wniosków.

3. Wybierz istniejący typ wniosku do edycji lub utwórz nowy, wybierając opcję Utwórz typ wniosku.

zrzut ekranu dodawania lub dostosowywania typów wniosków w projekcie usługowym

Dodawanie pól do typów wniosków

Typy wniosków są automatycznie konfigurowane z wieloma polami (np. Przypisano do, Zgłaszający, Typ wniosku, Opis i wiele innych). Pola umożliwiają dostosowanie informacji zbieranych od użytkowników poszukujących pomocy w celu zapewnienia kontekstu agentom. Możesz również dodać pola niestandardowe, aby zapewnić dodatkowe informacje przydatne dla zespołu.

Po utworzeniu odpowiednich typów wniosków HR wystarczy przeciągnąć i upuścić potrzebne pola, aby móc zawrzeć wszystkie niezbędne informacje we wniosku. Wartości pól możesz także edytować przez wybranie pola.

zrzut ekranu edycji typu wniosku o onboarding pracownika

Pola dodane do typów wniosków będą wyświetlane w formularzu wniosku w portalu. Podanie informacji w polach przez użytkowników poszukujących pomocy może być wymagane lub opcjonalne. Możesz również dodać pola widoku zgłoszenia, które będą widoczne wyłącznie dla agenta.

Jeśli pola, które próbujesz dodać, nie są dostępne, musisz je najpierw utworzyć.

Szybsze rejestrowanie istotnych informacji dzięki formularzom opracowanym na potrzeby zespołów HR

ikona informacji

Opierając się na logice warunkowej, pola w formularzach są dynamicznie wyświetlane lub ukrywane i mogą zawierać nagłówki, weryfikację pól, tabele i rozbudowane formatowanie. Formularze pozwalają zebrać wszystkie potrzebne pola w jednym miejscu, aby pracownicy wiedzieli, jakie konkretne informacje mają podać.

zrzut ekranu formularza danych nowego pracownika

Innym sposobem na szybkie rozpoczęcie pracy z typami wniosków jest wykorzystanie wstępnie utworzonych szablonów formularzy w Jira Service Management.

Za pomocą formularzy dostępnych w portalu możesz zbierać od klientów przesyłających wnioski bardziej uporządkowane informacje. Możesz również wykorzystać formularz do utworzenia zgłoszenia. Formularze można dodawać do istniejących zgłoszeń w charakterze list kontrolnych albo wykorzystać je do pozyskiwania nowych danych od klientów i członków zespołu w miarę postępu prac nad zgłoszeniem.

Uzyskiwanie dostępu do formularzy w Jira Service Management:

1. W projekcie zarządzania usługami HR wybierz opcję Ustawienia projektu w menu z lewej strony.

2. Wybierz opcję Formularze.

3. Utwórz nowy formularz, wybierając opcję Utwórz formularz.

4. Kliknij opcję HR na liście szablonów formularzy i wyszukaj odpowiedni formularz, aby rozpocząć pracę.

Konfigurowanie kanałów wniosków HR

zrzut ekranu centrum pomocy z wyświetlonymi polecanymi portalami

Czy Twój zespół HR ma specjalny adres e-mail lub kanał czatu do komunikacji z pracownikami? Połącz te kanały z Jira Service Management jako uzupełnienie utworzonego w nim portalu centrum pomocy, aby usprawnić proces przyjmowania wniosków i ograniczyć prace do jednej, centralnej lokalizacji. Poniżej przedstawiono przegląd kanałów dostępnych dla Twojego zespołu w Jira Service Management:

Portal centrum pomocy

Twój projekt usługowy HR obejmuje konfigurowalne centrum pomocy online dla Twoich pracowników. W centrum pomocy pracownicy mogą przeglądać wszystkie portale projektów usługowych, do których mają dostęp, przesyłać wnioski oraz wyszukiwać w osadzonej bazie wiedzy, aby samodzielnie rozwiązywać swoje problemy, a w konsekwencji ograniczyć liczbę napływających wniosków. Pracownicy mogą również przeglądać swoje wnioski w sekcji „Moje wnioski” w centrum pomocy, zyskując lepszy wgląd w ich stan.

Adres e-mail

Projekt usługowy obejmuje wstępnie skonfigurowany adres e-mail w chmurze, który można wysłać do pracowników, aby mogli z niego od razu korzystać. Można również dodać jeden niestandardowy adres e-mail do powiązania z istniejącym kontem e-mail używanym przez zespół HR. Wnioski wysyłane na adres e-mail projektu usługowego są automatycznie dodawane do kolejek, dzięki czemu zespół może skoncentrować się na pracownikach, zamiast martwić się o zagubione wnioski czy zarządzać wieloma skrzynkami odbiorczymi.

Czat

Zespoły HR mogą utworzyć synchronizację dwukierunkową między konwersacjami na platformie Slack lub w aplikacji Microsoft Teams (już wkrótce) a Jira Service Management. Pracownicy nie będą musieli opuszczać narzędzi czatu, aby otrzymać pomoc, której potrzebują, a agenci otrzymają wszystkie potrzebne informacje bezpośrednio w Jira Service Management.

zrzut ekranu czatu w Jira Service Management

Kolejki i umowy o gwarantowanym poziomie świadczenia usług (SLA)

Kolejki i umowy SLA w Jira Service Management to krytyczne funkcje, które umożliwiają organizowanie i skuteczne dostarczanie usług HR. Wnioski pracowników są porządkowane w kolejkach, co pozwala szybko przeglądać, klasyfikować i przypisywać napływające zgłoszenia.

Jira Service Management zapewnia gotowe kolejki do obsługi wniosków, takich jak onboarding i offboarding. Masz również swobodę tworzenia kolejek, które pozwolą uporządkować wnioski w sposób najbardziej odpowiedni dla zespołu. Zespół może na przykład tworzyć kolejki eskalacji lub kolejki wniosków, w przypadku których doszło do naruszenia umów SLA. Możliwości dotyczące kolejek są ogromne, dzięki czemu z łatwością dobierzesz konfigurację, która najlepiej sprawdzi się w Twoim zespole.

zrzut ekranu kolejek w Jira Service Management

Standardowo kolejki są sortowane według umów SLA. Administratorzy projektów mogą tworzyć cele SLA, wskazując typy wniosków, które mają być monitorowane, oraz czas, jaki powinno zająć ich rozwiązywanie. Można również zdefiniować warunki oraz kalendarze, które wpływają na rozpoczęcie, wstrzymanie lub zatrzymanie pomiarów związanych z umową SLA (np. zatrzymanie, gdy biuro jest zamknięte z powodu święta państwowego). Po skonfigurowaniu umów SLA dla projektu agenci mogą wyświetlać umowy SLA i planować zadania do rozwiązania w pierwszej kolejności oraz ramy czasowe, w których powinny zostać rozwiązanie.

Uzyskiwanie dostępu do ustawień SLA:

1. W projekcie zarządzania usługami HR wybierz opcję Ustawienia projektu w menu z lewej strony.

2. Wybierz opcję Umowy SLA.

zrzut ekranu ustawień umów o gwarantowanym poziomie świadczenia usług (SLA)

Dodawanie zespołu HR do projektu

Czas zaangażować resztę zespołu HR. Po skonfigurowaniu nowego projektu zacznij zapraszać członków zespołu, dodając każdego z nich jako agenta do projektu usługowego.

Aby dodać członków zespołu:

1. W menu na pasku bocznym projektu usługowego wybierz opcję Zaproś zespół.

2. Wprowadź adresy e-mail użytkowników, których chcesz dodać jako agentów.

3. Kliknij przycisk Zaproś.

4. Agent zostanie dodany do roli Zespół projektu usługowego i otrzyma e-mail z łączem do projektu usługowego.

zrzut ekranu zaproszenia zespołu do korzystania z Jira Service Management

Porady i wskazówki dla zespołów HR

Tworzenie samoobsługowej bazy wiedzy

Jedną z powszechnych i niezwykle korzystnych dla zespołów HR praktyk w zakresie zarządzania usługami jest utworzenie bazy wiedzy. Dysponując bazą wiedzy, zespoły HR mogą gromadzić odpowiedzi na wszystkie często zadawane pytania (np. o płace, urlopy, identyfikatory itp.) w jednym miejscu, zachęcając użytkowników do samoobsługi. Gdy pracownicy zaczynają tworzyć zgłoszenie w portalu klienta w Jira Service Management, otrzymują podpowiedzi z polecanymi artykułami z bazy wiedzy zawierającymi przydatne informacje, co potencjalnie może skutkować rezygnacją z wysłania wniosku do agenta.

zrzut ekranu artykułów z bazy wiedzy wyświetlanych w centrum pomocy

Uzyskiwanie dostępu do bazy wiedzy i jej konfigurowanie:

1. W projekcie zarządzania usługami HR wybierz opcję Ustawienia projektu w menu z lewej strony.

2. Wybierz opcję Baza wiedzy.

Automatyzacja centrum obsługi HR

Automation w Jira Service Management to funkcja, w której kodowanie jest ograniczone do minimum lub w ogóle niepotrzebne, dzięki czemu wystarczy kilka kliknięć, aby ją skonfigurować. Zautomatyzowanie procesów i przepływów pracy eliminuje konieczność ręcznego wykonywania powtarzalnych zadań przez członków zespołu, dzięki czemu można skoncentrować się na naprawdę ważnych sprawach.

Przykład: Zespoły HR mogą zautomatyzować proces onboardingu pracowników, konfigurując szereg wyzwalaczy, które pomogą pracownikom przygotować się na napływ nowych osób. Zainicjowanie wniosku o onboarding może aktywować aprowizację nowego laptopa, instalację wymaganych programów, utworzenie konta e-mail i powiadomienie zespołu administracyjnego o konieczności znalezienia biurka do pracy. To wszystko można zrobić przy użyciu automatyzacji i przepływów pracy dostosowanych do potrzeb zespołu HR, co pozwala uspójnić proces onboardingu wszystkich nowych pracowników. Wiele działów, takich jak HR i IT, współpracuje ze sobą, tworząc jeden przepływ sekwencyjny, w którym realizacja jednego kroku powoduje zainicjowanie kolejnego zadania.

zrzut ekranu biblioteki reguł automatyzacji

Uzyskiwanie dostępu do funkcji automatyzacji w Jira Service Management:

1. W projekcie zarządzania usługami HR wybierz opcję Ustawienia projektu w menu z lewej strony.

2. Wybierz opcję Automation.

Raporty i zadowolenie klientów

Sporządzanie comiesięcznych raportów staje się łatwe, gdy menedżerowie ds. HR mogą szybko sprawdzić liczbę napływających wniosków i pracowników z pomyślnie zakończonym onboardingiem czy obciążenie pracą poszczególnych zespołów. Menedżerowie HR mogą w oparciu o dane w Jira Service Management podejmować świadome decyzje o skalowaniu swojego zespołu lub określać obszary wymagające poprawy.

Przykładowo rozwiązanie Jira Service Management udostępnia ankietę zadowolenia klienta, za pomocą której można zbierać opinie. Po rozwiązaniu wniosku do klienta jest automatycznie wysyłany e-mail. Jeśli ankiety zadowolenia klienta zostaną włączone dla projektu usługowego, ten e-mail będzie zawierał formularz pozwalający klientom na pozostawienie oceny i dodanie pisemnej opinii na temat sposobu obsługi ich wniosku. Przesłane ankiety będą włączane do raportu dotyczącego zadowolenia klientów.

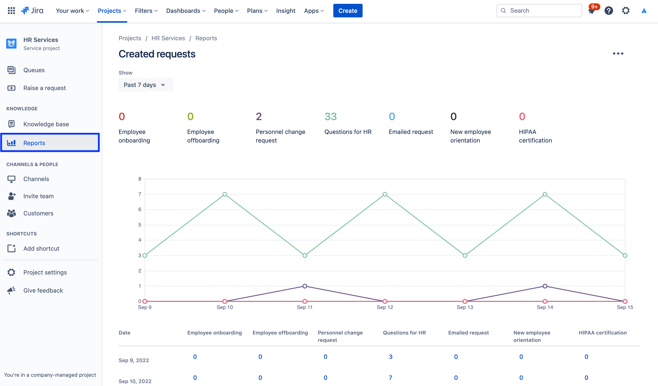
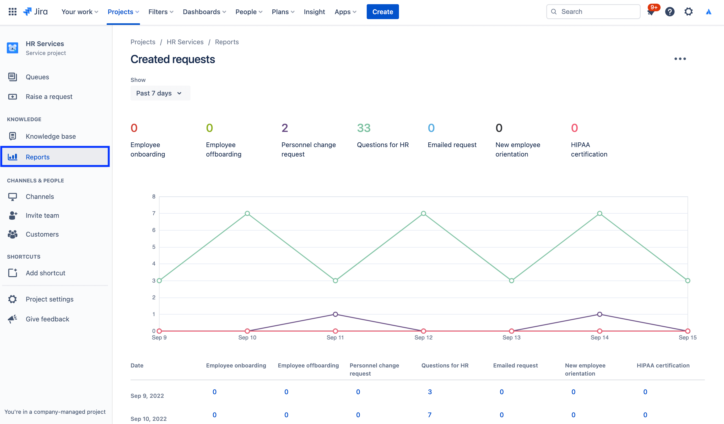
Uzyskiwanie dostępu do raportów:

1. Z menu na pasku bocznym projektu usługowego wybierz opcję Raporty.

2. Wybierz raport, który chcesz wyświetlić.

zrzut ekranu raportu na temat utworzonych wniosków

Uzyskiwanie dostępu do ustawień ankiety zadowolenia klienta:

1. W projekcie zarządzania usługami HR wybierz opcję Ustawienia projektu w menu z lewej strony.

2. Wybierz opcję Ustawienia zadowolenia.

zrzut ekranu ustawień ankiety zadowolenia klienta

Korzystanie z uprawnień do ochrony wrażliwych danych dzięki funkcji zarządzania sprawami HR

W przypadku wielu kwestii związanych z HR poufność ma krytyczne znaczenie. Publiczne centra obsługi dobrze sprawdzają się w kwestiach płac, onboardingu pracowników i bardziej ogólnych usług HR, jednak w przypadku wniosków wrażliwych zalecamy utworzenie odrębnego centrum obsługi. Do zarządzania bezpieczeństwem i zapewniania poufności możesz wykorzystać uprawnienia, które pozwalają kontrolować, kto może wyświetlać, wyszukiwać i komentować wnioski.

Uzyskiwanie dostępu do uprawnień:

1. W projekcie zarządzania usługami HR wybierz opcję Ustawienia projektu w menu z lewej strony.

2. Wybierz opcję Uprawnienia.

zrzut ekranu okna Uprawnienia — pomoc w Jira Service Management

W centrum uwagi: jak Atlassian wykorzystuje Jira Service Management do obsługi kadrowej

Usprawnianie procesu onboardingu nowych pracowników

Zespół HR w Atlassian zwiększył wydajność pracy, przesyłając dane z Workday — naszego systemu danych kadrowych (HRIS) — do Jira Service Management za pośrednictwem rozwiązania Workato.

Teraz, gdy kogoś zatrudniamy i dodajemy do systemu Workday, ta czynność powoduje automatyczne utworzenie wniosku w Jira Service Management. Następnie taki wniosek inicjuje katalog wniosków z listy kontrolnej procesu onboardingu, z której korzysta zespół HR, w tym wniosek o aprowizację laptopa i konta, wnioski o akcesoria czy zaplanowanie spotkania organizacyjnego.

ilustracja łączenia Workday i Workato z Jira Service Management

Efekty? Udało nam się:

  • zwiększyć przepustowość naszych zespołów HR;
  • zaoszczędzić czas i pieniądze przez uproszczenie i przyspieszenie przepływów pracy;
  • zwiększyć możliwości pomiaru przepływów pracy, aby poprawić jakość nadzoru i procesu;
  • opracować intuicyjne i przyjemne środowisko dla pracowników korzystających z systemu;
  • znacznie uprościć zarządzanie zadaniami związanymi z onboardingiem (ponieważ teraz można je śledzić na poziomie centralnym).

Aby zapoznać się z pełną historią, zobacz nasz post na blogu lub obejrzyj tę specjalną sesję poniżej:

Wprowadzenie

Zarządzanie usługami dla firm

Porady i wskazówki

Projektowanie formularzy

Webinarium

Dowiedz się, jak zespół HR firmy Atlassian zapewnia doskonałą obsługę w świecie pracy zdalnej.