Close

Gestione dei servizi per i team delle risorse umane

illustrazione per l'onboarding dei dipendenti

Panoramica

L'intuitiva e potente funzionalità di gestione dei servizi per le risorse umane (HRSM) di Jira Service Management consente ai team delle risorse umane di rimanere aggiornati sulla domanda di servizi e gestirne tutte le richieste, semplificare i task ripetitivi e ottenere piena visibilità su flussi di lavoro e processi.

Questa guida ha lo scopo di aiutare i team delle risorse umane a iniziare a utilizzare Jira Service Management e ottimizzarlo per soddisfare le loro esigenze specifiche.


Come i team delle risorse umane iniziano a utilizzare Jira Service Management

Inizia subito a lavorare con il modello di gestione dei servizi per le risorse umane

Se non l'hai già fatto, dovrai creare il tuo primo progetto del servizio per le risorse umane. Ti consigliamo vivamente di utilizzare il modello di gestione dei servizi per le risorse umane, perché include tipi di richieste e flussi di lavoro predefiniti per processi come l'onboarding e l'offboarding dei dipendenti, le richieste di modifica e le domande generali per le risorse umane.

Per creare un progetto con il modello di gestione dei servizi per le risorse umane:

1. Seleziona Projects (Progetti) nella barra del menu in alto, quindi Create a project (Crea un progetto).

2. Seleziona il modello di progetto HR service management (Gestione dei servizi per le risorse umane), quindi Use template (Usa modello).

screenshot del modello di progetto di gestione dei servizi per le risorse umane

3. Dai un nome al tuo progetto. Viene generata automaticamente una chiave del progetto in base al nome oppure, se preferisci, puoi crearne una tua.

4. Scegli se condividere le impostazioni con un progetto del servizio esistente. In caso affermativo, specifica il nome del progetto esistente.

5. Seleziona Create project (Crea progetto).

Configura i tipi e i campi delle richieste delle risorse umane

icona info

I tipi di richiesta ti aiutano a definire e organizzare le richieste in entrata in modo che il tuo team possa acquisire informazioni pertinenti e assistere i dipendenti in modo più efficiente.

Oltre ai tipi di richiesta predefiniti, forniti con il modello di gestione dei servizi per le risorse umane, puoi anche creare tipi di richiesta personalizzati per tutte le tue esigenze in materia di risorse umane, ad esempio per trasferimenti interni, registrazione delle certificazioni, stato vaccinale e persino per riconoscere ai colleghi il loro duro lavoro: non ci sono limiti!

screenshot dei tipi di richieste delle risorse umane disponibili nel Portale clienti

Per accedere ai tuoi tipi di richiesta predefiniti o per crearne di nuovi:

1. Dal tuo progetto di gestione dei servizi per le risorse umane, seleziona Project settings (Impostazioni di progetto) nel menu a sinistra.

2. Seleziona Request types (Tipi di richiesta).

3. Seleziona un tipo di richiesta esistente per modificarlo o creane uno nuovo selezionando Create request type (Crea tipo di richiesta).

screenshot dell'aggiunta o della personalizzazione dei tipi di richieste in un progetto del servizio

Aggiungi campi ai tipi di richiesta

I tipi di richiesta sono configurati automaticamente con più campi (ad esempio, Assegnatario, Reporter, Tipo di richiesta, Descrizione e altro). I campi ti consentono di personalizzare le informazioni acquisite dalle persone che richiedono assistenza e utilizzate dagli agenti. Puoi anche aggiungere campi personalizzati che forniscono informazioni aggiuntive utili per il tuo team.

Dopo aver creato i tipi di richiesta delle risorse umane necessari, trascina e rilascia semplicemente i campi secondo necessità per assicurarti di acquisire tutte le informazioni rilevanti per una richiesta. I valori dei campi possono anche essere modificati semplicemente selezionando il campo.

screenshot della modifica del tipo di richiesta per l'onboarding dei dipendenti

Quando aggiungi campi ai tipi di richiesta, essi risultano visibili nel modulo richiesta del portale. I campi possono essere obbligatori o facoltativi per gli utenti. Inoltre, è possibile anche aggiungere campi di visualizzazione ticket riservati al tuo agente.

Se i campi che stai cercando di aggiungere non sono disponibili, devi prima crearli.

Acquisisci informazioni più pertinenti più velocemente con moduli creati per i team delle risorse umane

icona info

I moduli utilizzano la logica condizionale per mostrare o nascondere dinamicamente i campi e possono includere intestazioni, convalide di campi, tabelle e formattazione avanzata. Tutti i campi necessari sono inclusi in un unico modulo per garantire che i dipendenti sappiano esattamente quali informazioni fornire.

screenshot di un modulo per informazioni sui nuovi dipendenti

Un altro modo per iniziare rapidamente a utilizzare i tipi di richiesta è utilizzare i modelli di moduli preconfigurati in Jira Service Management.

Puoi utilizzare i moduli del portale per ottenere informazioni più strutturate dai clienti, quando segnalano una richiesta, o per creare ticket. I moduli possono anche essere aggiunti ai ticket esistenti come checklist, oppure per raccogliere nuovi dati dai clienti o dai membri del team durante l'elaborazione dei ticket.

Per accedere ai moduli in Jira Service Management:

1. Dal tuo progetto di gestione dei servizi per le risorse umane, seleziona Project settings (Impostazioni di progetto) nel menu a sinistra.

2. Seleziona Forms (Moduli).

3. Crea un nuovo modulo selezionando Create form (Crea modulo).

4. Clicca su HR (Risorse umane) dall'elenco di modelli di moduli e cerca un modulo per iniziare.

Configura i canali delle richieste Risorse umane

screenshot del centro assistenza che mostra i portali in evidenza

Il tuo team delle risorse umane ha un indirizzo e-mail o un canale di chat dedicato per comunicare con i dipendenti? Collega gli eventuali canali a Jira Service Management, oltre che al portale del centro assistenza incluso, per semplificare la raccolta delle richieste e mantenere il lavoro in un'unica posizione centrale. Di seguito è riportata una panoramica dei canali disponibili per il tuo team in Jira Service Management:

Portale del centro assistenza

Il progetto del servizio per le risorse umane include un centro assistenza online personalizzabile, dal quale i dipendenti possono consultare tutti i portali del progetto del servizio a cui hanno accesso, inviare richieste e cercare nella knowledge base incorporata per risolvere i dubbi in autonomia, con una possibile riduzione delle richieste in entrata. I dipendenti possono anche fare riferimento alle proprie richieste tramite la sezione "Le mie richieste" del centro assistenza, che offre maggiore trasparenza sullo stato delle loro richieste.

E-mail

Il progetto del servizio dispone di un indirizzo e-mail cloud preconfigurato e pronto all’uso per i dipendenti. Puoi anche aggiungere un indirizzo e-mail personalizzato da collegare a un account esistente utilizzato dal team delle risorse umane. Le richieste inviate all'indirizzo e-mail del progetto del servizio vengono aggiunte automaticamente alle code, in modo che il team possa concentrarsi sui dipendenti senza preoccuparsi di lasciarsi sfuggire richieste o di dover gestire più caselle di posta in arrivo.

Chat

I team delle risorse umane possono creare una sincronizzazione bidirezionale tra le conversazioni in Slack o Microsoft Teams (disponibile a breve) e Jira Service Management. I dipendenti non devono uscire dagli strumenti di chat per ricevere assistenza e gli agenti ottengono tutte le informazioni di cui necessitano direttamente in Jira Service Management.

screenshot di una chat in Jira Service Management

Code e accordi sui livelli di servizio (SLA)

Le code e gli SLA in Jira Service Management sono funzioni fondamentali che garantiscono un'erogazione organizzata ed efficiente dei servizi delle risorse umane. Le richieste dei dipendenti sono organizzate in code che consentono di visualizzare, valutare e assegnare rapidamente le richieste appena arrivano.

Jira Service Management include code predefinite per richieste come l'onboarding e l'offboarding. Hai anche la flessibilità di creare code che organizzano le richieste in un modo che abbia senso per il tuo team. Ad esempio, il team può creare code di escalation o code per le richieste che hanno violato gli SLA. Le possibilità di creare code sono infinite, quindi puoi facilmente trovare una configurazione che funzioni al meglio per il tuo team.

screenshot delle code in Jira Service Management

Le code sono generalmente ordinate in base a uno SLA. Gli amministratori di progetto possono creare obiettivi SLA che specificano i tipi di richieste che desideri monitorare e il tempo necessario per risolverle. Da qui, è possibile definire le condizioni e i calendari che decidono quando le misurazioni SLA vengono avviate, sospese o arrestate (ad esempio, si arrestano quando l'ufficio è chiuso per una festa nazionale). Dopo aver impostato gli SLA per un progetto, gli agenti possono visualizzare i loro SLA e pianificare i task da risolvere per primi, nonché la tempistica di risoluzione.

Per accedere alle impostazioni SLA:

1. Dal tuo progetto di gestione dei servizi per le risorse umane, seleziona Project settings (Impostazioni di progetto) nel menu a sinistra.

2. Seleziona SLAs.

screenshot delle impostazioni degli accordi sui livelli di servizio (SLA)

Aggiungi il team delle risorse umane al progetto

Siamo pronti per coinvolgere il resto del team delle risorse umane? Dopo aver impostato il nuovo progetto, inizia a invitare i membri del team aggiungendoli singolarmente come agenti al tuo progetto del servizio.

Per aggiungere i membri del team:

1. Dal menu della barra laterale del progetto del servizio, seleziona Invite team (Invita team).

2. Inserisci gli indirizzi e-mail degli utenti che desideri aggiungere come agenti.

3. Seleziona Invite (Invita).

4. Gli agenti vengono aggiunti al ruolo di team del progetto del servizio e riceveranno un'e-mail con un link al progetto del servizio.

screenshot di invito del team a utilizzare Jira Service Management

Suggerimenti e consigli per i team delle risorse umane

Crea la tua knowledge base per il self-service

La creazione di una knowledge base è una pratica comune di gestione dei servizi estremamente vantaggiosa per i team delle risorse umane. Grazie alla knowledge base, i team delle risorse umane possono raccogliere tutte le domande più comuni che vengono poste loro (ad esempio, su retribuzione, ferie, documenti di identità e altro ancora) in un'unica posizione per promuovere l'utilizzo del self-service. Quando i dipendenti avviano la creazione di una richiesta tramite il Portale clienti di Jira Service Management, visualizzano gli articoli consigliati della knowledge base che contengono informazioni utili, il che può ridurre il numero di richieste inviate agli agenti.

screenshot degli articoli della knowledge base visualizzati nel centro assistenza

Per accedere alla knowledge base e configurarla:

1. Dal tuo progetto di gestione dei servizi per le risorse umane, seleziona Project settings (Impostazioni di progetto) nel menu a sinistra.

2. Seleziona Knowledge base.

Automatizza il service desk per le risorse umane

L'automazione in Jira Service Management è una funzionalità "low-code/no-code" che richiede solo pochi clic. Automatizzando i processi e i flussi di lavoro, si elimina la necessità di eseguire task manuali e ripetitivi per concentrarsi sul lavoro più importante.

Esempio: i team delle risorse umane possono automatizzare il processo di onboarding impostando una serie di trigger per aiutare il personale a prepararsi per i nuovi arrivati. Una volta avviata, la richiesta di onboarding può attivare la fornitura di un nuovo laptop, l'installazione dei programmi necessari, la creazione di un account e-mail e la notifica delle strutture per trovare loro una scrivania. Tutto questo può essere fatto con l'automazione e i flussi di lavoro personalizzati per soddisfare le esigenze del tuo team delle risorse umane e creare coerenza nel modo in cui avviene l'onboarding di tutti i nuovi dipendenti. Più reparti come le risorse umane e l'IT sono collegati tra loro per creare un flusso sequenziato, in cui ogni passaggio dà il via al task successivo.

screenshot della raccolta della regole di automazione

Per accedere all'automazione in Jira Service Management:

1. Dal tuo progetto di gestione dei servizi per le risorse umane, seleziona Project settings (Impostazioni di progetto) nel menu a sinistra.

2. Seleziona Automation (Automazione).

Report e soddisfazione dei clienti

I report mensili diventano facili quando i responsabili delle risorse umane possono comprendere il volume delle richieste in arrivo, quanti sono i dipendenti di cui è stato effettuato l'onboarding e quali sono i carichi di lavoro di ciascun team, il tutto a colpo d'occhio. Possono utilizzare i dati in Jira Service Management per prendere decisioni informate sulla scalabilità del proprio team o sapere quali sono le aree di miglioramento.

Ad esempio, Jira Service Management offre un sondaggio sulla soddisfazione dei clienti per raccogliere feedback. Alla risoluzione di una richiesta, viene automaticamente inviata un'e-mail al cliente. Se i sondaggi sulla soddisfazione dei clienti (CSAT) sono abilitati per il tuo progetto del servizio, questa e-mail includerà un modulo che consente ai clienti di lasciare una valutazione e un feedback scritto su come è stata gestita la richiesta. Una volta inviati, questi sondaggi sui clienti faranno parte del report sulla soddisfazione.

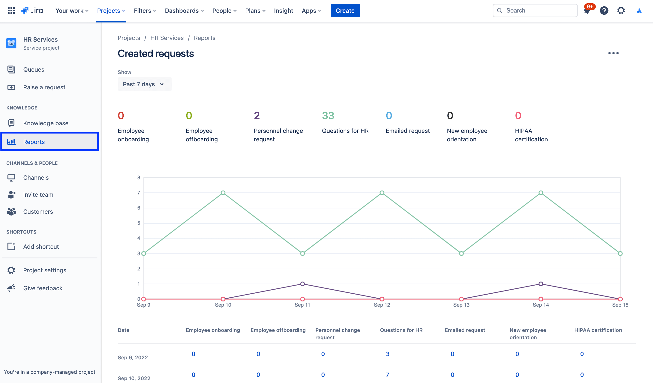
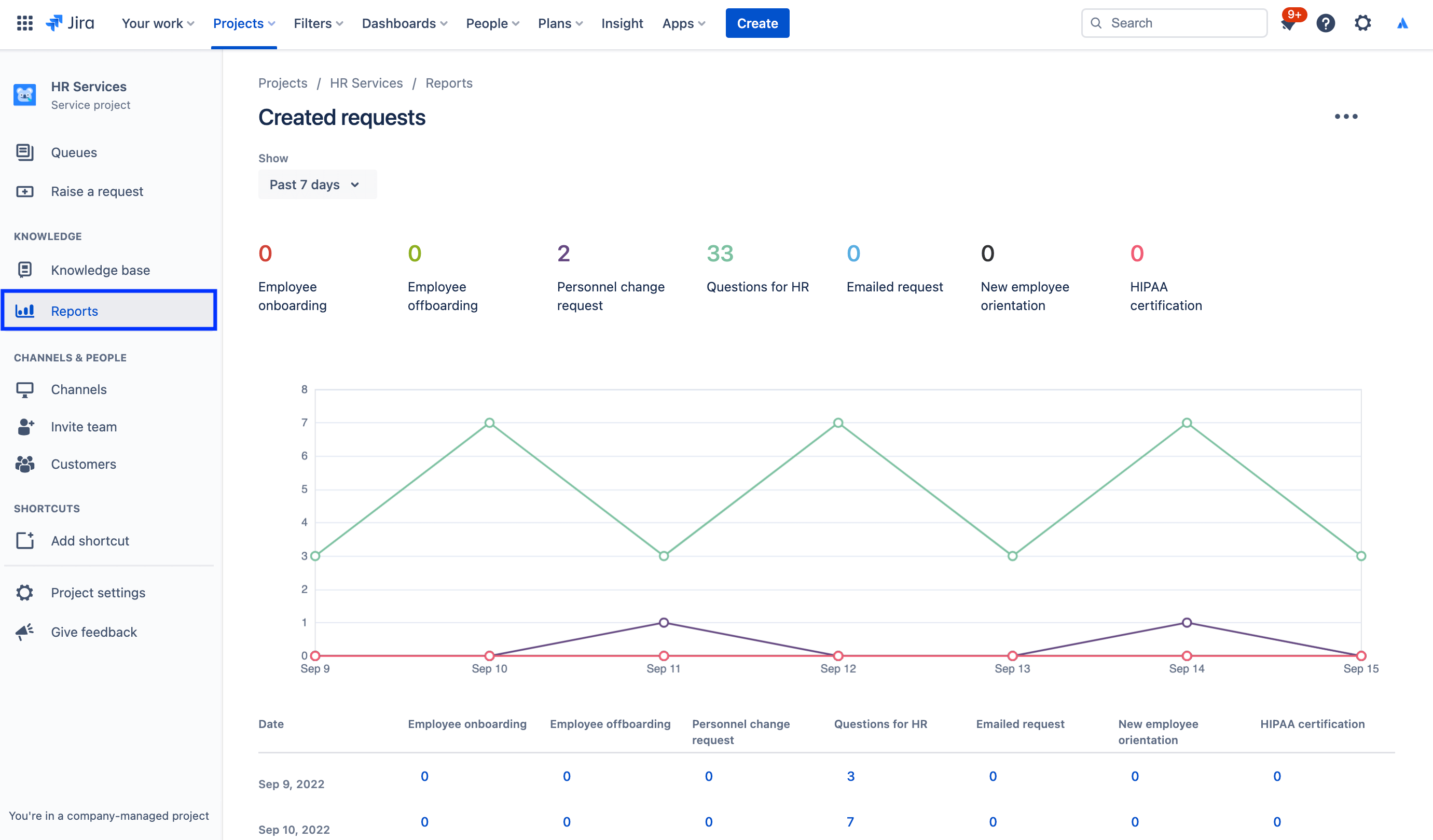
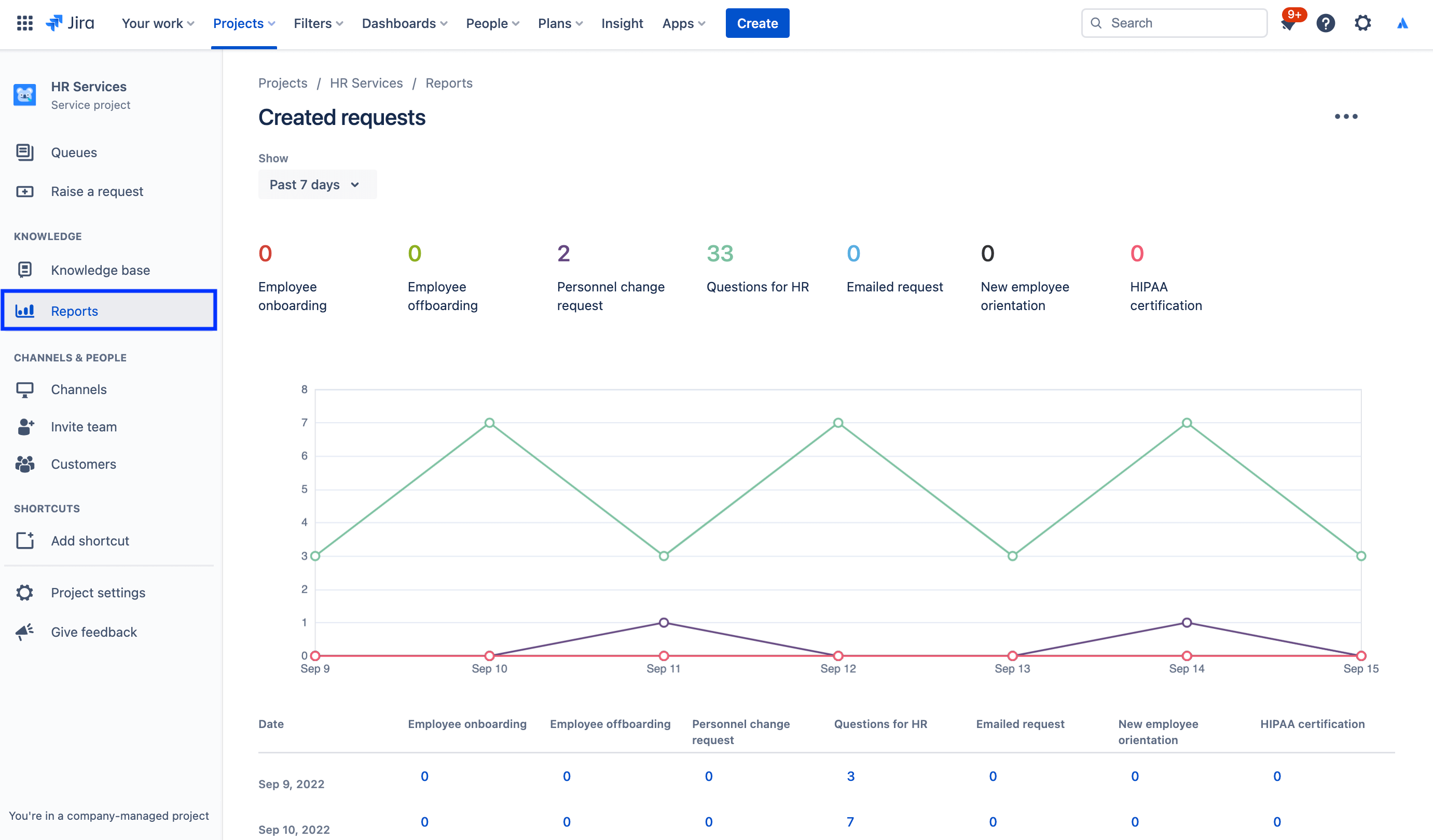
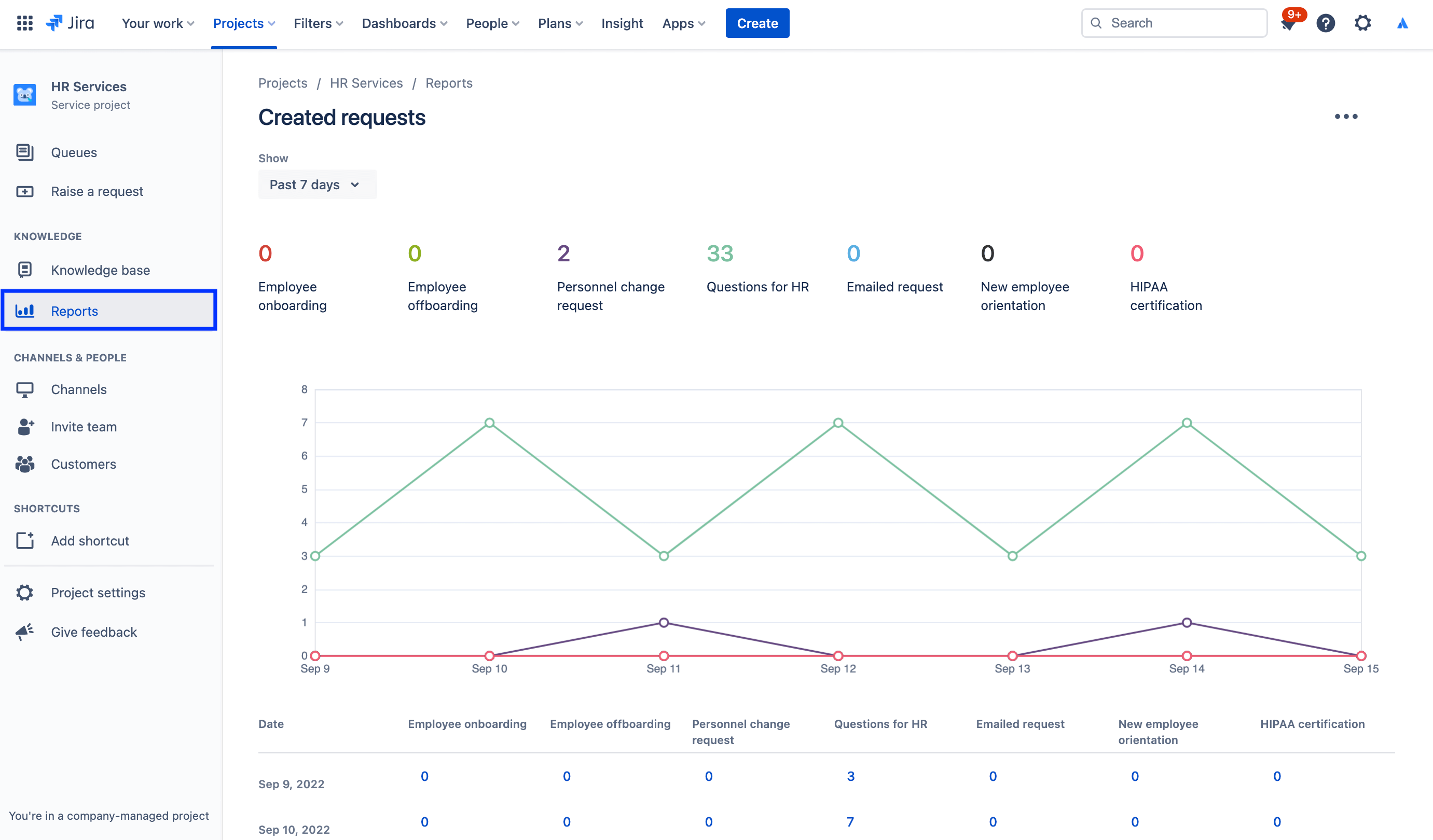
Per accedere ai report:

1. Dal menu della barra laterale del progetto del servizio, seleziona Reports.

2. Seleziona il report che desideri visualizzare.

screenshot del report sulle richieste create

Per accedere alle impostazioni del sondaggio sulla soddisfazione dei clienti:

1. Dal tuo progetto di gestione dei servizi per le risorse umane, seleziona Project settings (Impostazioni di progetto) nel menu a sinistra.

2. Seleziona Satisfaction settings (Impostazioni di soddisfazione).

screenshot delle impostazioni del sondaggio sulla soddisfazione dei clienti

Usa le autorizzazioni per proteggere le informazioni sensibili con la gestione dei casi delle risorse umane

La riservatezza è fondamentale per molte questioni relative alle risorse umane. Per questo motivo, sebbene i service desk pubblici siano utili per questioni relative alla retribuzione, all'onboarding e ai servizi delle risorse umane più generali, ti consigliamo di creare un service desk riservato distinto per le richieste sensibili. Con le autorizzazioni puoi gestire la sicurezza affinché la riservatezza sia garantita e controllare tramite esse chi può visualizzare, trovare e commentare le richieste.

Per accedere alle autorizzazioni:

1. Dal tuo progetto di gestione dei servizi per le risorse umane, seleziona Project settings (Impostazioni di progetto) nel menu a sinistra.

2. Seleziona Permissions (Autorizzazioni).

screenshot di Guida alle autorizzazioni in Jira Service Management

In primo piano: come Atlassian utilizza Jira Service Management per le risorse umane

Semplificazione dell'onboarding di nuovi dipendenti

In Atlassian, il nostro team delle risorse umane ha aumentato l'efficienza inserendo i dati da Workday, il nostro sistema informativo per le risorse umane (HRIS), a Jira Service Management tramite Workato.

Ora, quando assumiamo qualcuno e lo aggiungiamo a Workday, quell'azione crea automaticamente una richiesta in Jira Service Management, la quale avvia un catalogo di richieste dalla checklist per l'onboarding seguita dal nostro People Team, che include fornitura di laptop e account, richieste di accessori e programmazione degli orientamenti.

illustrazione di connessione di Workday e Workato a Jira Service Management

Ecco i risultati:

  • Aumento della larghezza di banda dei nostri team delle risorse umane
  • Risparmio di tempo e denaro grazie a flussi di lavoro più semplici e rapidi
  • Maggiore misurabilità dei flussi di lavoro che migliora la supervisione e i processi
  • Esperienza intuitiva e positiva per i dipendenti che utilizzano il sistema
  • Gestione dei task di onboarding molto più semplice (poiché ora i task sono tracciabili a livello centrale)

Per la story completa, dai un'occhiata al nostro post del blog o guarda questa sessione speciale qui sotto:

Guida introduttiva

Gestione dei servizi aziendali

Suggerimenti e consigli

Progettazione dei moduli

Webinar

Scopri come il team delle risorse umane di Atlassian offre un servizio eccellente nel mondo del lavoro distribuito.