Close

HR 팀을 위한 서비스 관리

직원 온보딩에 대한 일러스트레이션

개요

Jira Service Management의 직관적이고 강력한 HR 서비스 관리(HRSM) 기능을 통해 HR 팀은 손쉽게 모든 서비스 수요를 파악하며 관리하고 반복적인 작업을 간소화하고 워크플로와 프로세스에 대해 완전한 가시성을 확보할 수 있습니다.

이 가이드는 HR 팀이 Jira Service Management를 시작하고 팀의 고유한 요구 사항을 충족하도록 최적화하는 데 도움을 줍니다.


HR 팀이 Jira Service Management를 시작하는 방법

HR 서비스 관리 템플릿을 통해 빠르게 시작하세요

아직 만들지 않았다면 첫 번째 HR 서비스 프로젝트를 만들어야 합니다. HR 서비스 관리 템플릿을 사용하는 것이 좋습니다. 여기에는 직원 온보딩 및 오프보딩, 변경 요청, 인사 관련 일반 질문과 같이 프로세스에 대해 즉시 사용할 수 있는 요청 유형과 워크플로가 포함되어 있습니다.

HR 서비스 관리 템플릿으로 프로젝트를 만들려면 다음을 수행하세요.

1. 상단 메뉴 표시줄에서 프로젝트> 프로젝트 만들기를 선택합니다.

2. HR 서비스 관리 프로젝트 템플릿 > 템플릿 사용을 선택하여 시작합니다.

HR 서비스 관리 프로젝트 템플릿의 스크린샷

3. 프로젝트 이름을 지정합니다. 프로젝트 이름을 기반으로 프로젝트 키가 자동으로 생성되며, 원하는 경우 프로젝트 키를 직접 만들 수 있습니다.

4. 설정을 기존 서비스 프로젝트와 공유하고 싶은지 여부를 선택합니다. 공유하는 경우 기존 프로젝트의 이름을 지정합니다.

5. 프로젝트 만들기를 선택합니다.

HR 요청 유형 및 필드를 설정하세요

정보 아이콘

요청 유형은 팀이 관련 정보를 캡처하고 직원을 더 효율적으로 지원할 수 있도록 들어오는 요청을 정의하고 체계화하는 데 도움이 됩니다.

HR 서비스 관리 템플릿과 함께 제공되는 기본 요청 유형 외에도 내부 이동, 인증 기록, 백신 접종 상태, 심지어는 직장 동료의 노력을 인정하는 것과 같이 모든 HR 요구 사항에 알맞은 요청 유형을 직접 만들 수 있습니다. 가능성은 무한합니다!

고객 포털에서 사용 가능한 HR 요청 유형의 스크린샷

기본 요청 유형에 액세스하거나 직접 만들려면 다음을 수행합니다.

1. HR 서비스 관리 프로젝트에서 왼쪽 메뉴의 프로젝트 설정을 선택합니다.

2. 요청 유형을 선택합니다.

3. 편집할 기존 요청 유형을 선택하거나 요청 유형 만들기를 선택하여 새로 만듭니다.

서비스 프로젝트의 요청 유형을 추가 또는 사용자 지정하는 스크린샷

요청 유형에 필드를 추가하세요

요청 유형은 여러 필드(예: 담당자, 보고자, 요청 유형, 설명 등)를 사용하여 자동으로 구성됩니다. 필드를 사용하면 지원을 받으려는 사용자로부터 얻은 정보와 에이전트가 사용하는 정보를 사용자 지정할 수 있습니다. 팀에 유용한 추가 정보를 제공하는 사용자 지정 필드를 추가할 수도 있습니다.

원하는 HR 요청 유형을 만든 후에는 필요에 따라 필드를 끌어다 놓기만 하면 요청에 필요한 모든 정보를 캡처할 수 있습니다. 필드를 선택하여 필드 값을 편집할 수도 있습니다.

직원 온보딩 요청 유형을 편집하는 스크린샷

요청 유형에 필드를 추가하면 포털 요청 양식에 필드가 나타납니다. 필드는 지원을 받으려는 사용자에 대해 필수 또는 선택 사항으로 구성할 수 있습니다. 에이전트만 볼 수 있는 이슈 보기 필드도 추가할 수 있습니다.

추가하려는 필드를 사용할 수 없는 경우 먼저 필드를 만들어야 합니다.

HR 팀을 위해 만든 양식을 통해 관련성이 높은 정보를 더 빨리 얻으세요

정보 아이콘

양식은 조건 논리를 사용하여 필드를 동적으로 표시하거나 숨기고 제목, 필드 유효성 검사, 표 및 다양한 서식을 포함할 수 있습니다. 직원이 정확히 어떤 정보를 제공해야 하는지 알 수 있도록 필요한 모든 필드가 하나의 양식에 포함되어 있습니다.

신규 직원 정보에 대한 양식의 스크린샷

요청 유형을 빠르게 시작하는 또다른 방법은 Jira Service Management에서 미리 만든 양식 템플릿을 활용하는 것입니다.

고객이 요청을 제기할 때 포털의 양식을 사용하여 고객으로부터 더 구조적인 정보를 얻거나 양식을 사용하여 이슈를 만들 수 있습니다. 또한 기존 이슈에 양식을 추가하여 확인 목록처럼 사용하거나 이슈가 진행됨에 따라 고객이나 팀원으로부터 새로운 데이터를 수집할 수도 있습니다.

Jira Service Management에서 양식에 액세스하려면 다음을 수행합니다.

1. HR 서비스 관리 프로젝트에서 왼쪽 메뉴의 프로젝트 설정을 선택합니다.

2. 양식을 선택합니다.

3. 양식 만들기를 선택하여 새 양식을 만듭니다.

4. 양식 템플릿 목록에서 HR을 클릭하고 양식을 찾아 시작합니다.

HR 요청 채널을 설정하세요

추천 포털이 표시된 도움말 센터의 스크린샷

HR 팀에 직원들과 커뮤니케이션할 수 있는 전용 이메일 주소나 채팅 채널이 있습니까? 요청 접수를 간소화하고 작업을 한곳에 중앙 집중식으로 유지할 수 있도록, 포함된 도움말 센터 포털 외에도 이러한 채널을 Jira Service Management에 연결하세요. Jira Service Management에서 팀이 이용할 수 있는 채널의 개요는 다음과 같습니다.

도움말 센터 포털

HR 서비스 프로젝트에는 직원들을 위해 사용자 지정 가능한 온라인 도움말 센터가 있습니다. 직원은 도움말 센터에서 액세스 권한이 있는 모든 서비스 프로젝트 포털을 탐색하고 요청을 제출하며 포함된 기술 자료를 검색하여 문제를 스스로 해결하고 들어오는 요청을 잠재적으로 디플렉션할 수 있습니다. 직원은 도움말 센터의 "내 요청" 섹션을 통해 요청을 참조하면 요청의 상태를 더 명확하게 파악할 수 있습니다.

이메일

서비스 프로젝트에는 직원에게 이메일을 보내는 데 바로 사용할 수 있는 미리 구성된 클라우드 이메일 주소가 함께 제공됩니다. 사용자 지정 이메일 주소 하나를 추가하여 HR 팀에서 사용하는 기존 이메일 계정에 연결할 수도 있습니다. 서비스 프로젝트의 이메일 주소로 전송된 요청은 자동으로 큐에 추가되므로, 팀은 요청 누락 또는 여러 받은 편지함 관리에 대해 걱정할 필요 없이 직원에게 집중할 수 있습니다.

채팅

HR 팀은 Slack 또는 Microsoft Teams(제공 예정)에서의 대화와 Jira Service Management 사이에 양방향 동기화를 설정할 수 있습니다. 직원은 지원을 받기 위해 채팅 도구에서 나갈 필요가 없으며 에이전트는 필요한 모든 정보를 Jira Service Management에서 바로 얻을 수 있습니다.

Jira Service Management 채팅의 스크린샷

큐 및 SLA(서비스 수준 계약)

Jira Service Management의 큐와 SLA는 체계적이고 효율적인 HR 서비스 제공을 보장하는 중요한 기능입니다. 직원의 요청은 요청이 들어올 때 빠르게 확인, 심사 및 할당할 수 있는 큐로 체계화됩니다.

Jira Service Management는 온보딩이나 오프보딩과 같은 요청을 위한 즉시 사용할 수 있는 큐와 함께 제공됩니다. 또한 팀에 적합한 방식으로 요청을 체계화하는 큐를 만들 수 있는 유연성을 갖게 됩니다. 예를 들어, 팀에서는 에스컬레이션 큐 또는 SLA를 위반한 요청에 대한 큐를 만들 수 있습니다. 큐의 사용 가능성은 무궁무진하므로 팀에 가장 적합한 설정을 쉽게 찾을 수 있습니다.

Jira Service Management 큐의 스크린샷

큐는 일반적으로 SLA에 따라 정렬합니다. 프로젝트 관리자는 추적하려는 요청 유형과 해결하는 데 걸리는 시간을 지정하는 SLA 목표를 만들 수 있습니다. 여기에서 SLA 측정이 언제 시작, 일시 중지 또는 중지되는지에 영향을 주는 조건 및 캘린더를 정의할 수 있습니다(예를 들어, 공휴일에 사무실 문이 닫힐 때는 중지). 프로젝트에 대한 SLA를 설정했으면 에이전트는 SLA를 보고 먼저 해결해야 할 작업과 해결해야 하는 기간을 계획할 수 있습니다.

SLA 설정에 액세스하려면 다음을 수행합니다.

1. HR 서비스 관리 프로젝트에서 왼쪽 메뉴의 프로젝트 설정을 선택합니다.

2. SLA를 선택합니다.

SLA(서비스 수준 계약) 설정의 스크린샷

프로젝트에 HR 팀을 추가하세요

나머지 HR 팀을 참여시킬 준비가 되셨습니까? 새 프로젝트를 설정했으면 각 팀원을 서비스 프로젝트에 에이전트로 추가하여 팀원을 초대하기 시작하세요.

팀원을 추가하려면 다음을 수행합니다.

1. 서비스 프로젝트 사이드바 메뉴에서 팀 초대를 선택합니다.

2. 에이전트로 추가할 사용자의 이메일을 입력합니다.

3. 초대를 선택합니다.

4. 에이전트가 서비스 프로젝트 팀 역할에 추가되고 서비스 프로젝트로 이동하는 링크를 포함하는 이메일을 받습니다.

팀이 Jira Service Management를 사용하도록 초대하는 스크린샷

HR 팀을 위한 유용한 정보와 팁

셀프 서비스를 위한 기술 자료를 구축하세요

HR 팀에 매우 유용한 일반적인 서비스 관리 관행 중 하나는 기술 자료를 만드는 것입니다. HR 팀은 기술 자료를 통해 자주 묻는 모든 일반적인 질문(예: 급여, 휴가, ID 카드 등)에 대한 답변을 한곳에 모아 셀프 서비스를 장려할 수 있습니다. 직원이 Jira Service Management 고객 포털을 통해 요청을 제출하기 시작하면 기술 자료의 추천 문서가 유용한 정보와 함께 표시되어 요청이 에이전트에게 도달하지 않도록 디플렉션될 수 있습니다.

도움말 센터에 표시된 지식 문서의 스크린샷

기술 자료에 액세스하고 설정하려면 다음을 수행합니다.

1. HR 서비스 관리 프로젝트에서 왼쪽 메뉴의 프로젝트 설정을 선택합니다.

2. 기술 자료를 선택합니다.

HR 서비스 데스크를 자동화하세요

Jira Service Management의 자동화는 클릭 몇 번만으로 설정할 수 있는 “코드가 적거나 코드가 필요하지 않은” 기능입니다. 프로세스 및 워크플로를 자동화하면 사용자와 팀이 수동적이고 반복적인 작업을 수행할 필요가 없으며 중요한 업무에 더 집중할 수 있습니다.

예를 들어, HR 팀은 직원들이 신규 직원에 대한 준비를 갖추도록 일련의 트리거를 설정하여 온보딩 프로세스를 자동화할 수 있습니다. 온보딩 요청이 시작되면 새 노트북 프로비저닝, 필요한 프로그램 설치, 이메일 계정 만들기 및 책상을 찾기 위해 시설 팀에 보내는 알림을 트리거할 수 있습니다. 그리고 이 모든 작업은 모든 신규 직원을 온보딩하는 방식에서 일관성을 유지하도록 HR 팀의 요구 사항에 사용자 지정된 자동화와 워크플로를 사용하여 수행할 수 있습니다. HR 및 IT와 같은 여러 부서가 서로 연결되어 하나의 순차적 흐름을 만들고 각 단계에서 다음 작업을 시작합니다.

자동화 규칙 라이브러리의 스크린샷

Jira Service Management에서 자동화에 액세스하려면 다음을 수행합니다.

1. HR 서비스 관리 프로젝트에서 왼쪽 메뉴의 프로젝트 설정을 선택합니다.

2. 자동화를 선택합니다.

보고서 및 고객 만족도

HR 관리자가 들어오는 요청의 양, 온보딩한 직원 수 및 각 팀의 작업량을 한눈에 파악할 수 있으므로 월별 보고가 쉬워집니다. HR 관리자는 Jira Service Management의 데이터를 사용하여 팀 규모에 맞게 합리적 의사 결정을 내리거나 개선해야 할 영역을 파악할 수 있습니다.

예를 들어, Jira Service Management는 피드백을 수집하는 고객 만족도 설문 조사를 제공합니다. 요청이 해결되면 고객에게 자동으로 이메일을 보냅니다. 서비스 프로젝트에 대해 고객 만족도 설문 조사(CSAT)를 사용하는 경우, 이메일에는 고객이 평가를 남기고 요청 처리 방식에 대한 피드백을 작성할 수 있는 양식이 포함됩니다. 고객 설문 조사가 제출되면 만족도 보고서에 반영됩니다.

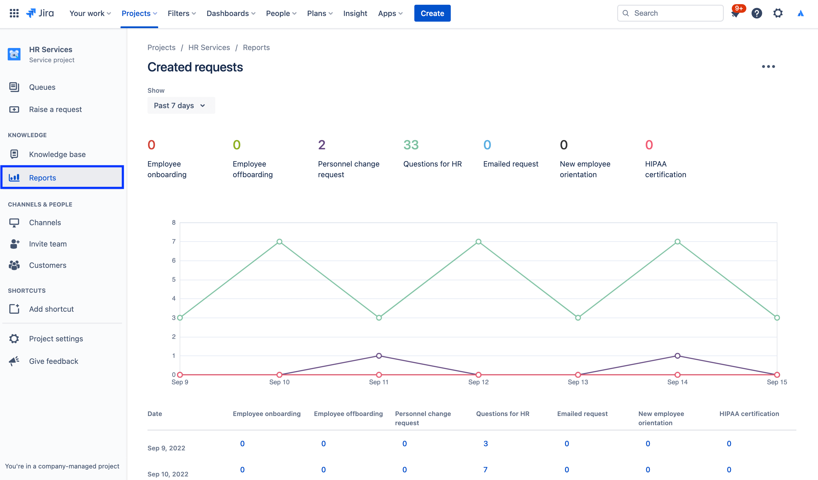
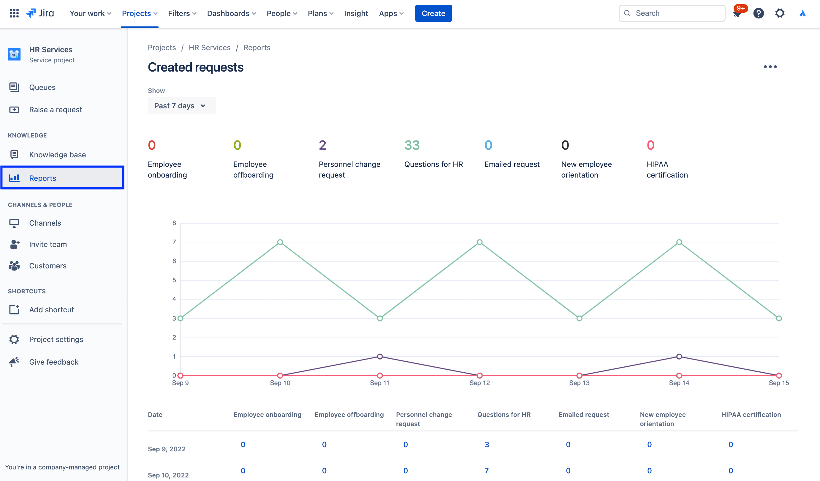
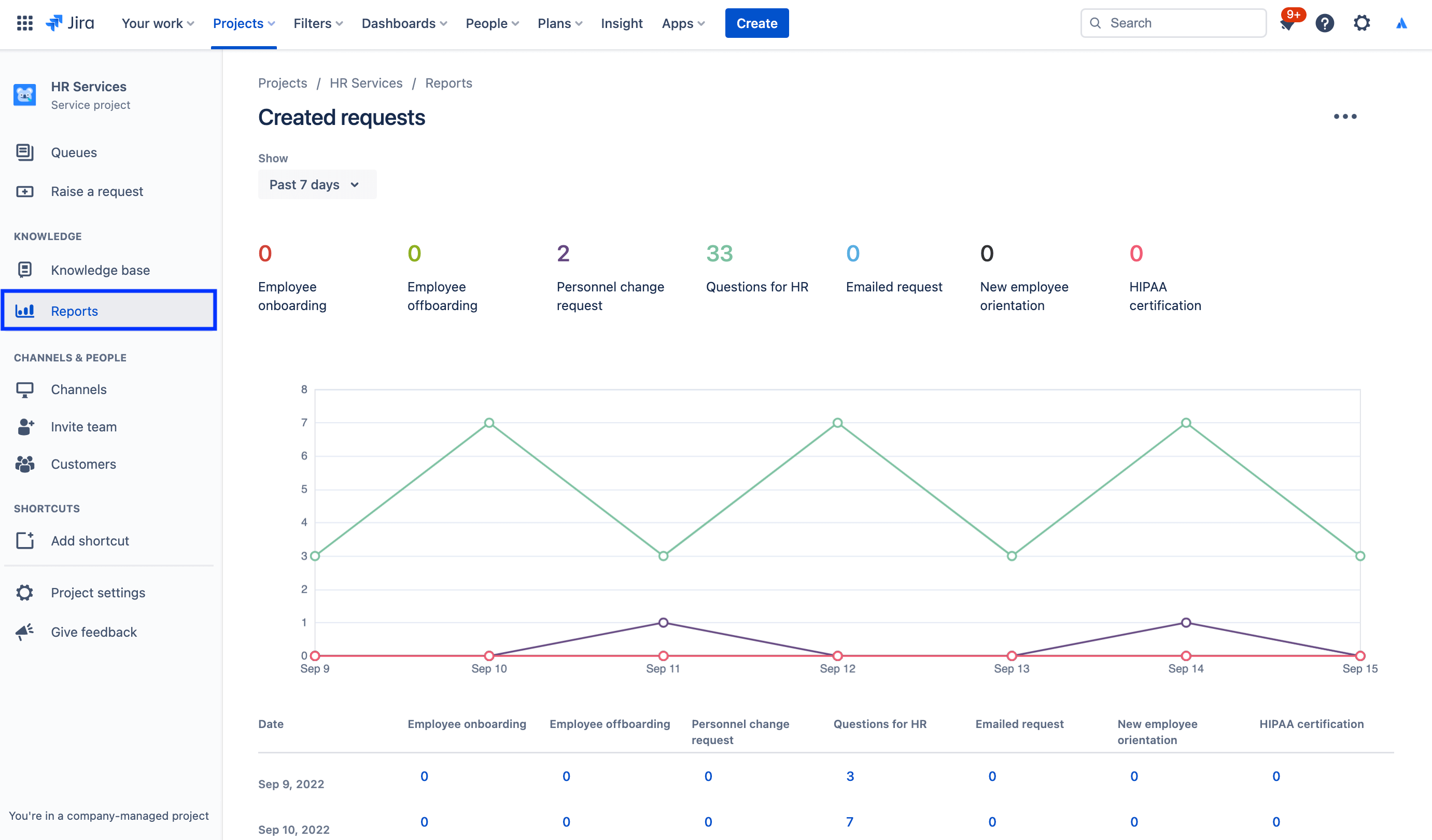
보고서에 액세스하려면 다음을 수행합니다.

1. 서비스 프로젝트 사이드바 메뉴에서 보고서를 선택합니다.

2. 보려는 보고서를 선택합니다.

만들어진 요청 보고서의 스크린샷

고객 만족도 설문 조사 설정에 액세스하려면 다음을 수행합니다.

1. HR 서비스 관리 프로젝트에서 왼쪽 메뉴의 프로젝트 설정을 선택합니다.

2. 만족도 설정을 선택합니다.

고객 만족도 설문조사 설정의 스크린샷

권한을 사용하여 HR 케이스 관리의 민감한 정보를 보호하세요

많은 HR 관련 사안에 있어서 기밀 유지는 매우 중요합니다. 급여, 온보딩 및 일반적인 HR 서비스에는 공개 서비스 데스크가 적합할 수 있지만 민감한 요청에 대해서는 별도의 기밀 서비스 데스크를 만드는 것이 좋습니다. 보안을 관리하고 기밀을 유지하기 위해 권한을 사용하여 누가 요청을 보고 찾고 댓글을 추가할 수 있는지 제어할 수 있습니다.

권한에 액세스하려면 다음을 수행합니다.

1. HR 서비스 관리 프로젝트에서 왼쪽 메뉴의 프로젝트 설정을 선택합니다.

2. 권한을 선택합니다.

Jira Service Management 권한 도우미의 스크린샷

스포트라이트: Atlassian에서 HR 팀을 위해 Jira Service Management를 사용하는 방법

신규 직원 온보딩 간소화

Atlassian의 HR 팀은 Workato를 통해 HR 정보 시스템(HRIS)인 Workday의 데이터를 Jira Service Management에 내보내어 효율성을 높였습니다.

직원을 채용하여 Workday에 추가하면 자동으로 Jira Service Management에 요청이 만들어집니다. 그런 다음 해당 요청은 노트북 및 계정 프로비저닝, 액세서리 요청, 오리엔테이션 일정 조율을 포함하여 인사 팀이 따르는 온보딩 확인 목록의 요청 카탈로그를 시작합니다.

Workday 및 Workato를 Jira Service Management에 연결하는 일러스트레이션

그 결과로 Atlassian에서는 다음과 같은 이점을 얻었습니다.

  • HR 팀의 역량 강화
  • 워크플로를 더 간단하고 빠르게 만들어 시간과 비용을 절약
  • 감독 및 프로세스를 개선하기 위해 워크플로 측정 가능성을 추가
  • 시스템을 사용하는 직원들을 위한 직관적이고 즐거운 경험을 제공
  • 온보딩 작업을 관리하기가 훨씬 쉬워짐(이제 중앙 집중식으로 추적 가능)

전체 스토리를 보려면 블로그 게시물을 확인하거나 아래 특별 세션을 확인하세요.

시작하기

엔터프라이즈 서비스 관리

유용한 정보와 팁

양식 디자인

웹 세미나

Atlassian의 HR 팀이 분산된 업무 환경에서 뛰어난 서비스를 제공하는 방법을 알아보세요.