Close

Jira Service Management에서 문제 관리의 작동 방식

개요

문제 관리는 향후 발행하는 인시던트의 개수와 영향을 줄이기 위해 인시던트의 원인을 파악하고 관리하는 프로세스입니다.

문제를 관리하고 있는 사람 모양

문제 관리는 인시던트의 근본 원인을 파악 및 이해하고 근본 원인을 제거하는 가장 좋은 방법을 파악하는 데 필수적입니다. 서비스가 시작되어 다시 실행되면 인시던트가 끝났을 수 있지만, 근본 원인과 기여하는 요인을 해결할 때까지는 문제가 남아 있습니다.

Jira Service Management의 IT 서비스 관리 템플릿에는 문제 관리 프로세스를 보완하기 위해 설정할 수 있는 기본 문제 관리 워크플로가 함께 제공됩니다. 문제 관리 워크플로는 다음과 같은 상호 보완적인 ITIL 추천 활동을 지원합니다.

  • 문제 조사
  • 임시 해결책 식별
  • 알려진 오류 기록

Jira Service Management의 기본 워크플로로 시작하여 시간이 지나면서 특정 비즈니스 요구에 맞게 조정하는 것이 좋습니다. 서비스 프로젝트 에이전트는 문제 이슈 유형을 사용하여 문제를 만들 수 있습니다. 이렇게 하면 문제 기록이 추천 문제 워크플로에 포함됩니다.

문제 관리 프로세스

팀은 강력한 문제 관리 프로세스를 통해 IT 서비스에 대한 인시던트의 근본 원인을 식별하고 관리할 수 있습니다. 적절하게 수행하면 일관성 있는 문제 관리 프로세스를 통해 반복적인 인시던트가 발생하지 않도록 하고 중요한 인시던트가 애초에 발생하지 않도록 방지할 수 있습니다. 이것이 ITSM 프레임워크의 핵심 컴포넌트입니다.

문제 관리 프로세스 다이어그램
  1. 문제 감지 - 문제를 사전에 찾아 수정하거나 향후 인시던트가 발생하기 전에 임시 해결책을 파악합니다.
  2. 분류 및 우선 순위 지정 - 알려진 문제를 추적하고 평가하여 팀이 체계적으로 유지되고 가장 관련 있으며 가치가 높은 문제를 해결하도록 합니다.
  3. 조사 및 진단 - 문제의 근본 원인을 식별하고 문제를 해결하기 위한 최선의 방침을 파악합니다.
  4. 알려진 오류의 기록 만들기 - ITIL에서 알려진 오류란 “문서화된 근본 원인과 임시 해결책이 있는 문제”입니다. 이 정보를 기록하면 문제가 인시던트를 트리거하는 경우 가동 중지 시간이 줄어듭니다. 일반적으로 알려진 오류 데이터베이스라는 문서에 저장됩니다.
  5. 필요한 경우 임시 해결책 만들기 - 임시 해결책이란 문제의 영향을 줄이고 문제가 인시던트가 되지 않도록 하기 위한 임시 해결 방법입니다. 임시 해결책은 이상적이지는 않지만, 문제를 쉽게 식별하고 제거할 수 없는 경우 비즈니스에 미치는 영향을 제한하고 고객 대상의 인시던트를 방지할 수 있습니다.
  6. 문제 해결 및 종료 - 종료된 문제는 제거되어 더 이상 다른 인시던트를 일으킬 수 없는 문제입니다.
책과 전구

자세한 내용은 문제 관리 페이지를 참조하세요.


Jira Service Management에서 문제 관리를 시작하는 방법

Jira Service Management에서 문제 이슈를 만드는 방법

서비스 프로젝트 에이전트는 문제 이슈 유형을 사용하여 문제를 만들 수 있습니다. 이렇게 하면 문제 기록이 추천 문제 워크플로에 포함됩니다.

문제를 조사할 수 있도록, 발생한 문제에 관한 정보를 기록하기 위해 문제 이슈가 만들어집니다. 올바르게 관리하는 경우, 문제 이슈는 다음을 위해 에이전트가 기술 자료에서 알려진 오류와 임시 해결책을 자세히 설명하도록 요구합니다.

  • 서비스 에이전트가 이슈를 해결하고 서비스를 복원하도록 지원
  • 가동 중지 시간 감소
  • IT 인프라의 품질 및 신뢰도 향상

문제 이슈를 만들려면 다음을 수행하세요.

  1. 만들기를 선택합니다.
  2. 이슈 유형으로 문제를 선택합니다.
  3. 관련 정보를 입력합니다.
문제 요청의 기본 필드

Jira Service Management를 사용하면 이슈 유형 필드와 화면을 사용하여 고객으로부터 수집되고 에이전트가 사용하는 정보를 사용자 지정할 수 있습니다. 필드를 통해 에이전트는 보고 또는 쿼리를 위해 문제를 조사, 평가 및 분류할 수 있습니다.

기본적으로 에이전트의 문제 보기에는 다음 필드가 포함됩니다. 필요한 경우 사용자 지정 필드를 추가할 수 있습니다.

문제 워크플로를 사용자 지정하는 방법

문제 워크플로를 사용자 지정하려면 다음을 수행하세요.

  1. 서비스 프로젝트에서 프로젝트 설정 > 워크플로를 선택합니다.
  2. Jira Service Management용 문제 관리 워크플로라는 제목의 항목에서 편집 아이콘()을 선택합니다.
  3. 워크플로 편집기를 사용하여 단계 및 전환을 추가하거나 제거합니다.

문제 관리 모범 사례 및 팁

인시던트 및 문제 관행을 합쳐 서비스 품질 개선

Atlassian에서는 인시던트 관리 및 문제 관리 관행을 통합하도록 권장합니다. 사전 예방적인 접근 방식을 통해 사용자는 인시던트 해결을 위해 노력하는 동안 인시던트의 발생 원인을 파악할 수 있습니다. 문제 관리를 인시던트 관리 관행의 연장선으로 보면 이제 백로그 대신 하나의 작업 흐름을 얻게 됩니다. 중요한 서비스에 영향을 미치는 인시던트에 대해 문제 관리의 우선 순위를 지정하세요. 팀이 응답 모드가 아닌 경우 가동 중지 시간은 문제보다 앞서 향후 인시던트를 예방하기에 좋은 시기일 수 있습니다.

인시던트 관리 관행의 일부분으로 인시던트 사후 검토(PIR)의 우선 순위 지정

PIR을 만들면 모든 근본 원인과 기여하는 요인을 다루는지 확인할 수 있습니다. 팀은 Jira Service Management의 문제 기록을 통해 PIR의 진행 상황을 추적하고 팀이 서비스 개선을 제공하고 있는지 또는 근본 원인을 찾기 어려워 지체되고 있는지에 대한 메트릭을 확보할 수 있습니다.

Confluence 인시던트 사후 검토

교훈 및 제공된 개선 사항 공유

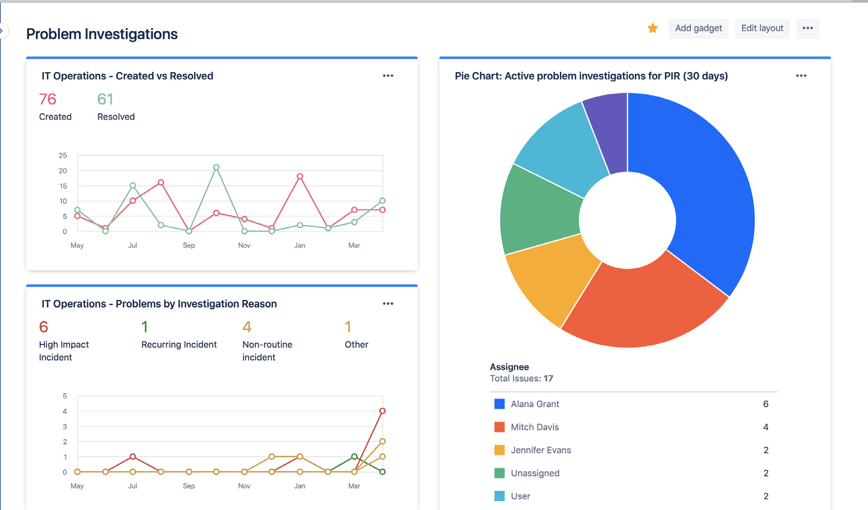
Jira 대시보드를 사용하여 문제 조사의 상태와 결과를 쉽게 공유하세요. Insight에는 해결된 문제의 양, 적극적인 문제 조사 및 인시던트의 일반적인 원인이 포함될 수 있어 이해 관계자는 시간 경과에 따른 진행 상황 및 성공을 확인할 수 있습니다.

문제 조사 통계를 보여주는 Jira 대시보드

Jira 대시보드를 사용하여 문제 조사의 추세를 이해 관계자와 시각적으로 공유할 수 있습니다.

사후 대응적 근본 원인 분석에 의존하지 않기

인시던트 또는 문제의 근본 원인이 하나만 있는 경우는 드뭅니다. 최고의 팀은 잠재적인 모든 기여 요인을 종합적으로 고려하고 비난을 배제한 분석을 실천합니다. 문제 및 인시던트 분석은 팀원이 처벌이나 보복에 대한 두려움 없이 사실을 공유하도록 권장하는 열린 대화여야 합니다.


시작하기

인시던트 관리

시작하기

변경 관리