Close

Comment fonctionne la gestion des problèmes pour Jira Service Management ?

Présentation

La gestion des problèmes désigne le processus qui consiste à réduire le nombre et l'impact des incidents futurs, en identifiant et en gérant leur cause.

Personnages gérant des problèmes

La gestion des problèmes est essentielle pour identifier et comprendre les causes sous-jacentes d'un incident, ainsi que pour identifier la meilleure méthode afin d'éliminer cette cause première. Un incident peut se terminer lorsque le service est à nouveau opérationnel, mais tant que les causes sous-jacentes et les facteurs contributifs ne sont pas traités, le problème demeure.

Le modèle de gestion des services informatiques de Jira Service Management est fourni avec un workflow de gestion des problèmes par défaut qui peut être configuré pour compléter le processus de gestion des problèmes. Le workflow de gestion des problèmes prend en charge les activités complémentaires suivantes recommandées par ITIL :

  • Enquête sur les problèmes
  • Identification des solutions de contournement
  • Enregistrement des erreurs connues

Nous vous recommandons de commencer par le workflow par défaut de Jira Service Management et de l'adapter aux besoins spécifiques de votre entreprise au fil du temps. Vos agents de projet de services peuvent créer un ticket à l'aide du type de ticket Problem (Problème). L'enregistrement du problème est alors inséré dans le workflow de problème recommandé.

Processus de gestion des problèmes

Un solide processus de gestion des problèmes aide les équipes à identifier et à gérer les causes profondes des incidents sur un service informatique. Bien réalisé, un processus de gestion des problèmes cohérent peut éviter que les incidents ne se reproduisent, voire empêcher les incidents critiques de se produire. C'est un composant fondamental des frameworks ITSM.

Diagramme du processus de gestion des problèmes
  1. La détection des problèmes : repérez les problèmes de manière proactive afin qu'ils soient corrigés, ou identifiez les solutions avant que des incidents futurs ne surviennent.
  2. Catégorisation et priorisation : suivez et évaluez les problèmes connus pour que les équipes restent organisées et travaillent sur les problèmes les plus pertinents et à haute valeur.
  3. Enquête et diagnostic : identifiez les causes sous-jacentes du problème et déterminez la meilleure marche à suivre pour y remédier.
  4. Créez un enregistrement d'erreurs connues : dans ITIL, une erreur connue est « un problème dont la cause profonde et la solution de contournement sont documentées ». Consigner cette information réduit les temps d'arrêt en cas d'incident. Ces informations sont généralement stockées dans un document appelé base de données des erreurs connues.
  5. Créez une solution de contournement, si nécessaire : une solution de contournement est une solution provisoire permettant de réduire l'impact des problèmes et de les empêcher de se transformer en incidents. Elles ne sont pas idéales, mais elles peuvent limiter l'impact business et éviter un incident affectant directement les clients si le problème ne peut pas être facilement identifié et éliminé.
  6. Résolvez et clôturez le problème : un problème clôturé est un problème qui a été éliminé et ne peut plus causer d'autres incidents.
Livre avec une ampoule

Pour plus d'informations, consultez notre page Gestion des problèmes.


Comment se lancer avec la gestion des problèmes dans Jira Service Management ?

Créez un ticket de problème dans Jira Service Management

Vos agents de projet de services peuvent créer un ticket à l'aide du type de ticket Problem (Problème). L'enregistrement du problème est alors inséré dans le workflow de problème recommandé.

Un ticket de problème est créé pour enregistrer des informations concernant un problème survenu afin qu'il puisse être étudié. Lorsqu'ils sont correctement gérés, les tickets de problème incitent les agents à détailler les erreurs connues et les solutions de contournement dans leur base de connaissances pour :

  • aider les agents de service à résoudre les tickets et à restaurer les services ;
  • réduire les temps d'arrêt ;
  • améliorer la qualité et la fiabilité de votre infrastructure informatique.

Pour créer un ticket de problème :

  1. Sélectionnez Créer (Créer).
  2. Sélectionnez Problem (Problème) comme type de ticket.
  3. Saisissez les informations pertinentes.
Champs par défaut pour les demandes de problème

Jira Service Management vous permet de personnaliser les informations collectées auprès des clients et utilisées par vos agents à l'aide de champs et d'écrans de type de ticket. Les champs aident les agents à enquêter, évaluer et classer les problèmes pour les rapports ou les demandes.

Par défaut, nous incluons les champs suivants dans la vue d'un problème de vos agents. Si nécessaire, vous pouvez ajouter des champs personnalisés.

Personnalisez votre workflow de problème

Pour personnaliser votre workflow de problème :

  1. Dans votre projet de services, sélectionnez Project settings > Workflows (Paramètres du projet > Workflows).
  2. Sélectionnez l'icône de modification ( ), dans l'entrée intitulée Problem Management workflow for Jira Service Management (Workflow de gestion des problèmes pour Jira Service Management).
  3. Utilisez l'éditeur de workflow pour ajouter ou supprimer des étapes et des transitions.

Bonnes pratiques et conseils en matière de gestion des problèmes

Combinez les pratiques de gestion des incidents et des problèmes pour améliorer la qualité du service

Chez Atlassian, nous vous recommandons d'intégrer vos pratiques de gestion des incidents et de gestion des problèmes. Cette approche proactive vous permet de comprendre ce qui a déclenché l'incident, tout en travaillant à sa résolution. En considérant la gestion des problèmes comme une extension de votre pratique de gestion des incidents, vous avez maintenant un flux de travail unique, au lieu d'un backlog. Donnez la priorité à la gestion des problèmes pour les incidents qui affectent vos services stratégiques. Et, lorsque les équipes ne sont pas en mode Réponse aux incidents, l'interruption peut être un bon moment pour anticiper les problèmes et prévenir de futurs incidents.

Priorisez les revues post-incident (PIR) dans le cadre de votre pratique de gestion des incidents

La création de PIR garantit que toutes les causes sous-jacentes et les facteurs contributifs sont traités. Un enregistrement d'un problème dans Jira Service Management permet aux équipes de suivre l'avancement d'une PIR et d'obtenir des métriques pour savoir si les équipes apportent des améliorations au service ou si elles sont bloquées lorsqu'une cause première est difficile à trouver.

Revue post-incident dans Confluence

Partagez les enseignements tirés et les améliorations apportées

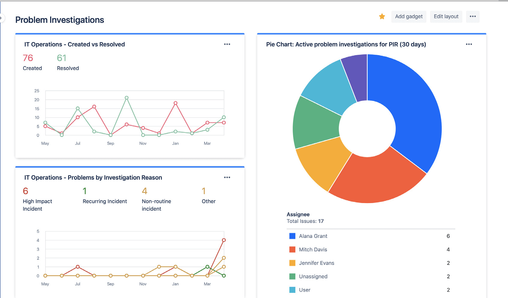
Partagez facilement l'état et les résultats de vos investigations sur les problèmes en utilisant les tableaux de bord Jira. Les analyses peuvent porter sur le nombre de problèmes résolus, les investigations actives sur les problèmes et les raisons courantes des incidents. Les parties prenantes peuvent ainsi suivre votre avancement et vos succès dans le temps.

Tableaux de bord Jira présentant les statistiques d'enquête sur les problèmes

Utilisez les tableaux de bord Jira pour partager visuellement les tendances des investigations sur les problèmes avec les parties prenantes.

Évitez de compter sur une analyse réactive des causes profondes

La cause profonde d'un incident ou d'un problème est rarement unique. Les meilleures équipes prennent en compte de façon holistique tous les facteurs contributifs potentiels et pratiquent une analyse sans reproches. L'analyse des problèmes et des incidents devrait prendre la forme d'une discussion ouverte qui encourage les membres de l'équipe à partager les faits sans craindre de punition ou de représailles.


Introduction

Gestion des incidents

Introduction

Gestion des changements