Close

So funktioniert Problemmanagement in Jira Service Management

Überblick

Problemmanagement ist ein Prozess zur Ermittlung und zum Management der Ursachen eines Vorfalls, um die Anzahl und Auswirkungen zukünftiger Vorfälle zu verringern.

Figuren, die Probleme verwalten

Problemmanagement ist für die Identifizierung und das Verständnis der Ursachen eines Vorfalls sowie die Suche nach der besten Methode zur Beseitigung dieser Ursachen unerlässlich. Ein Vorfall mag ausgestanden sein, wenn der Service wieder in Betrieb ist, doch solange die Ursachen und begünstigenden Faktoren nicht beseitigt werden, bleibt das Problem bestehen.

Die Vorlage für das IT-Servicemanagement in Jira Service Management enthält einen standardmäßigen Problemmanagement-Workflow, der als Ergänzung zum Problemmanagementprozess eingerichtet werden kann. Der Problemmanagement-Workflow unterstützt die folgenden ergänzenden von ITIL empfohlenen Aktivitäten:

  • Untersuchung des Problems
  • Identifizierung von Workarounds
  • Dokumentation bekannter Fehler

Wir empfehlen, mit dem Standard-Workflow von Jira Service Management zu beginnen und ihn im Laufe der Zeit an deine spezifischen Geschäftsanforderungen anzupassen. Deine Serviceprojektagenten können ein Problem mithilfe des Vorgangstyps Problem erstellen. Dadurch wird der Problem Record in den empfohlenen Problem-Workflow aufgenommen.

Der Problemmanagement-Prozess

Ein starker Problemmanagementprozess hilft Teams dabei, die Hauptursachen von Vorfällen in einem IT-Service zu identifizieren und zu verwalten. Richtig umgesetzt kann ein konsistenter Problemmanagementprozess kritischen Vorfällen vorbeugen und verhindern, dass sich Vorfälle wiederholen. Es stellt eine Kernkomponente von ITSM-Frameworks dar.

Prozessdiagramm zum Problemmanagement
  1. Problemerkennung: Probleme in Eigeninitiative ermitteln, damit sie behoben werden können, oder Workarounds identifizieren, bevor zukünftige Vorfälle auftreten
  2. Kategorisierung und Priorisierung: Bekannte Probleme nachverfolgen und bewerten, damit Teams systematisch vorgehen und an den wichtigsten und werthaltigsten Problemen arbeiten können
  3. Untersuchung und Diagnose: Die grundlegenden Ursachen des Problems und die beste Vorgehensweise zur Behebung identifizieren
  4. Dokumentation bekannter Fehler: In ITIL wird unter einem bekannten Fehler ein Problem verstanden, "für das es eine dokumentierte Ursache und einen Workaround gibt". Die Aufzeichnung dieser Informationen führt zu kürzeren Ausfallzeiten, wenn durch das Problem ein Vorfall ausgelöst wird. Diese Angaben werden normalerweise in einem Dokument erfasst, das als Datenbank bekannter Fehler bezeichnet wird.
  5. Erstellen von Workarounds bei Bedarf: Ein Workaround ist eine temporäre Lösung, um die Auswirkungen von Problemen zu reduzieren und zu verhindern, dass sie zu Vorfällen werden. Das ist zwar nicht optimal, kann aber geschäftliche Auswirkungen verringern und einen Vorfall mit Auswirkungen auf den Kunden verhindern, wenn sich das Problem nicht leicht identifizieren und beheben lässt.
  6. Problemlösung und Abschluss: Wird ein Problem geschlossen, wurde es beseitigt und es kann nicht mehr zu einem weiteren Vorfall führen.
Buch mit Glühbirne

Weitere Informationen findest du auf unserer Seite über das Problemmanagement.


Erste Schritte im Problemmanagement in Jira Service Management

So erstellst du ein Problem in Jira Service Management

Deine Serviceprojektagenten können ein Problem mithilfe des Vorgangstyps Problem erstellen. Dadurch wird der Problem Record in den empfohlenen Problem-Workflow aufgenommen.

Ein Problemvorgang wird erstellt, um Informationen zu einem aufgetretenen Problem aufzuzeichnen, damit es untersucht werden kann. Im korrekten Ablauf dokumentieren Agenten bekannte Fehler und Workarounds detailliert in ihrer Wissensdatenbank zu folgenden Zwecken:

  • Unterstützung von Serviceagenten bei der Behebung von Problemen und Wiederherstellung von Services
  • Reduzierung von Ausfallzeiten
  • Aufbau von Vertrauen in deine IT-Infrastruktur und Steigerung ihrer Qualität

So erstellst du ein Problem:

  1. Wähle Erstellen aus.
  2. Wähle den Vorgangstyp Problem aus.
  3. Gib die relevanten Informationen ein.
Standardfelder für Problemanfragen

Mit Jira Service Management kannst du die von Kunden gesammelten und von deinen Agenten verwendeten Informationen mithilfe von Feldern und Bildschirmen für den jeweiligen Vorgangstyp anpassen. Mithilfe von Feldern können Agenten die Probleme für Berichte oder Abfragen untersuchen, bewerten und kategorisieren.

Standardmäßig nehmen wir die folgenden Felder in die Problemansicht deiner Agenten auf. Bei Bedarf kannst du benutzerdefinierte Felder hinzufügen.

So passt du deinen Problem-Workflow an

Befolge zur Anpassung deines Problem-Workflows diese Schritte:

  1. Klicke in deinem Serviceprojekt auf Projekteinstellungen > Workflows.
  2. Wähle das Bearbeitungssymbol ( ) im Eintrag Problemmanagement-Workflow für Jira Service Management.
  3. Verwende den Workflow-Editor, um Schritte und Übergänge hinzuzufügen oder zu entfernen.

Best Practices und Tipps für das Problemmanagement

Kombiniere Praktiken für das Vorfallmanagement und Problemmanagement zur Verbesserung der Servicequalität

Bei Atlassian empfehlen wir, deine Praktiken für das Vorfallmanagement und Problemmanagement miteinander zu integrieren. Mit diesem proaktiven Ansatz ist leichter nachzuvollziehen, was zu einem Vorfall geführt hat, während gleichzeitig an seiner Lösung gearbeitet werden kann. Wenn du das Problemmanagement als eine Erweiterung deines Vorfallmanagements ansiehst, hast du nur einen einzigen Arbeitsablauf statt eines Backlogs. Priorisiere das Problemmanagement für größere Vorfälle und Vorfälle, die deine erfolgskritischen Services betreffen. Wenn Teams sich gerade einmal nicht im Reaktionsmodus befinden, sind Ausfallzeiten eine gute Gelegenheit, Problemen zuvorzukommen, um zukünftige Vorfälle zu vermeiden.

Priorisiere Überprüfungen nach Vorfällen (PIR) als Teil deines Vorfallmanagements

Mit PIRs wird sichergestellt, dass alle zugrunde liegenden Ursachen und Faktoren berücksichtigt werden. Mit einem Problem Record in Jira Service Management können Teams den Fortschritt eines PIR verfolgen und Messgrößen dazu erfassen, ob Teams ihre Serviceverbesserungen bereitstellen können oder dies hinauszögern sollten, da eine Ursache schwierig zu finden ist.

Überprüfung nach einem Vorfall in Confluence

Teilen Sie gewonnene Erkenntnisse und bereitgestellte Verbesserungen

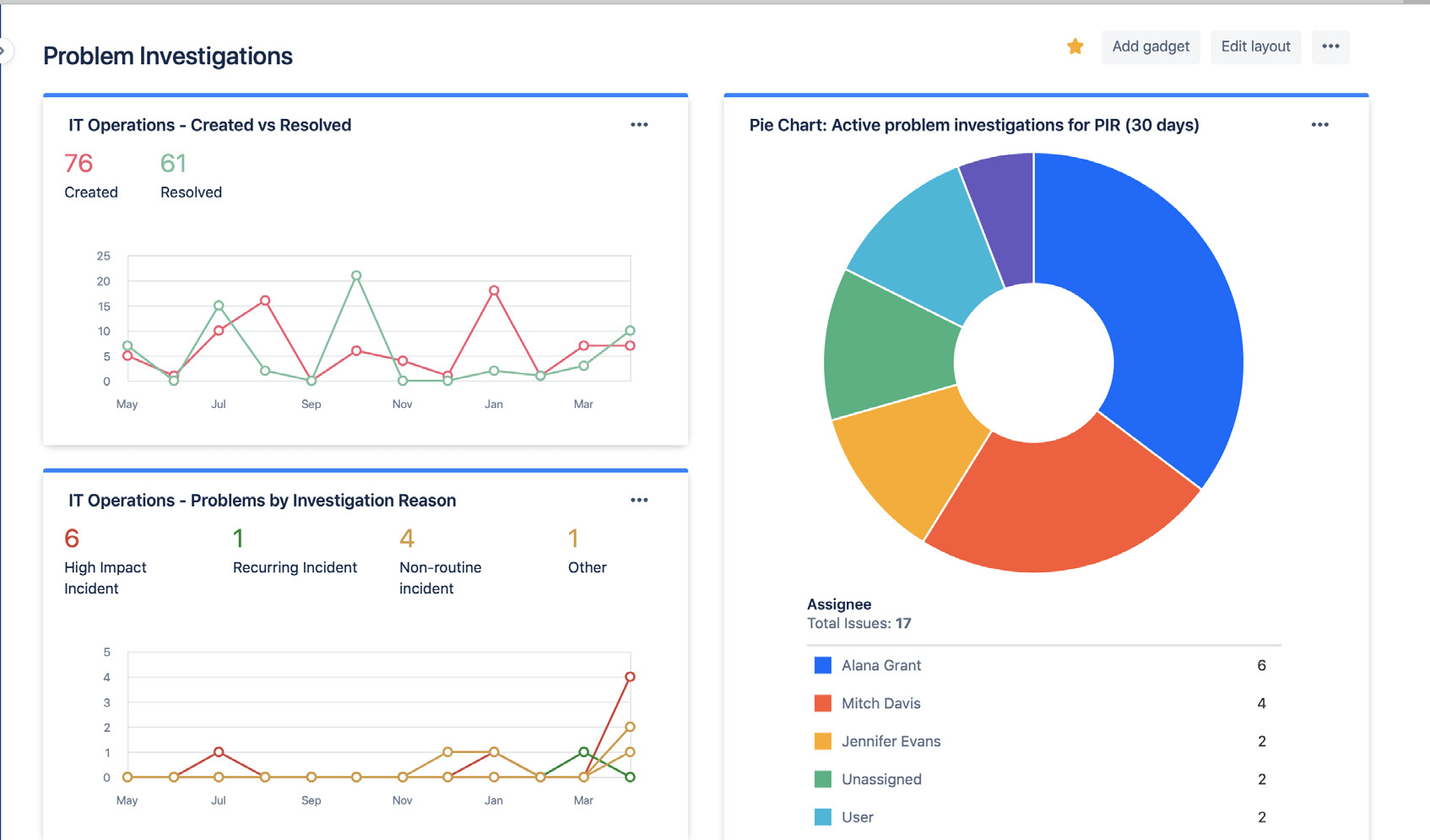
Teile mit Jira-Dashboards mühelos Status und Ergebnisse deiner Problemuntersuchungen. Erkenntnisse können z. B. die Anzahl gelöster Probleme, aktive Problemuntersuchungen und häufige Gründe für Vorfälle sein. Dies ermöglicht Stakeholdern, deine Fortschritte und Erfolge im Laufe der Zeit zu verfolgen.

Jira-Dashboards mit Statistiken zu Problemuntersuchungen

Teilen Sie mit Jira-Dashboards Problemuntersuchungstrends visuell mit Stakeholdern.

Reaktive Ursachenanalysen vermeiden

Hinter einem Incident oder einem Problem verbringt sich selten nur eine einzelne Ursache. Die besten Teams berücksichtigen alle potenziellen Einflussfaktoren ganzheitlich und betreiben Analysen ohne Schuldzuweisung. Die Analyse von Problemen und Incidents sollte offen erfolgen und das Team sollte dabei ermutigt werden, die Tatsachen ehrlich zu schildern, ohne dabei Angst vor Sanktionen oder Konsequenzen haben zu müssen.


Erste Schritte

Störungsmanagement

Erste Schritte

Änderungsmanagement