Close

Zarządzanie problemami w systemie Jira Service Management

Informacje ogólne

Zarządzanie problemami to proces rozpoznawania przyczyn incydentów i zarządzania nimi w celu ograniczenia liczby oraz skutków przyszłych incydentów.

Ludziki zarządzające problemami

Zarządzanie problemami ma zasadnicze znaczenie dla rozpoznawania i rozumienia przyczyn leżących u podstaw incydentów, a także wskazywania najlepszych sposobów wyeliminowania przyczyny głównej. Po przywróceniu usługi sam incydent się kończy, jednak problemu nie można uznać za rozwiązany do czasu wyeliminowania jego przyczyn oraz czynników, które przyczyniają się do jego powstania.

Szablon zarządzania usługami IT w systemie Jira Service Management zawiera domyślny przepływ pracy związany z zarządzaniem problemami, który można skonfigurować jako uzupełnienie tego procesu. Przepływ pracy związany z zarządzaniem problemami obejmuje następujące czynności uzupełniające zalecane przez ITIL:

  • analizowanie problemu,
  • identyfikację sposobów obejścia,
  • odnotowanie znanych błędów.

Zalecamy, aby rozpocząć od domyślnego przepływu pracy w systemie Jira Service Management, a następnie z czasem dostosowywać go do konkretnych potrzeb biznesowych. Agenci projektu usługowego mogą utworzyć zgłoszenie za pomocą typu zgłoszenia Problem. Spowoduje to wprowadzenie rekordu problemu do zalecanego przepływu pracy.

Proces zarządzania problemami

Dobrze opracowany proces zarządzania problemami pomaga zespołom w rozpoznawaniu głównych przyczyn incydentów w ramach obsługi IT oraz w zarządzaniu tymi przyczynami. Właściwie przeprowadzony, spójny proces zarządzania problemami może przede wszystkim doprowadzić do ograniczenia powtarzających się incydentów i wyeliminowania incydentów krytycznych. Jest to podstawowy komponent ram postępowania ITSM.

Schemat procesu zarządzania problemami
  1. Wykrywanie problemów — proaktywnie wyszukuj problemy, aby można je było usunąć lub opracować sposoby obejścia, zanim dojdzie do kolejnych incydentów w przyszłości.
  2. Kategoryzacja i ustalenie priorytetów — śledź i oceniaj znane problemy, aby uporządkować pracę zespołu i zyskać pewność, że pracuje on nad najważniejszymi kwestiami, których rozwiązanie przyniesie największą wartość.
  3. Dochodzenie i diagnoza — wskaż przyczyny leżące u podstaw problemu oraz najlepszy sposób postępowania zaradczego.
  4. Utwórz rejestr znanych błędów — w ITIL pod pojęciem znanego błędu rozumie się problem, którego główna przyczyna i sposób obejścia zostały udokumentowane. Rejestrowanie tych informacji pozwala skrócić czas przestoju w przypadku, gdy problem wyzwoli wystąpienie incydentu. Takie dane są zazwyczaj przechowywane w dokumencie nazywanym bazą danych znanych błędów.
  5. W razie potrzeby opracuj sposób obejścia — obejście to tymczasowe rozwiązanie pozwalające ograniczyć skutki występowania problemów i zapobiec ich przekształceniu w incydenty. Nie są to rozwiązania idealne, ale pozwalają ograniczyć wpływ na działalność i uniknąć incydentu widocznego dla klienta, jeśli trudno jest zidentyfikować i wyeliminować problem.
  6. Rozwiąż i zamknij problem — zamknięty problem to problem, który został wyeliminowany i nie może już doprowadzić do kolejnego incydentu.
Książka z żarówką

Więcej informacji można znaleźć na naszej stronie Zarządzanie problemami.


Pierwsze kroki w zarządzaniu problemami w systemie Jira Service Management

Tworzenie zgłoszenia problemu w systemie Jira Service Management

Agenci projektu usługowego mogą utworzyć zgłoszenie za pomocą typu zgłoszenia Problem. Spowoduje to wprowadzenie rekordu problemu do zalecanego przepływu pracy.

Zgłoszenie problemu tworzy się po to, aby zarejestrować informacje dotyczące występującego problemu, umożliwiając jego zbadanie. Przy prawidłowym zarządzaniu na podstawie zgłoszeń problemu agenci szczegółowo opisują w bazie wiedzy znane błędy i sposoby ich obejścia, aby:

  • ułatwić agentom usługowym rozwiązywanie zgłoszeń i przywracanie usług,
  • skrócić przestoje,
  • poprawić jakość infrastruktury IT i zwiększyć zaufanie do niej.

Tworzenie zgłoszenia problemu:

  1. Kliknij przycisk Create (Utwórz).
  2. Wybierz opcję Problem jako typ zgłoszenia.
  3. Wprowadź odpowiednie informacje.
Domyślne pola we wnioskach dotyczących problemów

System Jira Service Management umożliwia dostosowywanie informacji gromadzonych od klientów i wykorzystywanych przez agentów z wykorzystaniem pól i ekranów właściwych dla typów zgłoszeń. Pola ułatwiają agentom badanie, ocenianie i kategoryzowanie problemów na potrzeby tworzenia raportów i obsługi zapytań.

Domyślnie w widoku problemu dostępnym dla agenta zawarte są konkretne pola. W razie potrzeby można dodać pola niestandardowe.

Dostosowywanie przepływu pracy dotyczącego problemów

Poniżej przedstawiamy sposób dostosowania przepływu pracy dotyczącego problemów:

  1. W projekcie usługowym wybierz kolejno opcje Project settings (Ustawienia projektu) > Workflows (Przepływy pracy).
  2. Wybierz ikonę edycji () w pozycji o nazwie Przepływ pracy zarządzania problemami dla Jira Service Management.
  3. Za pomocą edytora przepływu pracy dodaj lub usuń kroki i przejścia.

Najlepsze praktyki i wskazówki dotyczące zarządzania problemami

Połącz procesy zarządzania incydentami i problemami dla poprawy jakości obsługi

Atlassian zaleca łączenie ze sobą praktyk w zakresie zarządzania incydentami i problemami. To proaktywne podejście umożliwia zrozumienie przyczyn, które doprowadziły do incydentu, już w trakcie prac nad jego rozwiązaniem. Jeśli będziesz postrzegać zarządzanie problemami jako rozszerzenie procesu zarządzania incydentami, zamiast backlogu będziesz mieć pojedynczy strumień pracy. Ustal priorytety zarządzania problemami w odniesieniu do incydentów wpływających na usługi o znaczeniu krytycznym. A gdy zespoły nie pracują w trybie reagowania, przestój może się okazać dobrą porą na okiełznanie problemów i zapobieżenie incydentom w przyszłości.

Pamiętaj o włączeniu przeglądów po incydentach w proces zarządzania incydentami

Utworzenie przeglądów po incydentach daje pewność, że uwzględnione zostaną wszystkie leżące u ich podstaw przyczyny oraz czynniki. Rekord problemu w systemie Jira Service Management umożliwia zespołom śledzenie postępu przeglądu po incydencie i zapewnia wskaźniki informujące o tym, czy zespoły wprowadzają poprawki w usłudze, czy tkwią w miejscu, jeśli znalezienie przyczyny problemu jest trudne.

Przegląd po incydencie w Confluence

Udostępniaj wnioski i dostarczone udoskonalenia

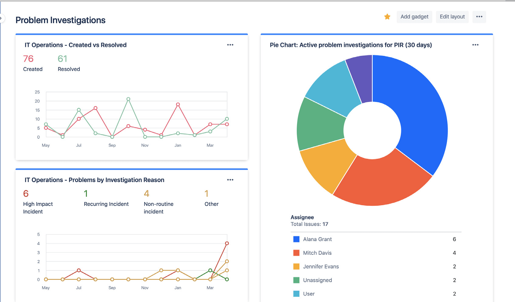
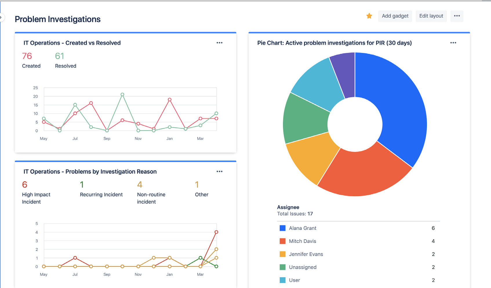
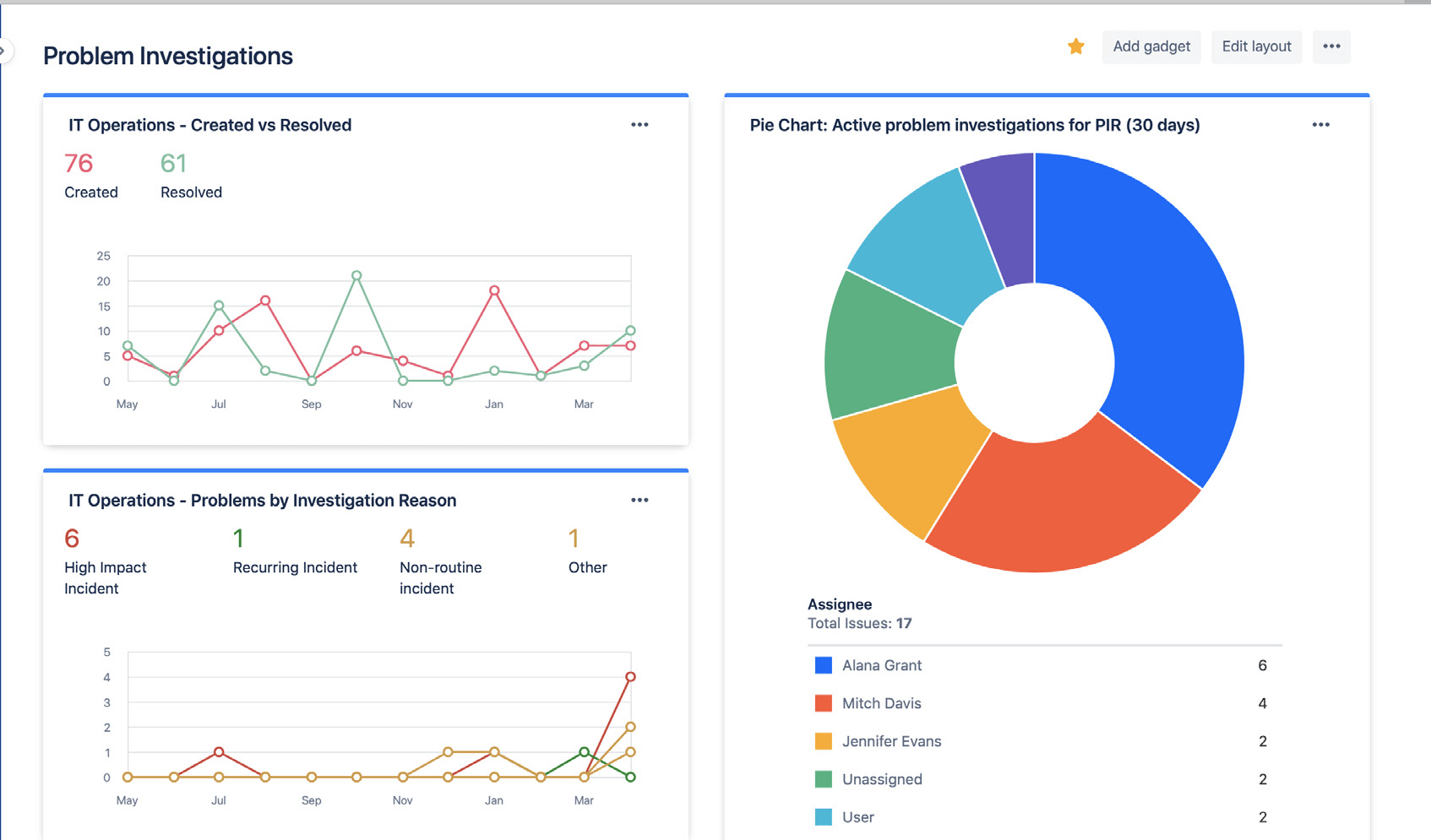
Za pomocą pulpitów w systemie Jira możesz z łatwością udostępniać status oraz wyniki analizy problemów. Dane mogą dotyczyć liczby rozwiązanych problemów, liczby aktualnie analizowanych problemów oraz częstych przyczyn incydentów. Dzięki temu interesariusze mogą na bieżąco monitorować postęp i sukcesy.

Pulpity w systemie Jira przedstawiające statystyki badania problemów

Za pomocą pulpitów w systemie Jira możesz wizualnie prezentować interesariuszom trendy dotyczące analizowania problemów.

Unikaj polegania na reaktywnej analizie opartej tylko na głównej przyczynie

Rzadko zdarza się, aby u podstaw incydentu lub problemu leżała tylko jedna przyczyna. Najlepsze zespoły preferują podejście całościowe, uwzględniające wszystkie potencjalne czynniki sprawcze, oraz analizę bez wskazywania winnych. Analiza problemów i incydentów powinna bazować na otwartej rozmowie, w trakcie której zachęca się członków zespołu do dzielenia się faktami bez obawy o ukaranie czy odwet.


Wprowadzenie

Zarządzanie incydentami

Wprowadzenie

Zarządzanie zmianami