Close

Gerenciamento de serviços para equipes de RH

ilustração da integração de funcionários

Visão geral

A funcionalidade avançada e intuitiva de Gerenciamento de Serviços de Recursos Humanos (HRSM) do Jira Service Management facilita a vida das equipes de RH que precisam acompanhar e gerenciar todas as demandas por serviços, simplificar tarefas repetitivas e ganhar visibilidade de todos os fluxos de trabalho e processos.

Este guia visa ajudar as equipes de RH a iniciar o uso do Jira Service Management e a otimizar a ferramenta para que atenda às necessidades específicas delas.


Como as equipes de RH começam a usar o Jira Service Management

Comece a trabalhar rápido com o template de gerenciamento de serviços de RH

Você vai precisar criar o primeiro projeto de serviço de RH, caso ainda não tenha concluído essa etapa. A gente recomenda o uso do template de gerenciamento de serviços de RH, pois ele vem com tipos de solicitação e fluxos de trabalho prontos para uso para processos como integração e desligamento de funcionários, solicitações de alteração e perguntas gerais de RH.

Para criar o projeto com o template de gerenciamento de serviços de RH:

1. Selecione Projetos na barra de menu superior > Criar projeto.

2. Selecione o template de projeto de gerenciamento de serviços de RH e Selecione Usar template para começar.

captura de tela do template de projeto de gerenciamento de serviços de RH

3. Nomeie o projeto. A chave do projeto é gerada com base no nome do projeto; dá também para criar a própria chave do projeto, se quiser.

4. Escolha se você quer compartilhar as configurações com algum projeto de serviço que já existe. Se sim, especifique o nome do projeto existente.

5. Selecione Criar projeto.

Defina os tipos e campos de solicitação de RH

ícone de informação

Os tipos de solicitação ajudam a definir e organizar as solicitações que chegam para que a equipe capture informações relevantes e ajude os funcionários com mais eficiência.

Além dos tipos de solicitação padrão que acompanham o template de gerenciamento de serviços de RH, dá também para criar os próprios tipos de solicitação para as necessidade de RH da empresa, como transferências internas, registro de certificações, status de vacinação e até mesmo para o reconhecimento do trabalho dos colegas — o céu é o limite!

captura de tela dos tipos de solicitação de RH disponíveis no portal do cliente

Para acessar ou criar os tipos de solicitação padrão:

1. No projeto de gerenciamento de serviços de RH, selecione Configurações do projeto no menu à esquerda.

2. Selecione os tipos de solicitação.

3. Selecione o tipo de solicitação existente para editar ou crie um novo tipo de solicitação selecionando Criar tipo de solicitação.

captura de tela da Adição ou personalização dos tipos de solicitações no projeto de serviço

Adicione os campos aos tipos de solicitação

Os tipos de solicitação já vêm configurados com diversos campos (como responsável, relator, tipo de solicitação, descrição e muito mais). Os campos permitem a personalização das informações capturadas pelos usuários que buscam ajuda e usadas pelos agentes. Também, é possível adicionar campos personalizados que disponibilizam informações adicionais úteis para a equipe.

Após a criação dos tipos de solicitação de RH, basta arrastar e soltar os campos necessários para garantir a captura de todas as informações fundamentais para a solicitação. Os valores dos campos também podem ser editados por meio da seleção do campo.

captura de tela da Edição do tipo de solicitação de integração de funcionários

Ao adicionar campos aos tipos de solicitação, eles são mostrados no formulário de solicitação do portal. Os campos podem ser obrigatórios ou opcionais para os usuários que buscam ajuda. Dá também para adicionar campos de visualização do item apenas para a leitura dos agentes.

Se os campos que estão sendo adicionados não estiverem disponíveis, o primeiro passo é criar esses campos.

Capture as informações mais relevantes com mais rapidez usando formulários criados para equipes de RH

ícone de informação

Os formulários podem usar lógica condicional para mostrar ou ocultar campos com dinamismo e podem incluir títulos, validação de campo, tabelas e formatação avançada. Os formulários agregam todos os campos necessários no mesmo documento para que os funcionários saibam com exatidão quais informações devem ser inseridas.

captura de tela do Formulário para informações de novos funcionários

Há outra maneira de começar a usar os tipos de solicitação com rapidez: usar os templates de formulário predefinidos no Jira Service Management.

Dá para usar os formulários no portal para coletar informações mais estruturadas dos clientes quando eles criam solicitações ou usar algum formulário para criar o item. Os formulários podem ser adicionados a itens que já existem para que funcionem como checklists ou coletem novos dados de clientes ou membro da equipe à medida que o item progride.

Para acessar os formulários no Jira Service Management:

1. No projeto de gerenciamento de serviços de RH, selecione Configurações do projeto no menu à esquerda.

2. Selecione Formulários.

3. Crie o novo formulário selecionando Criar formulário.

4. Clique em RH na lista de templates de formulário e encontre o formulário para começar.

Defina os canais de solicitação de RH

captura de tela da Central de ajuda com portais em destaque

A equipe de RH tem endereço de e-mail ou canal de bate-papo dedicado para a comunicação com os funcionários? Conecte esses canais ao Jira Service Management, além do portal da central de ajuda integrado, para agilizar a entrada de solicitações e manter o trabalho no mesmo local central. Confira abaixo a visão geral dos canais disponíveis para a equipe no Jira Service Management:

O portal da central de ajuda

O projeto de serviço de RH tem a central de ajuda on-line e personalizável para os funcionários. Na central de ajuda, os funcionários navegam por todos os portais de projetos de serviços aos quais têm acesso, enviam solicitações e pesquisam a base de conhecimento integrada no estilo autoatendimento, o que pode evitar que novas solicitações sejam feitas. Os funcionários também podem consultar as solicitações na seção "Minhas solicitações" da central de ajuda, proporcionando maior transparência do status das solicitações.

E-mail

O projeto de serviço vem com o endereço de e-mail na nuvem predefinido que você pode enviar aos funcionários para uso imediato. Você também pode adicionar um endereço de e-mail personalizado para vincular a alguma conta de e-mail usada pela equipe de RH. As solicitações enviadas para o endereço de e-mail do projeto de serviço são automaticamente adicionadas às filas, para que a equipe se concentre nos funcionários sem a preocupação com solicitações ausentes ou o gerenciamento de várias caixas de entrada.

Bate-papo

As equipes de RH podem estabelecer sincronização bidirecional de conversas entre o Slack ou o Microsoft Teams (disponível em breve) e o Jira Service Management. Os funcionários nunca precisam sair das ferramentas de bate-papo para conseguir a ajuda necessária e os agentes conseguem as informações necessárias direto no Jira Service Management.

captura de tela do Bate-papo no Jira Service Management

Filas e Acordos de nível de serviço (SLAs)

No Jira Service Management as filas e os SLAs são funções fundamentais para assegurar a organização e eficiência da entrega de serviços de RH. As solicitações dos funcionários são organizadas em filas para que você não perca tempo e visualize, faça a triagem e atribua solicitações à medida que elas chegam.

O Jira Service Management vem com filas prontas para uso para solicitações como integração e desligamento. Você ainda pode aproveitar a flexibilidade de criar filas que organizam as solicitações de maneira que faça sentido para a equipe. Por exemplo, a equipe pode criar filas de encaminhamento ou filas para solicitações que violaram SLAs. As filas apresentam possibilidades incontáveis; dá para encontrar com facilidade a melhor configuração para a equipe.

captura de tela de Filas no Jira Service Management

As filas costumam ser classificadas por SLA. Os administradores do projeto podem criar metas de SLA que especificam os tipos de solicitações que você quer acompanhar e o tempo necessário de resolução. A partir daí, é possível definir as condições e os calendários que afetam quando as medições de SLA começam, pausam ou são interrompidas (como a interrupção que ocorre quando o escritório fecha no feriado). Após configurar os SLAs do projeto, os agentes podem visualizar os SLAs e planejar quais tarefas precisam ser resolvidas primeiro e o prazo para o alcance da resolução.

Para acessar as configurações do SLA:

1. No projeto de gerenciamento de serviços de RH, selecione Configurações do projeto no menu à esquerda.

2. Selecione SLAs.

captura de tela de Configurações do acordo de nível de serviço (SLA)

Adicione a equipe de RH ao projeto

Tudo pronto para envolver o resto da equipe de RH? Depois de configurar o novo projeto, comece a convidar membros da equipe adicionando cada membro da equipe como agente ao projeto de serviço.

Para adicionar membros da equipe:

1. No menu lateral do projeto de serviço, selecione Convidar equipe.

2. Insira o(s) e-mail(s) dos usuários que gostaria de adicionar como agente.

3. Selecione Convidar.

4. O agente é adicionado à função Equipe de projeto de serviço e recebe o e-mail com o link para o projeto de serviço.

captura de tela do Convide a equipe para usar o Jira Service Management

Dicas e truques para equipes de RH

Configure a base de conhecimento para autoatendimento

Uma prática comum e muito benéfica de gerenciamento de serviços para as equipes de RH é a criação da base de conhecimento. Com a base de conhecimento, as equipes de RH podem coletar respostas para todas as perguntas comuns e frequentes que recebem sobre folha de pagamento, férias, cartões de identificação e muito mais no mesmo lugar para promover o autoatendimento. Quando os funcionários começam a enviar alguma solicitação pelo portal do cliente do Jira Service Management, artigos recomendados da base de conhecimento com informações úteis são exibidos, o que pode evitar o envio dessas solicitações aos agentes.

captura de tela de Artigos da base de conhecimento mostrados na central de ajuda

Para acessar e configurar a base de conhecimento:

1. No projeto de gerenciamento de serviços de RH, selecione Configurações do projeto no menu à esquerda.

2. Selecione Base de conhecimento.

Automatize a central de serviços de RH

A Automação no Jira Service Management é um recurso “com pouco ou nenhum código” que leva apenas alguns cliques. Ao automatizar os processos e fluxos de trabalho, não vai ser mais necessário que você e a equipe executem tarefas manuais e repetitivas, e com isso, é possível se concentrar no trabalho que importa.

Exemplo: as equipes de RH conseguem automatizar o processo de integração com a definição de vários acionadores em série que ajudam a equipe a ficar pronta para os novos colegas. Assim que as solicitações de integração são iniciadas, elas podem acionar o provisionamento de novos notebooks, a instalação de programas necessários, a criação de contas de e-mail e a notificação das instalações para que providenciem mesas. É possível fazer todas essas coisas com automação e fluxos de trabalho adaptados às necessidades das equipes de RH que precisam dar consistência à experiência de integração de todos os novos funcionários. Vários departamentos, como RH e TI, estão conectados para criar o fluxo sequenciado, com cada etapa dando início à próxima tarefa.

captura de tela da Biblioteca de regras de automação

Para acessar a automação no Jira Service Management:

1. No projeto de gerenciamento de serviços de RH, selecione Configurações do projeto no menu à esquerda.

2. Selecione Automação.

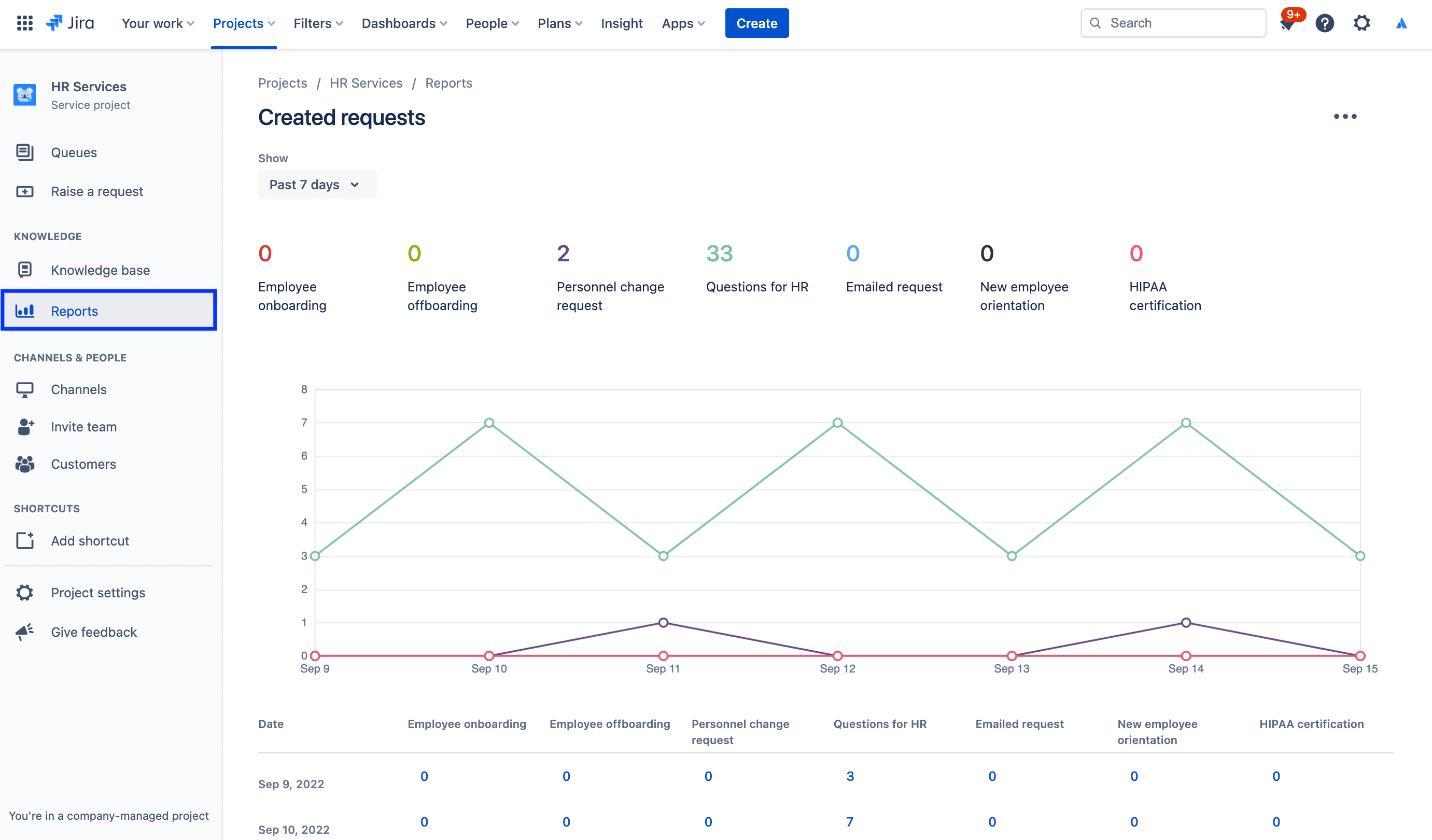
Relatórios e satisfação do cliente

Os relatórios mensais ficam fáceis quando os gerentes de RH conseguem entender o volume de solicitações recebidas, quantos funcionários foram integrados com sucesso e quais são as cargas de trabalho de cada equipe, tudo bem rápido. Os gerentes de RH podem usar os dados no Jira Service Management para tomar decisões bem informadas sobre a necessidade de escala da equipe ou para saber quais áreas precisam de melhoria.

Por exemplo, o Jira Service Management oferece a pesquisa de satisfação do cliente para coletar feedback. Quando a solicitação é resolvida, o e-mail já é enviado para o cliente. Se as pesquisas de satisfação do cliente (CSATs) estiverem ativadas no projeto de serviço, esse e-mail vai incluir o formulário para que os clientes registrem a classificação de satisfação e deixem feedback por escrito sobre o tratamento da solicitação. Depois de enviadas, essas pesquisas com clientes são registradas no relatório de satisfação.

Para acessar os relatórios:

1. No menu lateral do projeto de serviço, selecione Relatórios.

2. Selecione o relatório para visualizar.

captura de tela do Relatório de solicitações criadas

Para acessar as configurações da pesquisa de satisfação do cliente:

1. No projeto de gerenciamento de serviços de RH, selecione Configurações do projeto no menu à esquerda.

2. Selecione Configurações de satisfação.

captura de tela das Configurações da pesquisa de satisfação do cliente

Use permissões para proteger informações sigilosas com o gerenciamento de casos de RH

A confidencialidade é essencial para muitas questões de RH. As centrais de atendimento disponibilizadas ao público podem até fazer sentido para assuntos como folha de pagamento, integração e outros serviços gerais de RH, mas a gente recomenda a criação da central de atendimento dedicada e confidencial para solicitações sigilosas. Para gerenciar a segurança e manter a confidencialidade, use as permissões para controlar quem pode visualizar, localizar e fazer comentários sobre as solicitações.

Para acessar as permissões:

1. No projeto de gerenciamento de serviços de RH, selecione Configurações do projeto no menu à esquerda.

2. Selecione Permissões.

captura de tela do Auxiliar de permissão no Jira Service Management

Destaque: como a Atlassian usa o Jira Service Management para o RH

Simplificação da integração de novos funcionários

Na Atlassian, a equipe de RH desenvolveu mais eficiência ao usar os dados do Workday, o sistema de informações de recursos humanos (HRIS), para alimentar o Jira Service Management via Workato.

Agora, quando a gente contrata e adiciona a pessoa ao Workday, essa ação cria a solicitação no Jira Service Management. Essa solicitação dá início ao catálogo de solicitações da checklist de integração que a Equipe de pessoas segue, como o provisionamento de notebooks e contas, as solicitações de acessórios e o cronograma de orientação.

ilustração de Conexão do Workday e do Workato ao Jira Service Management

Os resultados? A gente:

  • Aumentou a capacidade das equipes de RH
  • Economizou tempo e dinheiro ao simplificar e acelerar os fluxos de trabalho
  • Aumentou a capacidade de medição do fluxo de trabalho para aprimorar a supervisão e o processo
  • Criou a experiência intuitiva e agradável para os funcionários que utilizam o sistema
  • Deixou as tarefas de integração bem mais fáceis de gerenciar (já que agora o rastreamento delas é centralizado)

Para ver a história completa, consulte o blog ou assista a esta sessão especial abaixo:

Introdução

Gerenciamento de serviço empresarial

Dicas e truques

Design de formulário

Webinar

Descubra como a equipe de RH da Atlassian oferece um ótimo serviço no mundo do trabalho distribuído.