Close

人事チームによるサービス管理

イラスト: 従業員のオンボーディング

概要

Jira Service Management の直感的で強力な HRSM (人事サービス管理) 機能により、人事チームは簡単にすべてのサービスのニーズを把握して管理し、反復的なタスクを合理化し、ワークフローやプロセスを完全に可視化できます。

このガイドは、人事チームが Jira Service Management を使い始め、固有のニーズに合わせて最適化できるようにすることを目的としています。


人事チームによる Jira Service Management の使用を開始する

人事サービス管理テンプレートを迅速に設定して実行する

これをまだ行っていない場合は、最初の人事サービス プロジェクトを作成する必要があります。人事サービス管理テンプレートには、従業員のオンボーディングやオフボーディング、変更リクエスト、人事に関する一般的な質問など、すぐに使えるリクエスト タイプやプロセスのワークフローが含まれているので、使用することを強くお勧めします。

人事サービス管理テンプレートでプロジェクトを作成するには、次の操作を実行します。

1. 上部メニュー バーの [プロジェクト] > [プロジェクトを作成] の順に選択します。

2. 開始するには、人事サービス管理プロジェクト テンプレート > [テンプレートを使用] の順に選択します。

スクリーンショット: 人事サービス管理プロジェクト テンプレート

3. プロジェクトに名前をつけます。プロジェクト キーは、プロジェクト名に基づいて自動的に生成されますが、必要に応じて、独自のプロジェクト キーを作成することもできます。

4. 既存のサービス プロジェクトと設定を共有するかどうかを選択します。共有する場合は、既存のプロジェクトの名前を指定します。

5. [プロジェクトを作成] を選択します。

人事リクエスト タイプおよびフィールドをセットアップする

アイコン: 情報

リクエスト タイプは、受信リクエストを定義して整理することで、チームが関連情報を把握し、より効果的に従業員を支援することを可能にします。

人事サービス管理テンプレートに付属する既定のリクエスト タイプに加えて、社内異動、記録証明書、ワクチン接種の状況、さらには同僚の勤勉さの表彰など、人事のあらゆるニーズに合わせて独自のリクエスト タイプを作成することが可能です。そこには、無限の可能性があります。

スクリーンショット: カスタマー ポータルで利用可能な人事リクエスト タイプ

このような既定のリクエスト タイプにアクセスするか、独自のリクエスト タイプを作成するには、次の操作を実行します。

1. 人事サービス管理プロジェクトで、左側のメニューから [プロジェクト設定] を選択します。

2. [リクエスト タイプ] を選択します。

3. 編集する既存のリクエスト タイプを選択するか、[リクエスト タイプを作成] を選択して新しいリクエスト タイプを作成します。

スクリーンショット: サービス プロジェクトのリクエスト タイプを追加またはカスタマイズ

リクエスト タイプにフィールドを追加する

リクエスト タイプは、複数のフィールド (担当者、報告者、リクエスト タイプ、説明など) で自動的に構成されます。フィールドを使用すると、支援を必要とするユーザーから取得された情報や、エージェントが使用する情報をカスタマイズできます。また、カスタム フィールドを追加することで、チームに役立つ情報を提供することも可能です。

希望の人事リクエスト タイプを作成したら、必要に応じてフィールドをドラッグ アンド ドロップするだけで、リクエストに必要な情報をすべて取り込めます。また、フィールドを選択するだけで、フィールドの値を編集できます。

スクリーンショット: 従業員のオンボーディング リクエスト タイプを編集

リクエスト タイプにフィールドを追加すると、ポータル リクエスト フォームに表示されます。フィールドは、支援を必要とするユーザーに対して必須または任意に設定できます。また、エージェントに対してのみ表示されるように課題ビュー フィールドを追加できます。

追加しようとしているフィールドが利用できない場合は、最初に作成する必要があります。

人事チーム向けに作成されたフォームで、より関連性の高い情報をより迅速に収集する

アイコン: 情報

フォームでは、条件付きロジックによってフィールドを動的に表示または非表示できます。フォームには、見出し、フィールド検証、表、詳細な書式設定を含められます。必要なすべてのフィールドが 1 つのフォームに含まれているため、従業員はどのような情報を提供すればよいのか、正確に把握できます。

スクリーンショット: 新入社員情報のフォーム

リクエスト タイプをすぐに使い始めるもう 1 つの方法は、Jira Service Management で事前に構築されたフォーム テンプレートを利用することです。

ポータルのフォームを使用して、顧客がリクエストを登録した際に顧客からより構造化された情報を取得したり、フォームを使用して課題を作成したりできます。また、フォームを既存の課題に追加して、チェックリストとして使用したり、課題の進捗に合わせて顧客やチーム メンバーから新しいデータを収集したりできます。

Jira Service Management でフォームにアクセスするには、次の操作を実行します。

1. 人事サービス管理プロジェクトで、左側のメニューから [プロジェクト設定] を選択します。

2. [フォーム] を選択します。

3. [フォームを作成] を選択して、新しいフォームを作成します。

4. フォーム テンプレート リストから [人事] をクリックし、使い始めるフォームを探します。

人事リクエスト チャンネルをセットアップする

スクリーンショット: 特集されたポータルが表示されているヘルプ センター

人事チームに、従業員とのコミュニケーションを図るための専用メール アドレスやチャット チャンネルはありますか?これらのチャンネルは、付属のヘルプ センター ポータルに加えて、Jira Service Management に接続することで、リクエストの受け付けを合理化し、作業を一元管理できます。以下は、Jira Service Management でチームが利用できるチャンネルの概要です。

ヘルプ センター ポータル

人事サービス プロジェクトには、カスタマイズ可能な従業員用のオンライン ヘルプ センターがあります。ヘルプ センターから、従業員はアクセス権のあるすべてのサービス プロジェクト ポータルの閲覧、リクエストの送信、組み込みのナレッジ ベースの検索を実行して自己解決することができ、これにより、受信リクエストを回避できる可能性もあります。また、従業員は、ヘルプ センターの「マイ リクエスト」セクションからリクエストを参照することもでき、リクエストの状況をより明確に把握できます。

E メール

サービス プロジェクトにはすぐに利用できる事前設定済みのクラウド メール アドレスが用意されており、従業員にメールを送信できます。また、人事チームが使用している既存のメール アカウントにリンクするカスタム メール アドレスを 1 つ追加できます。サービス プロジェクトのメール アドレスに送信されたリクエストはキューに自動で追加されるため、チームはリクエストの紛失や複数の受信トレイの管理を心配することなく従業員への対応に集中できます。

チャット

人事チームは、Slack または Microsoft Teams (近日公開) および Jira Service Management における会話の双方向の同期を作成できます。従業員は、必要なサポートを得るためにチャット ツールを終了する必要はなく、エージェントは必要なすべての情報を Jira Service Management で得られます。

スクリーンショット: Jira Service Management のチャット

キューおよび SLA (サービス レベル アグリーメント)

Jira Service Management のキューと SLA は、整理された効率的な人事サービスの提供を可能にする重要な機能です。従業員のリクエストをキューに整理して、リクエストが来るたびに素早く表示、優先順位付け、割り当てを行うことができます。

Jira Service Management には、オンボーディングやオフボーディングなどのリクエストをすぐに利用できるキューが用意されています。また、チームにとって意味のある方法でリクエストを整理するキューを柔軟に作成できます。たとえば、チームはエスカレーション キューや、SLA に違反したリクエストのキューを作成できます。キューの可能性は無限にあるため、チームにとって最適なセットアップを簡単に見つけられます。

スクリーンショット: Jira Service Management のキュー

キューは通常、SLA によって並び替えられます。プロジェクト管理者は SLA 目標を作成して、追跡するリクエストのタイプと、それらの解決にどのくらいの時間をかけるべきかを指定できます。次に、これらの SLA の測定を開始、一時停止、または停止するタイミングに影響を与える条件やカレンダーを定義します (例: 休業となる祝日に停止)。管理者がプロジェクト用に SLA をセットアップしたら、エージェントは SLA を表示して、最初に解決する必要があるタスクと、それらをどの時間枠で解決すべきかを計画できます。

SLA の設定にアクセスするには、次の操作を実行します。

1. 人事サービス管理プロジェクトで、左側のメニューから [プロジェクト設定] を選択します。

2. [SLA] を選択します。

スクリーンショット: SLA (サービス レベル アグリーメント) 設定

人事チームをプロジェクトに追加する

人事チーム内の他のメンバーを巻き込む準備はできていますか? 新しいプロジェクトをセットアップしたら、各チーム メンバーをエージェントとしてサービス プロジェクトに追加し、チーム メンバーの招待を開始します。

チーム メンバーを追加するには、次の手順に従います。

1. サービス プロジェクトのサイドバー メニューから、[チームを招待] を選択します。

2. エージェントとして追加するユーザーのメール アドレスを入力します。

3. [招待] を選択します。

4. エージェントはサービス プロジェクト チーム ロールに追加されて、サービス プロジェクトへのリンクを含むメールを受け取ります。

スクリーンショット: チームを Jira Service Management に招待

人事チームのための使い方のヒントとコツ

セルフサービスのためのナレッジ ベースを確立する

人事チームにとって非常に有益なサービス マネジメントの一般的なプラクティスの 1 つは、ナレッジ ベースを作成することです。ナレッジ ベースを使用すると、人事チームは、よく聞かれる質問 (給与、休暇、ID カードなど) に対する回答をすべて 1 箇所に集めて、セルフサービスを促進できます。従業員が Jira Service Management のカスタマー ポータルでリクエストを送信し始めると、ナレッジ ベースから役立つ情報を含む推奨記事が表示され、リクエストがエージェントのところに到達するのを未然に防げる可能性があります。

スクリーンショット: ヘルプ センターに表示されているナレッジ記事

ナレッジ ベースにアクセスして設定するには、次の手順を実行します。

1. 人事サービス管理プロジェクトで、左側のメニューから [プロジェクト設定] を選択します。

2. [ナレッジ ベース] を選択します。

人事サービス デスクを自動化する

Jira Service Management の自動化は、数回のクリックだけでセットアップできる「コード不要/省コード」の機能です。プロセスとワークフローを自動化することで、あなたとそのチームは手作業で反復的なタスクを実行する必要がなくなって、重要な作業に集中できるようになります。

例: 人事チームは、スタッフが新入社員を迎える準備をするための一連のトリガーを設定することで、オンボーディング プロセスを自動化できます。オンボーディングのリクエストが開始されると、新しいラップトップのプロビジョニング、必要なプログラムのインストール、メール アカウントの作成、デスクを探すための施設の通知がトリガーされます。これらはすべて、人事チームのニーズに合わせてカスタマイズされた自動化とワークフローによって実現でき、すべての新入社員に対するオンボーディングの提供方法に一貫性を持たせられます。人事や IT などの複数の部門を連携することによって 1 つのシーケンス フローが作成され、各ステップが終了すると次のタスクが開始されます。

スクリーンショット: 自動化ルール ライブラリ

Jira Service Management の自動化にアクセスするには次の操作を実行します。

1. 人事サービス管理プロジェクトで、左側のメニューから [プロジェクト設定] を選択します。

2. [自動化] を選択します。

レポートおよび顧客満足度

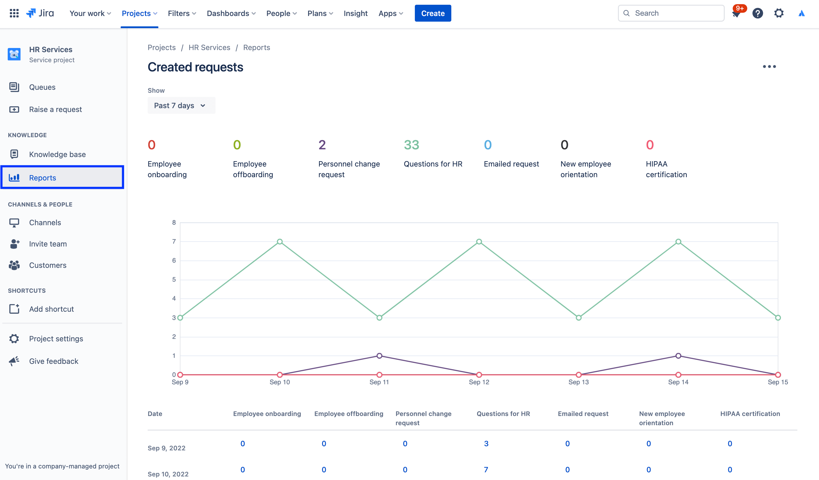
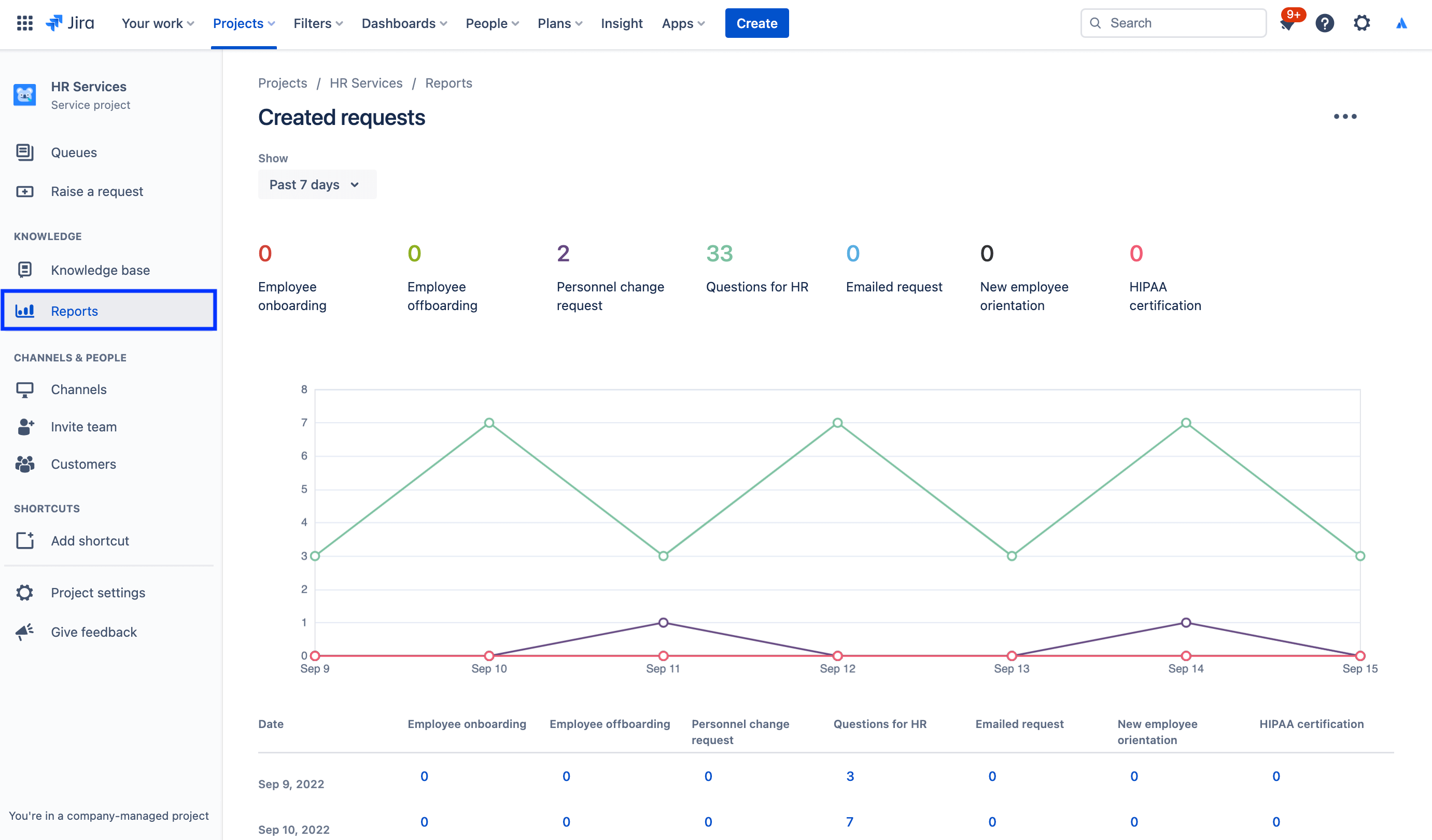
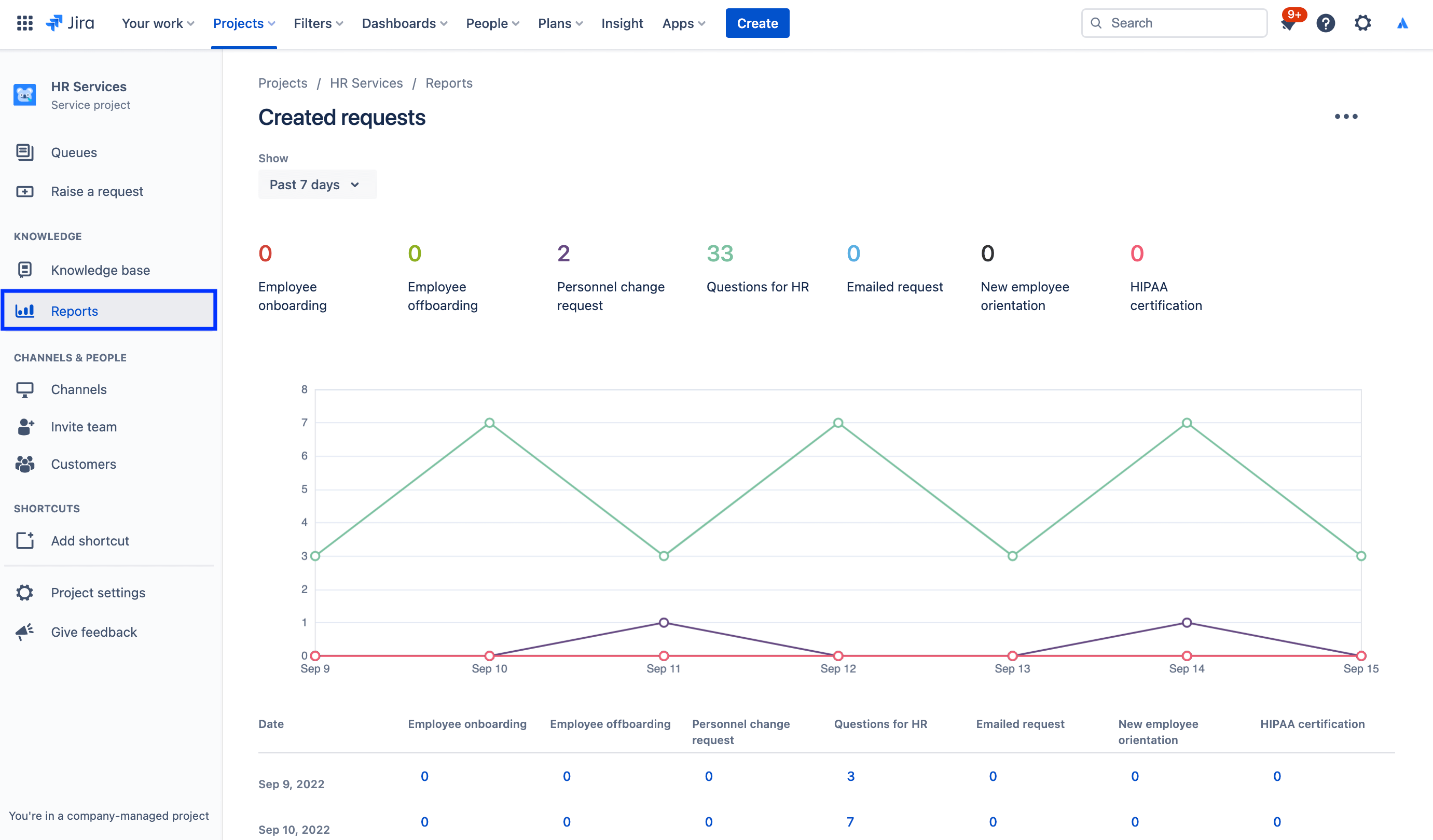
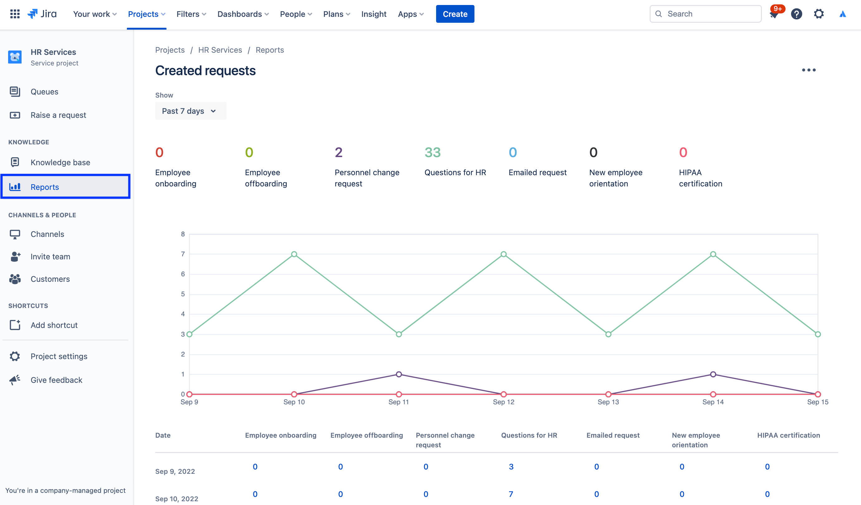
人事マネージャーが、入ってくるリクエストの量、新人研修を無事終了した従業員の数、各チームの作業負荷を一目で把握できるため、月次レポートを簡単に作成できます。人事マネージャーは Jira Service Management のデータを使用して、チームの規模拡大に関する十分な情報に基づいて意思決定を行ったり、改善すべき場所を把握したりできます。

たとえば、Jira Service Management では、フィードバックを収集するために顧客満足度調調査を提供しています。リクエストが解決されると、顧客に対してメールを自動で送信します。サービス プロジェクトで顧客満足度調査 (CSAT) が有効になっている場合、このメールには顧客が評価やリクエストの処理方法に関する書面によるフィードバックを残すためのフォームが含まれます。一度提出された顧客アンケートは、顧客満足度レポートに掲載されます。

レポートにアクセスするには、次の操作を実行します。

1. サービス プロジェクトのサイドバー メニューから、[レポート] を選択します。

2. 表示するレポートを選択します。

スクリーンショット: 作成されたリクエストのレポート

顧客満足度アンケートの設定にアクセスするには、次の操作を実行します。

1. 人事サービス管理プロジェクトで、左側のメニューから [プロジェクト設定] を選択します。

2. [満足度設定] を選択します。

スクリーンショット: 顧客満足度アンケートの設定

人事ケース管理で機密情報を保護するために権限を使用する

多くの人事案件において、機密保持は非常に重要です。給与、オンボーディング、その他一般的な人事業務については、一般向けのサービス デスクが適しているかもしれませんが、機密性の高いリクエストについては、別途、機密情報向けのサービス デスクを設置することをお勧めします。セキュリティを管理し、機密性を保持するために、リクエストの閲覧、検索、およびコメントできる人を権限で制御できます。

権限にアクセスするには、次の操作を実行します。

1. 人事サービス管理プロジェクトで、左側のメニューから [プロジェクト設定] を選択します。

2. [権限] を選択します。

スクリーンショット: Jira Service Management の権限ヘルパー

スポットライト: アトラシアンが Jira Service Management を人事で使用する方法

新入社員のオンボーディングを合理化する

アトラシアンでは、人事チームが人事情報システム (HRIS) である Workday のデータを Workato 経由で Jira Service Management に取り込むことで、効率化を実現しました。

現在では、誰かを雇用して Workday に追加すると、そのアクションによって自動的に Jira Service Management にリクエストが作成されます。このリクエストにより、オンボーディング時のチェックリストに基づき、ラップトップやアカウントのプロビジョニング、アクセサリーのリクエスト、オリエンテーションのスケジュールなど、「人のチーム」が行うリクエストのカタログが開始されます。

イラスト: Workday と Workato を Jira Service Management に接続

その結果、次の成果が上がりました。

  • 人事チームの処理能力の拡大
  • ワークフローの簡素化および迅速化による、時間とコストの削減
  • ワークフローの測定機能の追加による、監視とプロセスの改善
  • システムを利用する従業員にとっての直感的で楽しい体験の創出
  • オンボーディング タスク管理の大幅な簡素化 (一元的に追跡できるようになったため)

全文については、ブログ投稿をご確認いただくか、以下の特別セッションをご覧ください。

はじめに

ビジネス部門サービス管理

ヒントとコツ

フォーム デザイン

ウェビナー

アトラシアンの人事チームが、分散型作業の環境でどのように優れたサービスを提供しているかをご覧ください。