Close

Servicemanagement voor HR-teams

illustratie van onboarden van werknemers

Overzicht

De intuïtieve en krachtige Human Resources Service Management (HRSM)-functionaliteit van Jira Service Management zorgt dat HR-teams gemakkelijk op de hoogte kunnen blijven van al hun servicevereisten en deze te beheren, repetitieve taken te stroomlijnen en volledig inzicht te krijgen in workflows en processen.

Deze handleiding is bedoeld om HR-teams te helpen om aan de slag te gaan met Jira Service Management en om deze te optimaliseren voor hun unieke behoeften.


Hoe HR-teams aan de slag gaan met Jira Service Management

Kom snel op gang met de sjabloon voor HR-servicemanagement

Als je dat nog niet hebt gedaan moet je nu je eerste HR-serviceproject aanmaken. We raden je aan de sjabloon voor HR-servicemanagement te gebruiken omdat deze al kant-en-klare aanvraagtypen en workflows bevat voor processen zoals on- en offboarden van werknemers, wijzigingsaanvragen en algemene vragen voor HR.

Om een project aan te maken met de sjabloon voor HR-servicemanagement:

1. Selecteer Projecten in de bovenste menubalk > Project aanmaken.

2. Selecteer de projectsjabloon voor HR-servicemanagement > Selecteer Sjabloon gebruiken om aan de slag te gaan.

schermafbeelding van de sjabloon voor het HR-servicemanagementproject

3. Geef je project een naam. Er wordt automatisch een projectcode gegenereerd op basis van de projectnaam, of je kunt je eigen projectcode aanmaken als je dat wilt.

4. Kies of je instellingen wilt delen met een bestaand project. Zo ja, geef dan de naam van het bestaande project op.

5. Selecteer Project aanmaken.

De typen en velden van je HR-aanvragen instellen

info-pictogram

De aanvraagtypen helpen je bij het definiëren en organiseren van binnenkomende aanvragen, zodat je team relevante informatie kan verzamelen en werknemers efficiënter kan helpen.

Naast de standaard aanvraagtypen van de sjabloon voor HR-servicemanagement kun je ook je eigen aanvraagtypen aanmaken voor al je HR-behoeften. Denk aan interne overschrijvingen, het registreren van certificeringen en zelfs het erkennen van het harde werk van collega's — the sky is the limit!

schermafbeelding van beschikbare HR-aanvraagtypen in het klantenportal

Om toegang te krijgen tot je standaardaanvraagtypen of je eigen aanvraagtypen aan te maken:

1. Selecteer in je HR-servicemanagementproject Projectinstellingen in het linkermenu.

2. Selecteer Aanvraagtypen.

3. Selecteer een bestaand aanvraagtype om te bewerken of maak een nieuw aanvraagtype aan door Aanvraagtype aanmaken te selecteren.

schermafbeelding van het toevoegen of aanpassen van aanvraagtypen in een serviceproject

Velden aan je aanvraagtypen toevoegen

Aanvraagtypen worden automatisch geconfigureerd met meerdere velden (bijv. uitvoerder, auteur, aanvraagtype, omschrijving en meer). Met velden kun je de informatie aanpassen die is verzameld van hulpvragers en die door je agents wordt gebruikt. Je kunt ook aangepaste velden toevoegen, die nuttige aanvullende informatie bieden voor je team.

Nadat je gewenste typen HR-aanvraagtypen zijn aangemaakt, kun je velden waar nodig verslepen om er zeker van te zijn dat je alle nodige informatie voor een aanvraag bij elkaar hebt. Veldwaarden kunnen ook worden bewerkt door het veld te selecteren.

schermafbeelding van het bewerken van aanvraagtype voor onboarding van werknemers

Wanneer je velden toevoegt aan je aanvraagtypen , verschijnen ze op het aanvraagformulier van de portal. Velden kunnen verplicht of optioneel zijn voor hulpvragers Je kunt ook velden met issueweergave toevoegen, die alleen door je agent bekeken kunnen worden.

Als de velden die je toe wilt voegen niet beschikbaar zijn moet je ze eerst aanmaken.

Sneller relevantere informatie vastleggen met formulieren die zijn ontwikkeld voor HR-teams

info-pictogram

Formulieren kunnen gebruik maken van voorwaardelijke logica om velden dynamisch te tonen of verbergen en kunnen koppen, veldvalidatie, tabellen en uitgebreide opmaak bevatten. Formulieren bevatten alle velden die je nodig hebt in één formulier, zodat werknemers precies weten welke informatie ze moeten verstrekken.

schermafbeelding van een formulier met informatie voor nieuwe werknemers

Een andere manier om snel aan de slag te gaan met aanvraagtypen is door gebruik te maken van de vooraf gemaakte formuliersjablonen in Jira Service Management.

Je kunt formulieren in het portaal gebruiken om meer gestructureerde informatie van klanten te krijgen wanneer ze een aanvraag indienen, of gebruik een formulier om een issue aan te maken. Formulieren kunnen ook worden toegevoegd aan bestaande issues om als checklists te fungeren of om nieuwe gegevens van klanten of teamleden te verzamelen naarmate een issue vordert.

Om toegang te krijgen tot je formulieren in Jira Service Management:

1. Selecteer in je HR-servicemanagementproject Projectinstellingen in het linkermenu.

2. Selecteer Formulieren.

3. Maak een nieuw formulier aan door Formulier aanmaken te selecteren.

4. Klik op HR in de lijst met formuliersjablonen en zoek een formulier om mee te beginnen.

Je kanalen voor HR-aanvragen instellen

schermafbeelding van het helpcentrum waarop aanbevolen portalen worden weergegeven

Heeft je HR-team een speciaal e-mailadres of chatkanaal om met werknemers te communiceren? Koppel deze kanalen aan Jira Service Management en de meegeleverde helpcentrum-portal zodat je de binnenkomst van aanvragen kunt stroomlijnen en je werk op één centrale locatie beheert. Hieronder vind je een overzicht van de kanalen die beschikbaar zijn voor je team in Jira Service Management:

De helpcentrum-portal

Je HR-serviceproject wordt geleverd met een aanpasbaar online helpcentrum voor je werknemers. Vanuit het helpcentrum kunnen werknemers bladeren door alle serviceproject-portals waartoe ze toegang hebben, aanvragen indienen en je ingebedde kennisdatabase doorzoeken om zichzelf te helpen, waardoor binnenkomende aanvragen mogelijk kunnen worden omgeleid. Werknemers kunnen hun aanvragen ook doorverwijzen via de sectie 'Mijn aanvragen' van het helpcentrum, wat meer duidelijkheid biedt over de status van hun aanvragen.

E-mailadres

Je serviceproject wordt geleverd met een vooraf geconfigureerd cloud e-mailadres dat je naar werknemers kunt sturen om meteen te gebruiken. Je kunt ook één aangepast e-mailadres toevoegen om te linken naar een bestaand account dat wordt gebruikt door je HR-team. Aanvragen die naar het e-mailadres van je serviceproject zijn verzonden worden automatisch aan je wachtrijen toegevoegd, zodat je team zich kan concentreren op medewerkers zonder zich zorgen te maken over ontbrekende aanvragen of het beheren van meerdere inboxen.

Chat

HR-teams kunnen in twee richtingen synchroniseren tussen gesprekken in Slack of Microsoft Teams (binnenkort beschikbaar) en Jira Service Management. Medewerkers hoeven nooit hun chattools af te sluiten om de hulp te krijgen die ze nodig hebben. Bovendien ontvangen agents alle informatie die ze nodig hebben rechtstreeks in Jira Service Management.

schermafbeelding van chat in Jira Service Management

Wachtrijen en Service Level Agreements (SLA's)

Wachtrijen en SLA's in Jira Service Management zijn essentiële functies die zorgen voor een georganiseerde en efficiënte levering van HR-diensten. Aanvragen van werknemers komen terecht in wachtrijen waarmee je snel aanvragen kunt bekijken, sorteren en toewijzen wanneer ze binnenkomen.

Jira Service Management bevat wachtrijen die klaar zijn voor gebruik voor aanvragen zoals onboarden en offboarden. Je hebt ook de flexibiliteit om wachtrijen aan te maken om aanvragen te organiseren op een manier die zinvol is voor jouw team. Je team kan bijvoorbeeld escalatiewachtrijen of wachtrijen aanmaken voor aanvragen die in strijd zijn met de SLA's. De mogelijkheden met wachtrijen zijn eindeloos, dus je kunt gemakkelijk een opstelling vinden die het beste werkt voor je team.

schermafbeelding van wachtrijen in Jira Service Management

Wachtrijen worden doorgaans gesorteerd op basis van een SLA. Projectbeheerders kunnen SLA-doelen maken die aangeven welke soorten aanvragen je wilt volgen en de tijd die nodig is om ze op te lossen. Van daaruit kun je de voorwaarden en kalenders definiëren die van invloed zijn wanneer SLA-metingen starten, pauzeren of stoppen (bijvoorbeeld, stoppen wanneer je kantoor is gesloten tijdens een nationale feestdag). Zodra je SLA's voor een project hebt ingesteld, kunnen agents hun SLA's zien en plannen welke taken als eerste opgelost moeten worden en in welk tijdsbestek.

Om toegang te krijgen tot de SLA-instellingen:

1. Selecteer in je HR-servicemanagementproject Projectinstellingen in het linkermenu.

2. Selecteer SLA's.

schermafbeelding van instellingen van Service Level Agreements (SLA's)

Je HR-team aan je project toevoegen

Klaar om de rest van je HR-team erbij te betrekken? Zodra je je nieuwe serviceproject hebt opgezet, begin je met het uitnodigen van teamleden door ze als agent toe te voegen aan je serviceproject.

Teamleden toevoegen:

1. Selecteer in het zijbalkmenu van je serviceproject Team uitnodigen.

2. Voer de e-mail(s) van de gebruikers die je als agent wilt toevoegen in.

3. Selecteer Uitnodigen.

4. Je agent wordt toegevoegd aan de rol van het Serviceprojectteam en ontvangt een e-mail met een link naar het serviceproject.

schermafbeelding van nodig je team uit om gebruik te maken van Jira Service Management

Handige tips voor HR-teams

Creëer je kennisdatabase voor zelfbediening

Een veelvoorkomende servicemanagement-praktijk die heel voordelig is voor HR-teams, is het aanmaken van een centrale kennisdatabase. Met een kennisdatabase kunnen HR-teams alle antwoorden op veelgestelde vragen die ze krijgen over (bijv. salarisadministratie, vakantieverlof, identiteitskaarten en meer) op één plek verzamelen om zelfbediening te stimuleren. Wanneer werknemers een aanvraag beginnen in te dienen via de Jira Service Management-portal, verschijnen er aanbevolen artikelen uit de kennisdatabase met nuttige informatie, waardoor bepaalde aanvragen omgeleid kunnen worden en niet bij agenten aankomen.

schermafbeelding van het helpcentrum waarop kennisdatabase-artikelen worden weergegeven

Hoe je je kennisdatabase gebruikt en opzet

1. Selecteer in je HR-servicemanagementproject Projectinstellingen in het linkermenu.

2. Selecteer Kennisdatabase.

Automatiseer je HR-servicedesk

Automation in Jira Service Management is een 'low-code/no-code'-functie die in een paar klikken in te stellen is. Door je processen en workflows te automatiseren, hoeven jij en je team geen handmatige, repetitieve taken uit te voeren en kun je je concentreren op het werk dat ertoe doet.

Voorbeeld: HR-teams kunnen het hele onboardingproces automatiseren door een reeks triggers in te stellen om het personeel te helpen zich voor te bereiden op nieuwkomers. Zodra een onboardingaavraag is gestart, kan dit de volgende acties activeren: het inrichten van een nieuwe laptop, de installatie van vereiste programma's, het aanmaken van een e-mailaccount en een melding van faciliteiten om een bureau voor hen te vinden. Dit alles kan worden gedaan met automatisering en workflows die zijn aangepast aan de behoeften van je HR-team om consistentie te creëren in de manier waarop onboarding wordt aangeboden aan alle nieuwe werknemers. Meerdere afdelingen, zoals HR en IT, worden gekoppeld om één geordende stroom te creëren waarbij elke stap de volgende taak in gang zet.

schermafbeelding van de automatiseringsregelbibliotheek

Toegang krijgen tot automation in Jira Service Management:

1. Selecteer in je HR-servicemanagementproject Projectinstellingen in het linkermenu.

2. Selecteer automatisering.

Rapporten en klanttevredenheid

Maandelijks rapporteren wordt eenvoudiger als HR-managers in één blik kunnen overzien hoe veel binnenkomende aanvragen er zijn, hoe veel werknemers het onboarden hebben doorlopen en wat de werklast is van alle teams. HR-managers kunnen gegevens gebruiken in Jira Service Management om doordachte beslissingen te nemen over het schalen van hun team, of waar ze kunnen verbeteren.

Jira Service Management biedt bijvoorbeeld een klanttevredenheidsenquête om feedback te verzamelen. Wanneer een aanvraag is afgesloten, wordt er automatisch een e-mail naar de klant gestuurd. Als klanttevredenheidsenquêtes (CSAT's) zijn ingeschakeld voor je serviceproject, bevat deze e-mail een formulier waarmee klanten een beoordeling en schriftelijke feedback kunnen achterlaten over hoe hun aanvraag is afgehandeld. Eenmaal ingediend, komen deze klanttevredenheidsenquêtes in het klanttevredenheidsrapport te staan.

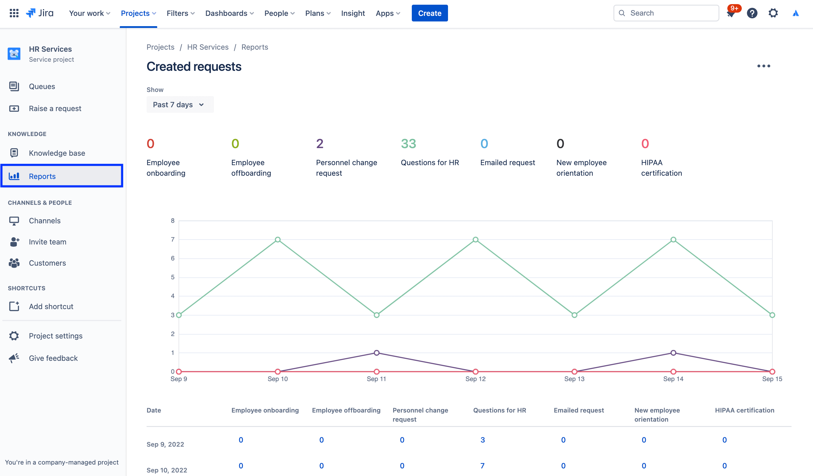
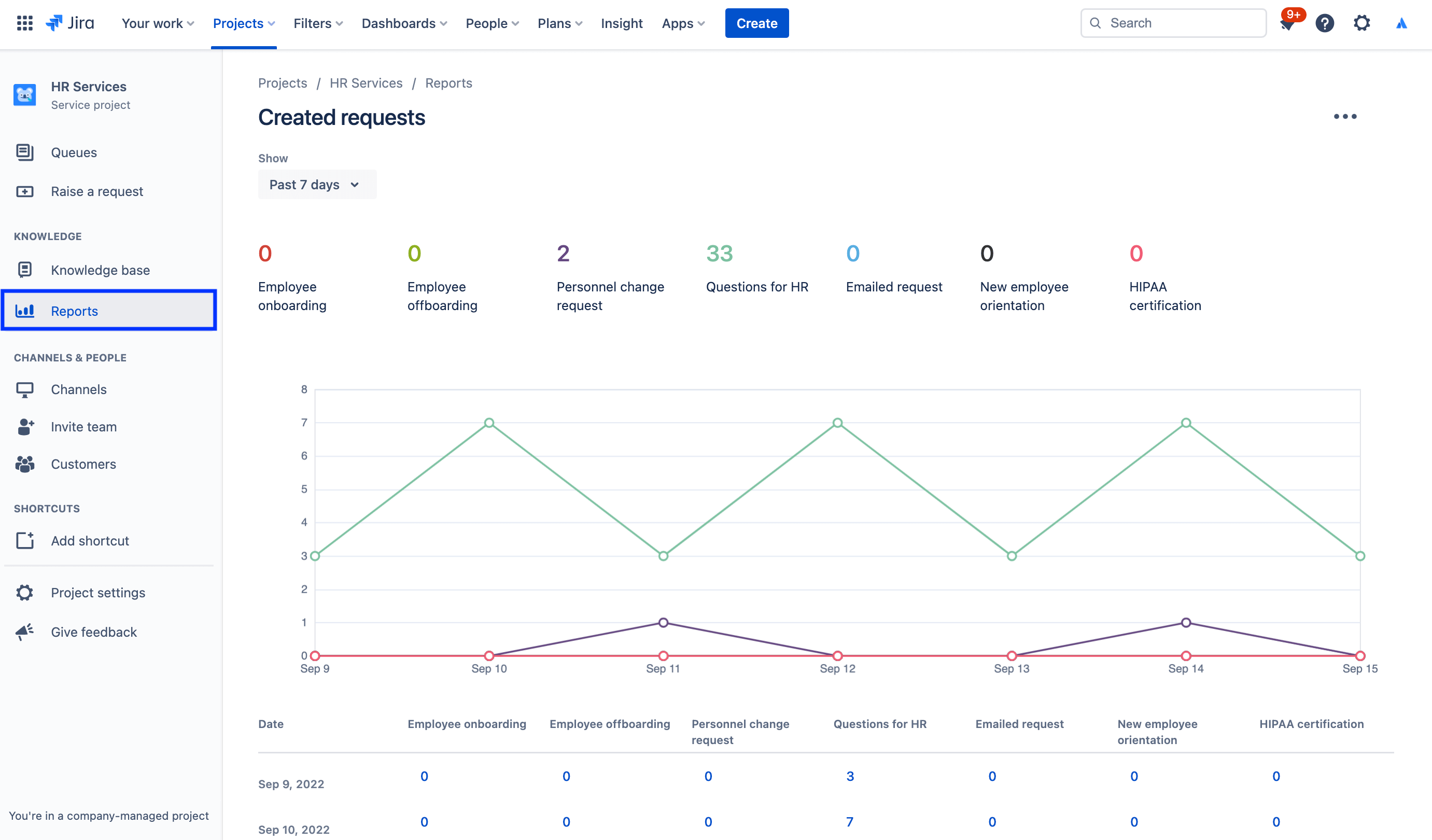
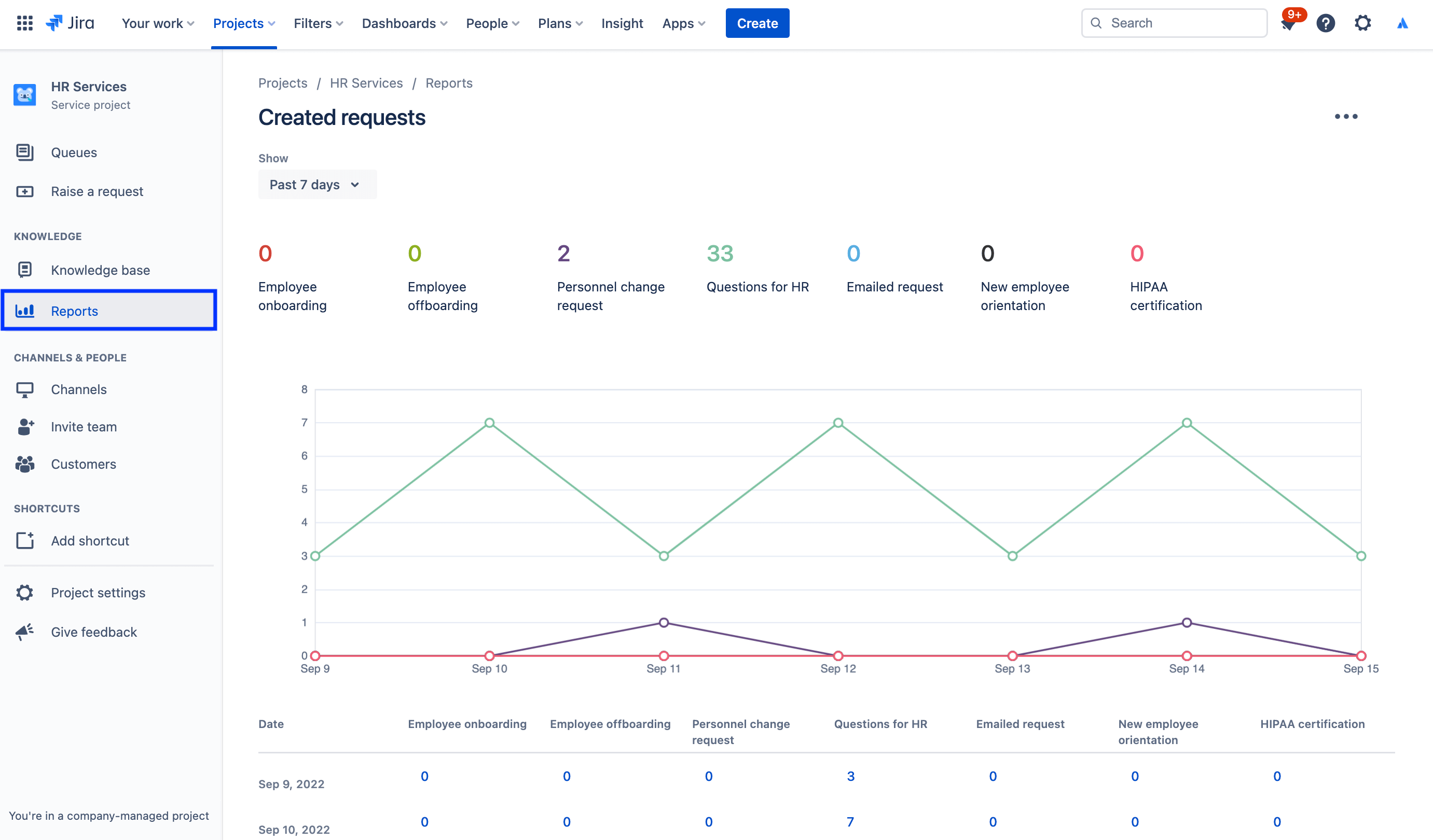
Om toegang te krijgen tot rapporten:

1. Selecteer in het zijbalkmenu van je serviceproject Rapporten.

2. Selecteer het rapport dat je wilt inzien.

schermafbeelding van het aangemaakte aanvraagrapport

Om de instellingen van de klanttevredenheidsenquête te bekijken:

1. Selecteer in je HR-servicemanagementproject Projectinstellingen in het linkermenu.

2. Selecteer Tevredenheidsinstellingen.

schermafbeelding van instellingen voor de klanttevredenheidsenquête

Gebruik toegangsrechten om gevoelige informatie te beschermen met HR-casusbeheer

Vertrouwelijkheid is van cruciaal belang voor veel HR-zaken. Hoewel openbare servicedesks zinvol kunnen zijn voor salarisadministratie, onboarding en meer algemene HR-diensten, raden we je aan een aparte vertrouwelijke servicedesk op te richten voor gevoelige aanvragen. Om beveiliging te beheren en vertrouwelijkheid te behouden kun je rechten gebruiken om te beheren wie aanvragen kan bekijken, zoeken en er opmerkingen bij kan maken.

Om toegang te krijgen tot rechten:

1. Selecteer in je HR-servicemanagementproject Projectinstellingen in het linkermenu.

2. Selecteer Rechten.

schermafbeelding van de rechtenhulp in Jira Service Management

Spotlight: hoe Atlassian Jira Service Management gebruikt voor HR

Het stroomlijnen van onboarden van nieuwe werknemers

Bij Atlassian zorgde ons HR-team voor meer efficiëntie door gegevens van Workday, ons human resources-informatiesysteem (HRIS), via Workato in Jira Service Management in te voeren.

Wanneer nu iemand wordt aangenomen en aan Workday wordt toegevoegd, genereert die actie automatisch een aanvraag in Jira Service Management. Die aanvraag initieert vervolgens een catalogus van aanvragen op basis van de checklist voor onboarding die wordt gevolgd ons People Team, waaronder het verstrekken van laptops en een account, aanvragen voor accessoires en een planning van de oriëntatie.

illustratie van het koppelen van Workday en Workato aan Jira Service Management

De resultaten? We hebben:

  • de bandbreedte van onze HR-teams vergroot;
  • tijd en geld bespaard door workflows eenvoudiger en sneller te maken;
  • meetbaarheid van de workflow toegevoegd om het overzicht en het proces te verbeteren;
  • een intuïtieve en plezierige ervaring gecreëerd voor werknemers die het systeem gebruiken;
  • onboardingstaken aanzienlijk eenvoudiger gemaakt om te beheren (omdat ze nu centraal traceerbaar zijn).

Bekijk onze blogpost voor het volledige verhaal of bekijk deze speciale sessie hieronder:

Aan de slag

Enterprise Service Management

Handige tips

Formulierontwerp

Webinar

Ontdek hoe het HR-team van Atlassian uitstekende service levert in de wereld van gedistribueerd werken.