Close

Gestión de asistencia para los equipos de RR. HH.

ilustración de la incorporación de empleados

Presentación

La intuitiva y potente función de gestión de servicios de RR. HH. de Jira Service Management permite a los equipos de recursos humanos estar al tanto y gestionar todas las demandas de servicio, agilizar las tareas repetitivas y obtener una visibilidad completa de los flujos de trabajo y los procesos.

El objetivo de esta guía es ayudar a los equipos de recursos humanos a empezar a utilizar Jira Service Management y optimizarlo para que cumpla con sus necesidades exclusivas.


Cómo los equipos de RR. HH. empiezan a utilizar Jira Service Management

Ponte en marcha rápidamente con la plantilla de gestión de servicios de RR. HH.

Si aún no lo has hecho, tendrás que crear tu primer proyecto de asistencia de RR. HH. Recomendamos encarecidamente utilizar la plantilla de gestión de servicios de RR. HH., ya que incluye tipos de solicitudes y flujos de trabajo listos para usar en procesos como la incorporación y la salida de empleados, las solicitudes de cambio y preguntas generales para RR. HH.

Para crear un proyecto con la plantilla de gestión de servicios de RR. HH.:

1. En la barra de menú superior, selecciona Proyectos > Crear proyecto.

2. Selecciona la plantilla de proyecto de gestión de servicios de RR. HH. > Selecciona Usar plantilla para empezar.

captura de pantalla de la plantilla del proyecto de gestión de servicios de RR. HH.

3. Dale un nombre a tu proyecto. Se genera automáticamente una clave de proyecto basada en el nombre del proyecto o puedes crear tu propia clave de proyecto si lo deseas.

4. Elige si quieres compartir la configuración con un proyecto de asistencia existente. Si es así, especifica el nombre del proyecto existente.

5. Selecciona Crear proyecto.

Configura los tipos y los campos de solicitud de RR. HH.

Icono de información

Los tipos de solicitud te ayudan a definir y organizar las solicitudes entrantes para que tu equipo pueda recopilar información relevante y ayudar a los empleados más eficientemente.

Además de los tipos de solicitudes predeterminados que vienen con la plantilla de gestión de servicios de recursos humanos, también puedes crear tus propios tipos de solicitudes para todas tus necesidades de recursos humanos: traslados internos, registro de certificaciones, estado de vacunación e incluso ofrecer reconocimiento a los compañeros por su duro trabajo... ¡los usos que le puedes dar son ilimitados!

captura de pantalla de los tipos de solicitud de RR. HH. disponibles en el portal del cliente

Para acceder a tus tipos de solicitud predeterminados o crear los tuyos propios:

1. Desde tu proyecto de gestión de servicios de RR. HH., selecciona Configuración del proyecto en el menú de la izquierda.

2. Selecciona Tipos de solicitud.

3. Selecciona un tipo de solicitud existente para editar o crea uno nuevo seleccionando Crear tipo de solicitud.

captura de pantalla de Añadir o personalizar tipos de solicitud en un proyecto de asistencia

Añadir campos a tus tipos de solicitud

Los tipos de solicitud se configuran automáticamente con varios campos (p. ej.: persona asignada, informador, tipo de solicitud, descripción y más). Los campos te permiten personalizar la información que quieres recopilar de los solicitantes de ayuda para que la utilicen tus agentes. También puedes añadir campos personalizados que proporcionan información adicional útil para tu equipo.

Tras crear los tipos de solicitud de recursos humanos que desees, simplemente arrastra y suelta los campos según sea necesario para asegurarte de recopilar toda la información necesaria para una solicitud. Los valores de los campos también se pueden editar simplemente seleccionando el campo.

captura de pantalla de la edición del tipo de solicitud de incorporación de los empleados

Cuando añades campos a tus tipos de solicitud, aparecen en el formulario de solicitud del portal. Los campos pueden ser obligatorios u opcionales para los solicitantes de ayuda. También puedes añadir campos de vista de incidencias únicamente para que los vea tu agente.

Si los campos que intentas añadir no están disponibles, tendrás que crearlos primero.

Captura información más relevante más rápido con formularios creados para los equipos de RR. HH.

Icono de información

Los formularios pueden usar la lógica condicional para mostrar u ocultar los campos de forma dinámica y pueden incluir encabezados, validación de campo, tablas y formato enriquecido. Los formularios incluyen todos los campos que necesitas en un solo formulario para garantizar que los empleados sepan exactamente qué información proporcionar.

captura de pantalla de un formulario con información sobre nuevos empleados

Otra forma de empezar rápidamente con los tipos de solicitud es utilizar las plantillas de formulario prediseñadas de Jira Service Management.

Puedes utilizar los formularios del portal para obtener información más estructurada de los clientes cuando presenten una solicitud o utilizar un formulario para crear una incidencia. También se pueden añadir formularios a las incidencias existentes para que sirvan como checklists o para recopilar nuevos datos de los clientes o los miembros del equipo a medida que progresa la incidencia.

Para acceder a tus formularios en Jira Service Management:

1. Desde tu proyecto de gestión de servicios de RR. HH., selecciona Configuración del proyecto en el menú de la izquierda.

2. Selecciona Formularios.

3. Crea un formulario nuevo seleccionando Crear formulario.

4. Haz clic en Recursos Humanos en la lista de plantillas de formularios y busca un formulario para empezar.

Configurar tus canales de solicitud de recursos humanos

captura de pantalla del centro de ayuda que muestra los portales destacados

¿Tiene tu equipo de RR. HH. una dirección de correo electrónico o un canal de chat específicos para comunicarse con los empleados? Conecta esos canales a Jira Service Management, además del portal del centro de ayuda incluido, para que puedas agilizar la recepción de solicitudes y mantener el trabajo en una ubicación central. A continuación encontrarás un resumen de los canales disponibles para tu equipo en Jira Service Management:

El portal del centro de ayuda

Tu proyecto de asistencia de RR. HH. tiene un centro de ayuda online para los empleados. En él, los empleados pueden navegar por todos los portales de proyectos de asistencia a los que tienen acceso, enviar solicitudes y buscar información en la base de conocimientos integrada para resolver sus dudas, desviando potencialmente las solicitudes entrantes. Los empleados también pueden consultar sus solicitudes en la sección "Mis solicitudes" del centro de ayuda, lo que proporciona una mayor transparencia sobre el estado de sus solicitudes.

Correo electrónico

Tu proyecto de asistencia incluye una dirección de correo electrónico preconfigurada en la nube que puedes enviar a los empleados para que empiecen a usarla de inmediato. También puedes añadir una dirección de correo electrónico personalizada para vincularla a una cuenta existente de correo electrónico utilizada por tu equipo de RR. HH. Las solicitudes que se envían a la dirección de correo electrónico de tu proyecto de asistencia se añaden automáticamente a tus colas, de manera que tu equipo puede centrarse en los empleados sin preocuparse por perder solicitudes o por tener que gestionar varias bandejas de entrada.

Chat

Los equipos de RR. HH. pueden crear una sincronización bidireccional entre las conversaciones en Slack o Microsoft Teams (pronto disponible) y Jira Service Management. Los empleados no tienen que salir de las herramientas de chat para recibir ayuda, y los agentes reciben toda la información que necesitan en Jira Service Management.

captura de pantalla de chat en Jira Service Management

Colas y acuerdos de nivel de servicio (SLA)

Las colas y los SLA de Jira Service Management son funciones fundamentales que garantizan una prestación de asistencia de recursos humanos organizada y eficiente. Las solicitudes de los empleados se organizan en colas que te permiten ver, clasificar y asignar rápidamente las solicitudes a medida que llegan.

Jira Service Management incluye colas listas para usar para solicitudes como la incorporación y la gestión de salida de los empleados. También tienes la flexibilidad de crear colas que organicen las solicitudes de la forma que mejor le venga a tu equipo. Por ejemplo, tu equipo puede crear colas de escalación o colas para las solicitudes que infrinjan los SLA. Las posibilidades con las colas son infinitas, así que podrás encontrar fácilmente la configuración que mejor se adapte a tu equipo.

captura de pantalla de colas en Jira Service Management

Las colas normalmente se ordenan según un SLA. Los administradores de proyectos pueden crear objetivos de SLA que especifiquen los tipos de solicitudes que hay que supervisar y el tiempo que debe llevar resolverlas. A partir de ahí, puedes definir las condiciones y los calendarios que se aplicarán cuando las mediciones del SLA se inicien, se pausen o se detengan (por ejemplo, pueden detenerse cuando tu oficina cierre por día festivo). Cuando hayas configurado los SLA para un proyecto, los agentes podrán ver los suyos, planificar qué tareas deben resolverse primero y el plazo en el que deben resolverse.

Para acceder a la configuración de SLA:

1. Desde tu proyecto de gestión de servicios de RR. HH., selecciona Configuración del proyecto en el menú de la izquierda.

2. Selecciona SLA.

captura de pantalla de la configuración del Acuerdo de nivel de servicio (SLA)

Añadir tu equipo de RR. HH. al proyecto

¿Todo listo para que el resto de tu equipo de RR. HH. se involucre? Cuando tengas tu nuevo proyecto configurado, empieza a invitar a miembros del equipo añadiendo a cada uno como agente a tu proyecto de asistencia.

Para añadir miembros del equipo, haz lo siguiente:

1. En el menú de la barra lateral de tu proyecto de asistencia, selecciona Invitar equipo.

2. Introduce los correos electrónicos de los usuarios que quieres añadir como agentes.

3. Selecciona Invitar.

4. Los agentes se añaden a la función Equipo del proyecto de asistencia y reciben un correo electrónico con un enlace al proyecto de asistencia.

captura de pantalla de Invita a tu equipo a usar Jira Service Management

Consejos y sugerencias para los equipos de RR. HH.

Establecer tu base de conocimientos para el autoservicio

Una práctica habitual de gestión de servicios que puede ayudar mucho a los equipos de RR. HH. es la creación de una base de conocimientos. Así, los equipos de RR. HH. pueden recopilar en un solo sitio las preguntas más frecuentes sobre nóminas, vacaciones, tarjetas de identificación, etc., para fomentar el autoservicio. Cuando los empleados empiezan a crear una solicitud a través del portal de clientes de Jira Service Management, aparecen artículos recomendados de la base de conocimientos con información útil, lo que permite desviar tickets y que no lleguen a los agentes.

captura de pantalla de los artículos de conocimiento que aparecen en el centro de ayuda

Para acceder a tu base de conocimientos y configurarla:

1. Desde tu proyecto de gestión de servicios de RR. HH., selecciona Configuración del proyecto en el menú de la izquierda.

2. Selecciona Base de conocimientos.

Automatizar tu centro de asistencia de RR. HH.

La automatización en Jira Service Management es una función "de poco código/sin código" que solo requiere unos pocos clics. Al automatizar tus procesos y flujos de trabajo, tú y tu equipo ya no tendréis que realizar tareas manuales y repetitivas, y os podréis concentrar en el trabajo importante.

Ejemplo: los equipos de recursos humanos pueden automatizar el proceso de incorporación configurando una serie de desencadenadores para ayudar al personal a prepararse para los recién llegados. Una vez que se inicia una solicitud de incorporación, puede desencadenar el aprovisionamiento de un nuevo ordenador portátil, la instalación de los programas necesarios, la creación de una cuenta de correo electrónico y la notificación de las instalaciones para encontrar un escritorio. Todo esto se puede hacer con la automatización y los flujos de trabajo personalizados para que se adapten a las necesidades del equipo de RR. HH. y crear coherencia en la forma en que se lleva a cabo la incorporación de todos los nuevos empleados. Varios departamentos, como RR. HH. y TI, colaboran para crear una secuencia de pasos en la que la finalización de cada uno de ellos da inicio a la siguiente tarea.

captura de pantalla de la biblioteca de reglas de automatización

Para acceder a la automatización en Jira Service Management:

1. Desde tu proyecto de gestión de servicios de RR. HH., selecciona Configuración del proyecto en el menú de la izquierda.

2. Selecciona Automatización.

Informes y satisfacción del cliente

Crear informes mensuales es mucho más fácil si los responsables de RR. HH. pueden conocer de un vistazo el volumen de solicitudes que reciben, cuántos empleados se han incorporado con éxito y cuál es la carga de trabajo de cada equipo. Así podrán basarse en los datos para detectar áreas de mejora o tomar decisiones fundamentadas sobre el crecimiento del equipo.

Por ejemplo, Jira Service Management ofrece una encuesta de satisfacción del cliente para recopilar opiniones. Cuando se resuelve una solicitud, se envía automáticamente un correo electrónico al cliente. Si las encuestas de satisfacción del cliente (CSAT) están habilitadas para tu proyecto de asistencia, este correo electrónico incluirá un formulario que permite a los clientes dejar una valoración y algunos comentarios por escrito sobre cómo se gestionó su solicitud. Una vez enviadas, estas encuestas de los clientes figurarán en el informe de satisfacción.

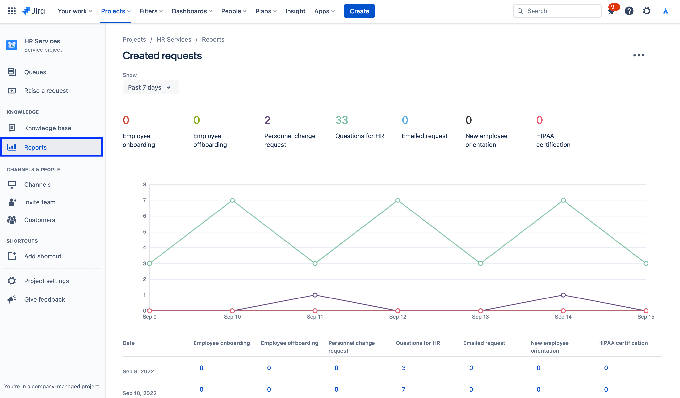
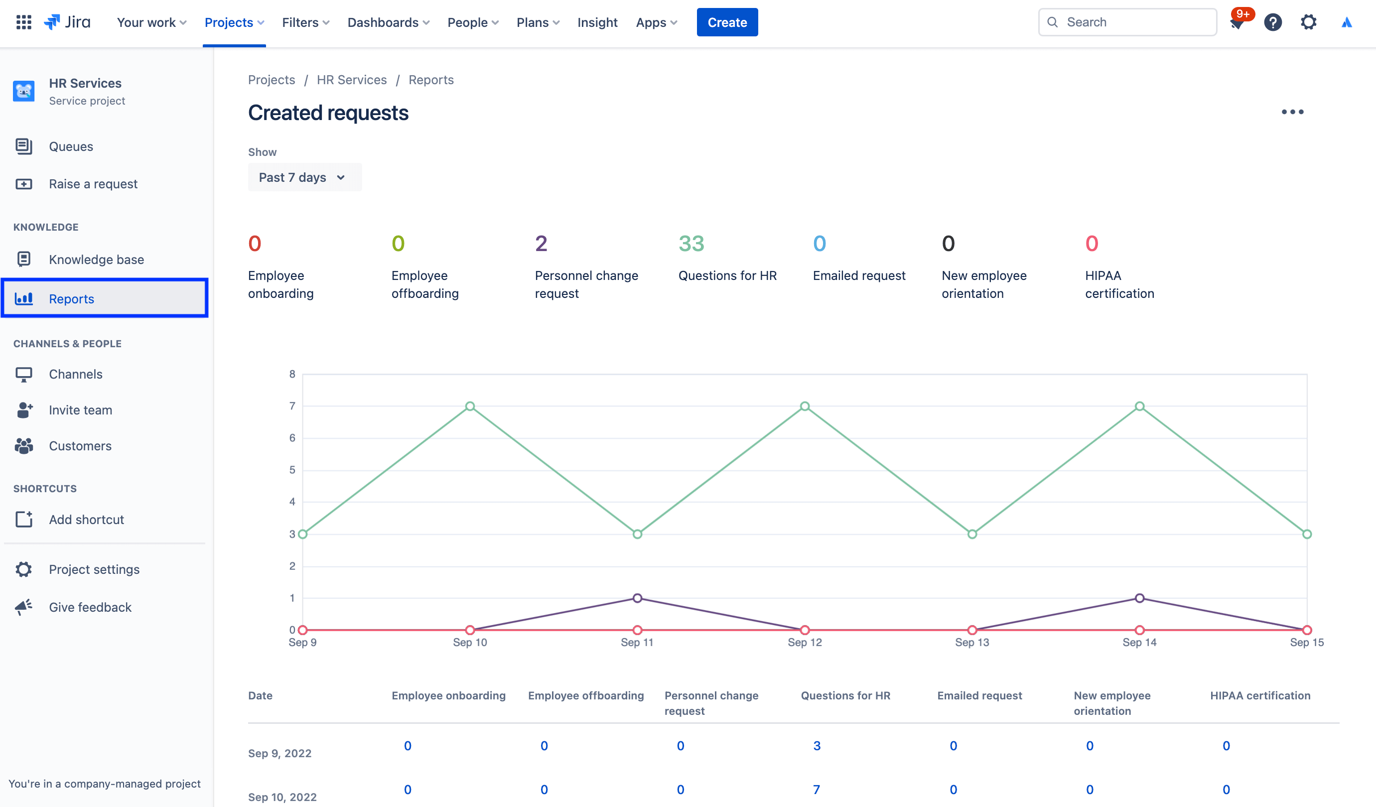
Para acceder a los informes:

1. En el menú de la barra lateral de tu proyecto de asistencia, selecciona Informes.

2. Selecciona el informe que desees ver.

captura de pantalla del informe de solicitudes creadas

Para acceder a la configuración de la encuesta de satisfacción del cliente:

1. Desde tu proyecto de gestión de servicios de RR. HH., selecciona Configuración del proyecto en el menú de la izquierda.

2. Selecciona Configuración de satisfacción.

captura de pantalla de la configuración de la Encuesta de satisfacción del cliente

Usar permisos para proteger la información confidencial con la gestión de casos de RR. HH.

La confidencialidad es fundamental para muchos asuntos de RR. HH. Si bien los centros de asistencia públicos pueden tener sentido para cuestiones de nómina, incorporación y más servicios generales de recursos humanos, te recomendamos crear un centro de asistencia confidencial independiente para las solicitudes sensibles. Para gestionar la seguridad y mantener la confidencialidad, puedes usar los permisos para controlar quién puede ver, buscar y comentar las solicitudes.

Para acceder a los permisos:

1. Desde tu proyecto de gestión de servicios de RR. HH., selecciona Configuración del proyecto en el menú de la izquierda.

2. Selecciona Permisos.

captura de pantalla del asistente de permisos en Jira Service Management

Destacado: cómo Atlassian utiliza Jira Service Management para RR. HH.

Agilizar la incorporación de nuevos empleados

En Atlassian, nuestro equipo de RR. HH. generó más eficiencia al transferir datos de Workday, nuestro sistema de información de recursos humanos (HRIS), a Jira Service Management a través de Workato.

Ahora, cuando contratamos a alguien y lo añadimos a Workday, esa acción crea automáticamente una solicitud en Jira Service Management. A continuación, esa solicitud inicia un catálogo de solicitudes de la checklist de incorporación que nuestro equipo People supervisa, que incluye el aprovisionamiento de ordenadores portátiles y cuentas, las solicitudes de accesorios y la planificación de orientación.

ilustración de conexión de Workday y Workato con Jira Service Management

¿Los resultados? Hemos:

  • aumentado el ancho de banda de nuestros equipos de RR. HH,
  • ahorrado tiempo y dinero haciendo que los flujos de trabajo fueran más sencillos y rápidos,
  • añadido capacidad de medición del flujo de trabajo para mejorar la supervisión y el proceso,
  • creado una experiencia intuitiva y agradable para los empleados que utilizan el sistema,
  • conseguido que las tareas de incorporación fueran mucho más fáciles de gestionar (ya que ahora se pueden rastrear de forma centralizada).

Para conocer toda la información, consulta esta entrada de nuestro blog o mira esta sesión especial:

Inicio

Gestión de servicios empresariales

Consejos y sugerencias

Diseño de formularios

Seminario web

Descubre cómo el equipo de RR. HH. de Atlassian ofrece un servicio excelente en el mundo del trabajo distribuido.