Close

Come funziona la gestione delle richieste di assistenza in Jira Service Management

Panoramica

La gestione delle richieste di assistenza è una pratica che aiuta le organizzazioni a standardizzare il modo in cui rispondono, coordinano e soddisfano le richieste di assistenza.

  • La risposta alle richieste è il processo di risoluzione della richiesta di assistenza di un cliente o di un dipendente e fa riferimento alla gestione dell'intero ciclo di vita di tutte le richieste di assistenza.
  • Il service desk rappresenta il punto di contatto principale in cui i clienti chiedono assistenza o richiedono servizi.
Meeple che richiedono la gestione del servizio

Jira Service Management presenta una configurazione flessibile e facilmente adattabile per soddisfare le esigenze di un gruppo diversificato di team di rilascio dei servizi. Basato sulla piattaforma Jira, Jira Service Management riunisce i team delle operazioni IT, di sviluppo e aziendali permettendo loro di rispondere ai cambiamenti del business e di offrire esperienze di servizio eccellenti in tempi brevi.

Jira Service Management rappresenta per gli utenti un hub centrale da cui richiedere assistenza. Attraverso un portale clienti globale centralizzato, dipendenti o clienti possono accedere facilmente a tutti i service desk di un'organizzazione, dal team dell'assistenza IT a quello delle risorse umane, delle strutture, legale e finanziario.

I progetti di gestione delle richieste di assistenza includono anche tipi di richieste e flussi di lavoro facili da modificare, impostazioni flessibili dell'accordo sul livello di servizio (SLA), code personalizzabili, gestione automatizzata delle richieste, canali e-mail con notifiche modificabili, funzionalità di creazione di report in tempo reale e molte altre funzioni.

Il processo di gestione delle richieste di assistenza

In Atlassian, consigliamo di gestire le richieste di assistenza come un flusso di lavoro distinto per aiutare i team a concentrare l'attenzione sul lavoro più importante e migliorare le operazioni dell'organizzazione. Sebbene vi siano alcune variazioni nel modo in cui una richiesta di assistenza può essere acquisita e soddisfatta, è importante concentrarsi sulla standardizzazione per migliorare la qualità e l'efficienza complessive del servizio.

Diagramma del processo di richiesta di Jira Service Management

Un breve esempio del processo di richiesta di assistenza:

  1. Un cliente (interno o esterno) richiede assistenza nel portale di assistenza o tramite e-mail. Ad esempio, un nuovo dipendente ha bisogno di accedere a una licenza software specifica per svolgere il proprio lavoro.
  2. Il team di assistenza valuta la richiesta insieme a processi di approvazione e qualificazione predefiniti. Se necessario, invia la richiesta per l'approvazione finanziaria o aziendale.
  3. Un agente del service desk si occupa di soddisfare la richiesta di assistenza o la assegna a qualcuno che possa assistere meglio il cliente, se necessario. Jira Service Management consente di spostare facilmente le richieste tra diversi progetti del team o di creare ticket collegati tra progetti per una collaborazione trasparente.
  4. Dopo aver risolto la richiesta, l'agente chiude il ticket e si consulta con il cliente per assicurarsi che sia soddisfatto chiedendogli di lasciare un feedback.
Libro con lampadina

Per ulteriori informazioni, dai un'occhiata alla nostra pagina Gestione delle richieste di assistenza.


Come iniziare a utilizzare la gestione delle richieste di assistenza in Jira Service Management

Creare un progetto di assistenza

Jira Service Management offre una varietà di modelli di progetto per aiutare i team a iniziare rapidamente creando progetti su misura per un team o un uso specifico. Questi modelli includono tipi di richieste preconfigurati, flussi di lavoro e altre funzioni pertinenti.

Per creare un progetto utilizzando un modello di progetto:

  1. Seleziona Progetti > Crea progetto.
  2. Scegli un modello di gestione dei servizi > Seleziona Usa modello.
  3. Dai un nome al tuo progetto.
  4. Crea una chiave di progetto o utilizza la chiave generata.
  5. Scegli se condividere le impostazioni con un progetto esistente. In caso affermativo, specifica il nome del progetto esistente.
  6. Seleziona Crea progetto.

Aggiungere membri del team

Una volta stabilito il progetto del servizio, inizia a invitare i membri del team. Per coinvolgere il team, inizia ad aggiungere ciascun membro al tuo progetto del servizio.

  • Vai a Impostazioni progetto > Persone.
  • Seleziona Aggiungi persone.
  • Immetti il nome utente o l'indirizzo e-mail dell'agente.
  • Scegli il ruolo dall'elenco a discesa (team Service Desk).
  • Seleziona Aggiungi.
  • Le persone aggiunte riceveranno un'e-mail con un link al progetto.

Personalizzare i portali online e il centro assistenza

I portali online e il centro assistenza offrono opzioni di personalizzazione che ti aiutano ad assicurarti che i tuoi clienti trovino le informazioni di cui hanno bisogno e a offrire al contempo un'esperienza coerente con il marchio. Le personalizzazioni disponibili includono un layout per il messaggio di accesso, un annuncio, il nome, il logo, il banner e la pagina iniziale.

Per personalizzare i portali online e il centro assistenza:

  1. Vai a Impostazioni progetto > Impostazioni portale.
  2. Modifica la configurazione del portale e i gruppi di portali tramite le rispettive schede.
  3. Scegli l'opzione appropriata, apporta le modifiche e seleziona Salva modifiche.
  4. In Personalizza il centro assistenza, vedrai un link per personalizzare il centro assistenza.

Configura le richieste e-mail

Puoi configurare un indirizzo e-mail del progetto del servizio in modo da acquisire in un'unica posizione le richieste dei clienti che inviano un'e-mail al team con una domanda, un report sull'imprevisto o qualsiasi altra cosa. Le richieste inviate all'indirizzo e-mail del progetto del servizio vengono aggiunte automaticamente alle code, in modo che il team possa concentrarsi sui clienti senza preoccuparsi di lasciarsi sfuggire richieste o di dover gestire più caselle di posta in arrivo.

I progetti di Jira Service Management sono dotati di un indirizzo e-mail predefinito oppure è possibile aggiungerne uno personalizzato già utilizzato dal team.

Per aggiungere un account e-mail personalizzato:

  1. Nel progetto del servizio, seleziona Impostazioni progetto > Richieste via e-mail.
  2. Scegli il tuo provider di servizi e-mail e segui le istruzioni per collegare il tuo account.

Configurare i moduli del tipo di richiesta e i campi associati

Jira Service Management ti consente di personalizzare i tipi di richieste di assistenza utilizzati dal progetto e i campi associati a tali tipi di richiesta. Una configurazione efficace del modulo di richiesta garantisce che il team raccolga tutte le informazioni necessarie dai clienti in anticipo per migliorare l'erogazione dei servizi.

Per modificare i tipi di richiesta:

  1. Vai a Impostazioni progetto > Tipi di richiesta.
  2. Seleziona il tipo di richiesta che desideri modificare o creane uno nuovo selezionando Aggiungi nuovo tipo di richiesta.
  3. Modifica i campi e le informazioni che verranno visualizzati nel modulo di richiesta e nella visualizzazione dell'agente utilizzando le schede disponibili.
  4. Seleziona Salva modifiche.
  5. Aggiungi/rimuovi i moduli di richiesta nei gruppi del portale. Vai a Impostazioni progetto > Impostazioni portale. Seleziona la scheda dei gruppi del portale per aggiungere, rimuovere e riorganizzare i moduli di richiesta all'interno dei gruppi del portale.

Best practice e suggerimenti per la gestione delle richieste di assistenza

Adottare la tecnica "Shift Left" con il self-service

Con il termine "Shift Left" si indica il concetto di spostare la risposta alle richieste il più vicino possibile alla prima linea (e al cliente) con particolare attenzione al self-service. Ad esempio, una knowledge base con articoli disponibili per la ricerca può fare miracoli nel deviare i ticket di assistenza. Inoltre, la personalizzazione delle modalità di ricezione dei moduli di richiesta per acquisire tutte le informazioni pertinenti in anticipo può aiutarti anche ad eliminare lunghi scambi di informazioni.

Shift Left: costi inferiori e maggiore soddisfazione del cliente. Più si va a destra, più aumentano i costi di assistenza

I clienti desiderano un hub centrale da cui richiedere assistenza. Centralizza l'esperienza degli utenti che richiedono assistenza e rendila il più semplice possibile da utilizzare. Molte organizzazioni hanno creato un portale self-service solo per lasciarlo lì a prendere polvere (in senso metaforico). Impara dai loro errori e crea un portale basato sulla cultura unica della tua organizzazione. Ricorda che anche se crei il sistema self-service più potente di tutti, questo è inutile se i clienti non riescono a trovarlo facilmente.

Screenshot del centro servizi in Jira Service Management

Sfruttare l'automazione

Se incorpori l'automazione nelle funzionalità self-service, potrai ridurre il carico di lavoro complessivo per il team di assistenza rimuovendo i task ripetitivi più comuni. Ad esempio, utilizza l'automazione per accelerare le comunicazioni di follow-up che gli agenti attualmente completano manualmente, migliorare il modo in cui comunichi con clienti e dipendenti e mantenere gli stakeholder aggiornati sui tempi di risoluzione stimati. Le risposte automatizzate a determinate richieste forniscono informazioni utili al cliente e riducono il carico di lavoro per l'agente. I clienti spesso non sanno da dove richiedere assistenza e l'automazione può essere utilizzata anche per indirizzare le richieste di assistenza al team appropriato per una risoluzione rapida.

Configurazione dell'automazione in Jira Service Management

Creare un portale di assistenza basato sulla conoscenza

Quando i team di assistenza integrano Confluence con Jira Service Management, la conoscenza viene utilizzata per deviare le richieste o semplificare il processo di richiesta. Progettato a partire dalla ricerca, Jira Service Management utilizza la tecnologia di apprendimento automatico chiamata Smart Graph per consigliare gli articoli della knowledge base e i tipi di richiesta più adatti quando gli utenti cercano risposte o completano i moduli di richiesta. Più gli utenti effettuano ricerche nel portale, migliori saranno i risultati. Rendendo direttamente disponibili per gli utenti le risposte alle domande più comuni, i team di assistenza incoraggiano un approccio self-service che soddisfa i clienti e riduce il volume delle richieste. Gli agenti avranno quindi più tempo per concentrarsi sulla risoluzione dei ticket più critici.

Jira Service Management migliora anche la produttività degli agenti fornendo accesso immediato agli articoli della knowledge base direttamente da un ticket o da una richiesta. In base al tipo di richiesta, gli agenti possono scegliere tra gli articoli della Knowledge base consigliati o cercare all'interno di articoli esistenti per rispondere alla richiesta dell'utente. Con Jira Service Management e Confluence, i team IT possono scrivere facilmente nuovi articoli della knowledge base e creare una libreria adatta alle esigenze degli utenti.

Facile integrazione tra Confluence e Jira Service Management

Fornire i servizi ovunque con i dispositivi mobili

Con l'app mobile Jira di Atlassian, tu e il tuo team potete rimanere informati tramite le notifiche push e fornire i servizi da qualsiasi luogo. Puoi tenere traccia delle code assegnando o spostando rapidamente i ticket con un singolo trascinamento. I team possono ricevere notifiche immediate su SLA violati e richieste assegnate, segnalate, seguite e @menzionate. Puoi anche personalizzare le notifiche e ricevere solo quelle che ritieni più importanti.

App mobile di Jira Service Management

Misurare il servizio di assistenza con i KPI

Gli indicatori di prestazioni chiave (KPI) sono le metriche scelte per valutare il rendimento di un team rispetto agli standard concordati, come i tempi di attività, la risoluzione alla prima chiamata e il tempo di ripristino dopo le interruzioni del servizio.

Ogni team ha esigenze di tracciamento e creazione di report diverse. Come punto di partenza, consigliamo questi KPI più usati:

Metriche di assistenza per i servizi

  1. Tempo medio di risoluzione
  2. Tempo medio di risposta
  3. Dimensioni del backlog delle richieste
  4. Create contro Risolte
  5. Percentuale di successo dello SLA
  6. Costo per ticket
  7. CSAT (soddisfazione dei clienti)

Metriche di assistenza per gli imprevisti

  1. Imprevisti nel tempo
  2. Tempo medio tra guasti
  3. Tempo medio di riconoscimento
  4. Tempo medio di risoluzione
  5. % di imprevisti risolti nell'ambito dello SLA
  6. % di interruzioni dovute a imprevisti
  7. Tempo di attività

Con la potente funzione di creazione di report in tempo reale di Jira Service Management, hai visibilità sulle metriche delle prestazioni del team per apprendere, adattare e migliorare il servizio. Utilizza i report predefiniti per confrontare rapidamente le metriche, ad esempio i ticket creati rispetto a quelli risolti, il tempo di risoluzione, gli SLA soddisfatti rispetto a quelli violati e altro ancora. Quindi, crea report personalizzati per eseguire query su combinazioni di dati aggiuntive.

Focus sul monitoraggio e sul miglioramento della soddisfazione dei clienti

Per comprendere il livello di soddisfazione degli utenti rispetto alla qualità del servizio di assistenza, la CSAT (soddisfazione dei clienti) è una metrica importante da misurare. Il feedback dei clienti aiuta a identificare i punti di forza e di debolezza nella qualità del servizio, a coinvolgere e motivare gli agenti incoraggiandoli a migliorare i punteggi e a capire se gli agenti hanno bisogno di mentoring e formazione.

I sondaggi brevi e semplici sono più efficaci per ottenere delle risposte da parte dei clienti. Jira Service Management fornisce un sondaggio integrato sulla soddisfazione, costituito da una valutazione a 5 stelle con un campo per un breve commento.

Utilizzare gli SLA in modo intelligente

Gli accordi sul livello di servizio (SLA) sono ottimi per monitorare l'avanzamento quotidiano. Gli SLA definiscono i termini concordati per i servizi e gestiscono le aspettative dei clienti, ad esempio promettendo una risposta dal team di assistenza entro 24 ore.

In Jira Service Management, i team hanno la flessibilità di creare obiettivi SLA praticamente per qualsiasi combinazione di parametri. Invece di affidarsi a consulenti per le richieste personalizzate o aggiornare gli SLA hardcoded, la configurazione degli SLA può essere eseguita internamente e modificata al volo. Non pensare nemmeno a creare elaborati fogli di calcolo Excel. Monitora facilmente le prestazioni degli SLA con report predefiniti che si aggiornano in tempo reale.

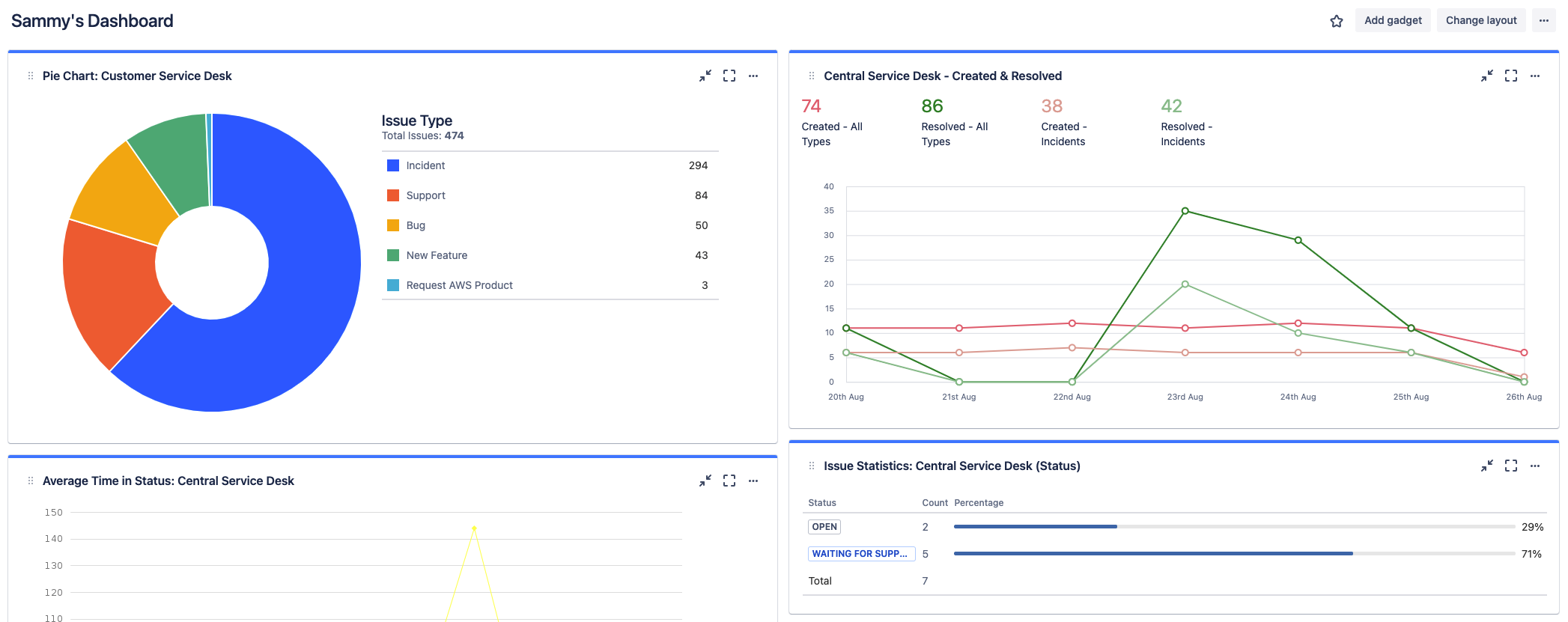
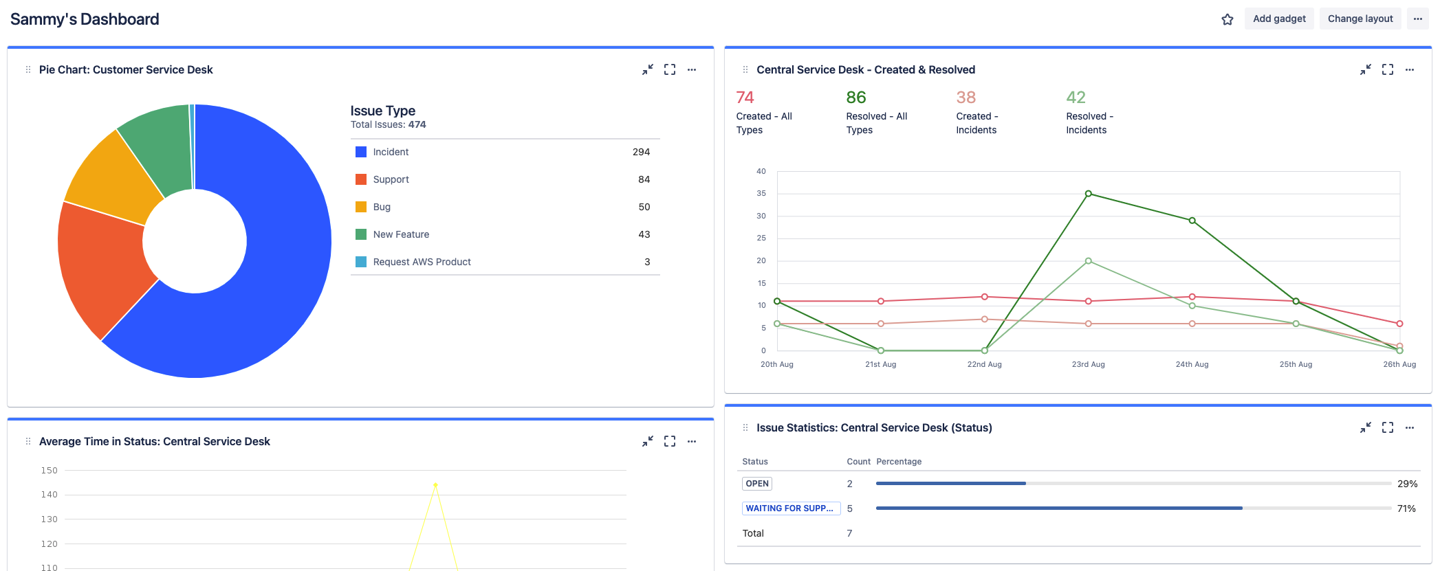
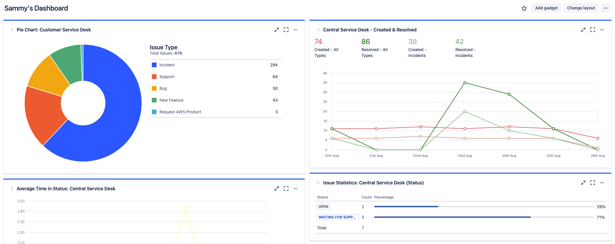
Utilizzare le dashboard di Jira

Oltre ai report, le dashboard di Jira offrono un'altra alternativa per configurare e visualizzare una panoramica delle informazioni accurata e dettagliata. Le dashboard possono essere create a livello di sistema o condivise con un gruppo di utenti.

Screenshot delle dashboard di Jira in cui sono visualizzate informazioni dettagliate

Informazioni su Jira Service Management

Panoramica

Guida introduttiva

Gestione degli imprevisti