Supercharge teamwork seamlessly
Jira • Confluence • Loom
Explore Atlassian products
For every team, from startup to enterprise
Recommended
Top apps to kickstart your productivity
Collections
Curated Atlassian apps and AI agents to help every team work better together
Optimize strategy and outcomes confidently


Focus • Talent • Align
Deliver service at high-velocity


Jira Service Management • Customer Service Management • Assets
Ship high-quality software fast
Rovo Dev • DX • Pipelines • Bitbucket • Compass
Explore by role
Plan, track, and deliver your biggest ideas together with Jira - the project management tool for all teams.
Spend less time hunting things down and more time getting things done. Organize your work, create documents, and discuss everything in one place.
Move work forward by sharing Loom video messages and AI-powered meeting recaps.
Collaborate on code with inline comments and pull requests. Manage and share your Git repositories to build and ship software, as a team.
Unite teams on a single AI-powered platform to deliver service at scale.
Build the right thing with Jira Product Discovery. Capture feedback, prioritize ideas, and create roadmaps tied to delivery in Jira.
Collaborate and get more done. Trello boards enable your team to organize projects in a fun, flexible, and visual way.
Bring your distributed software architecture and the teams that collaborate on it together in a single, unified place.
Stay in the flow longer with AI-enabled productivity and quality for the full software delivery lifecycle.
part of strategy collection
Align work planning and delivery to strategy across the entire enterprise.
part of strategy collection
Plan and assemble your future-ready workforce with Talent.
part of software collection
Align work planning and delivery to strategy across the entire enterprise.
AI-powered customer service that gives teams the context to deliver smarter service and improve with every interaction.
part of strategy collection
Connect strategy to goals, work, people, and funds. With the Strategy Collection, decision-makers bridge the gap between strategy and execution and achieve remarkable outcomes.
part of software collection
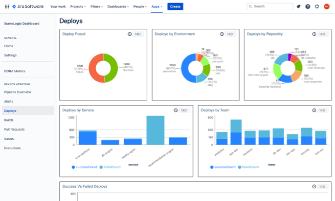
Measure and improve productivity, quality, and speed with the AI-native SDLC for every software team.
Gain visibility into dependencies so you can manage assets and configuration items, quickly troubleshoot incidents, and minimize the risk of changes.
Company-wide visibility, security policies, and control across your Atlassian cloud infrastructure.
Incidents happen. Keep your users informed and ditch the flood of support emails during downtime.
Continuous integration, deployment, and release management.
Harness the full power of Git and Mercurial in a beautifully simple application.
Atlassian Cloud Platform
The connected foundation of your system of work
- Home
- Goals
- Teams
- Studio
- Search
- Chat
- Analytics
- Admin
Additional resources


