Компания Hy-Vee усовершенствовала ITSM и сократила время простоя более чем на 100 часов благодаря Jira Service Management Cloud

Переместите все, что отслеживается по электронной почте, в Jira Service Management!

Christa Nitchals

Директор службы поддержки, Hy-vee

Ключевые результаты

100+

часов простоя сэкономлено в год благодаря миграции в облако

10 000+

электронных писем и звонков сэкономлено в год благодаря Jira Service Management

> 130 000

запросов ежегодно обрабатывается в Jira Service Management

Hy-vee logo black

О компании Hy-vee

Hy-Vee, Inc. — корпорация, находящаяся в собственности сотрудников и владеющая более чем 285 розничными магазинами в восьми штатах Среднего Запада с объемом продаж более 13 миллиардов долл. США в год. Hy-Vee входит в пятерку самых надежных брендов и в тройку любимых продуктовых магазинов Америки.

Отрасль

Потребительские товары и розничная торговля

Офис

Северная и Южная Америка

Проблема. В рамках цифрового преобразования компания Hy-Vee искала решение для управления ИТ-услугами, чтобы расширить практики ITSM, сократить количество звонков и электронных писем, а также сэкономить ресурсы.

Решение. В качестве дополнения к успешной работе с Jira и Confluence компания Hy-Vee внедрила Jira Service Management Cloud для управления ИТ-услугами и корпоративными службами.

Результат. Hy-Vee удалось более чем на 100 часов в год сократить время простоя для технического обслуживания, уменьшить число электронных писем более чем на 10 000 в год, перевести двух сотрудников на более важные направления, а также сделать процессы эффективнее и прозрачнее.

Ведущая торговая сеть в поиске нового решения для цифровой трансформации

Hy-Vee — одна из самых популярных в Америке сетей супермаркетов, которая стремительно разрастается. Бренд поставил перед собой амбициозную цель: выйти за пределы Среднего Запада (где у компании более 300 магазинов и более 75 000 сотрудников) и стать лучшим местом в Америке для покупателей и соискателей. 

Для этого в 2017 году Hy-Vee запустила инициативу цифровой и культурной трансформации. Вооружившись Jira и Confluence, компания уже за первые пять лет добилась впечатляющих результатов, в числе которых был запуск мобильной кассы и системы онлайн-записи на вакцинацию. Все это помогало клиентам экономить время и деньги.

Потребность в инновациях еще никогда не стояла так остро, как во время пандемии COVID-19 и последовавшего за ней периода высокой инфляции: и сотрудники, и клиенты были заинтересованы в экономичных цифровых решениях. Закономерно, что перед Hy-Vee встал сложный выбор: ускорить цифровую трансформацию и найти новые способы снижения затрат или в конечном итоге потерять деньги, людей и долю рынка. 

Компания Hy-Vee находится в собственности ее сотрудников и является их поводом для гордости, поэтому команды сплотились вокруг общей цели: ускорить перестройку и добиться миллионной экономии. Для этого планировалось внести в рабочие процессы множество улучшений, в частности расширить возможности решения Jira Service Management и перейти в Atlassian Cloud. 

Благодаря Jira Service Management, новым облачным возможностям и несравнимо меньшему объему технического обслуживания все клиенты и сотрудники Hy-Vee ощутили положительные изменения. Сотрудникам больше не нужно отвечать на тысячи электронных писем и телефонных звонков, прозрачные процессы помогают принимать более удачные решения, эффективность и условия работы теперь на высоте, а у команд есть все возможности для непрерывного совершенствования на пути к мечте: стать лучшим в Америке местом для покупателей и соискателей.

Переход от электронной почты к управлению запросами в Jira Service Management избавил нас от необходимости отвечать на 10 000 писем ежегодно. К тому же, мы можем в реальном времени управлять бюджетом и строить более достоверные прогнозы.

Kyle Auffert

Вице-президент по финансам

Сеть супермаркетов не упускает возможность стать ультрасовременной

Hy-Vee всегда славилась талантливыми командами, преданными своему делу, но они не могли работать в полную силу из-за ряда внутренних проблем с поддержкой.

1. Запросы на обслуживание обрабатывались по телефону и электронной почте. 

Без централизованного места для отправки и обработки запросов время ответа затягивалось, а некоторые запросы могли вообще выпасть из поля зрения. К тому же, было практически невозможно отследить статусы заявок или измерить производительность. 

2. Сотрудники службы поддержки едва справлялись с техническим обслуживанием серверов, на которых работали локальные инструменты Hy-Vee.

Для их обновления требовалось несколько раз в год выключать системы на все выходные. Во время простоя все заявки, поступающие по электронной почте, обрабатывались вручную. Это не только до крайности выматывало ИТ-отдел, но и отнимало ресурсы от более важных задач.

3. Не было инфраструктуры для управления инцидентами.

В компании Hy-Vee не было стандартного или быстрого способа отслеживания возникающих инцидентов, реагирования на них, установки исправлений или документирования полученного опыта с целью предотвращения подобных проблем в будущем.  

В ведении службы поддержки Hy-Vee находились все сотрудники в торговых точках, офисах, сортировочных центрах и филиалах компании. Поэтому специалисты этой службы точно знали, что без модернизации управления услугами целей цифровой трансформации не достичь. В надежде избавиться от этих и некоторых других проблем они взяли себе в помощники еще одно решение Atlassian.

«Переносите все, что отслеживается по электронной почте, в Jira Service Management!»

Внедрение Jira Service Management и миграция в облако решили не только эти три проблемы, но и ряд других. 

Раньше для управления ИТ-услугами (ITSM) в Hy-Vee использовалось решение OpenText. Этот инструмент был высокотехнологичным и довольно сложным, поэтому для его обновления администраторы были вынуждены обращаться к производителю. В поисках более надежного и гибкого решения, которым можно было бы управлять самостоятельно и которое отвечало бы постоянно растущим потребностям пользователей, руководитель службы поддержки Криста Нитчелс и ее команда остановились на Jira Service Management. 

Для испытания этого инструмента служба поддержки создала две базовые формы приема данных, чтобы изначально собирать от авторов больше информации и управлять заявками централизованно, а не по электронной почте или телефону.

Hy-Vee’s Support Portal, powered by Jira Service Management

Клиентский портал Hy-Vee на базе Jira Service Management

Раньше компании приходилось выделять двух штатных сотрудников, которые занимались только сбором информации по каждому запросу. Теперь же благодаря формам Jira Service Management авторы запросов сами понимают, какие сведения необходимо предоставить для быстрого и эффективного решения их проблемы, а эти два сотрудника могут заниматься не приемом заявок, а управлением ими.

Наполнение «корзины» новыми инструментами для управления изменениями, инцидентами и знаниями

Впечатлившись экономией времени и повышением качества услуг поддержки (чего удалось достичь с помощью всего лишь двух форм), Криста заявила: «Переносите все, что отслеживается по электронной почте, в Jira Service Management!» Постепенно компания Hy-Vee начала распространять Jira Service Management на другие направления ITSM, в числе которых были управление изменениями, инцидентами и знаниями.

«Если говорить о поддержке, то Jira Service Management дает нам возможность постоянно корректировать и совершенствовать наши процессы, например внедрять процедуры управления серьезными инцидентами, добавлять в клиентские формы новые детали для сбора полезной информации и быстро создавать формы для предстоящих проектов, что также помогает точнее отслеживать показатели», — поясняет Криста.

Сейчас с помощью этого решения Hy-Vee обрабатывает более 130 000 заявок в год (если считать по всей организации), и сотрудники видят еще множество возможностей для оптимизации. «Мы все время стараемся улучшить наши процессы, а с Jira Service Management это не составляет труда», — делится Криста. 

В частности, улучшения коснулись процесса управления инцидентами. До появления Jira Service Management в компании не было стандартного порядка сообщения об инцидентах, их отслеживания и устранения. Например, в случае отказа бензоколонок, принадлежащих магазину товаров повседневного спроса Hy-Vee, управляющему приходилось звонить в службу поддержки. Каждая минута их простоя означала потерю сотен долларов. 

Так как теперь управление инцидентами и мониторинг в службе поддержки Hy-Vee осуществляются по-новому — с помощью Jira Service Management, компания может заблаговременно выявлять проблемы с оборудованием, а также быстрее реагировать и отслеживать тенденции. Это позволяет свести рецидивы проблем к минимуму. 

Помимо внедрения процесса управления серьезными инцидентами, появление Jira Service Management дало еще одно преимущество — сократилось время эскалации. «Теперь наша служба поддержки анализирует возникшие за день инциденты и точно знает, какие заявки необходимо рассмотреть, эскалировать или закрыть, а также когда следует создать новые, — говорит Криста. — Даже если нам не удается решить проблему, клиенты должны быть в курсе событий. Jira Service Management повышает подотчетность и укрепляет связь с нашими клиентами».

Улучшения процессов приобретают корпоративный масштаб

Увидев, как Jira Service Management помогает службе поддержки, другие команды также захотели настроить Jira Service Management для улучшения собственных процессов, таких как управление запросами на сопровождение и продление контрактов с поставщиками, закупки оборудования, получение видеозаписей из торговых точек для предотвращения потерь и так далее. Отдел кадров отметил колоссальную пользу Jira Service Management для своей информационной системы управления персоналом, а финансовый отдел — отличную возможность оптимизации действий, связанных с запросом бюджетных средств. 

Вице-президент по финансам Кайл Ауфферт говорит, что в финансовом отделе «набирает обороты» рабочий процесс подтверждения бюджета. Как и многие другие типы запросов, закупки раньше подтверждались по телефону или электронной почте, однако заинтересованные стороны часто теряли информацию о заявках. К тому же было трудно отслеживать статус заявок или совместно их обрабатывать. Теперь отправлять запросы по бюджетным средствам можно через Jira Service Management, и они сразу направляются нужному сотруднику для подтверждения. Подтверждающие лица два раза в неделю получают электронные письма со списком всех запросов и могут одобрить их одним щелчком мыши с любого устройства. Затем заявка направляется нужному сотруднику для выполнения.

Hy-Vee’s Retail Purchasing Request queue

Очередь запросов на закупки в торговой точке Hy-Vee

Помимо того, что управление подтверждением бюджета проще и эффективнее как для инициаторов запросов, так и для утверждающих, Jira Service Management позволяет финансовому отделу вместе централизованно обрабатывать запросы, оценивать эффективность и бюджет в реальном времени, а также строить более достоверные прогнозы. Только за первый финансовый год команда обработала более 2400 заявок и сэкономила много часов для всех участников процесса. «Переход от электронной почты к управлению запросами в Jira Service Management избавил нас от необходимости отвечать на 10 000 писем ежегодно. К тому же, мы можем в реальном времени управлять бюджетом и строить более достоверные прогнозы, — говорит Кайл. — По сравнению с тем, что было, это как небо и земля».

Jira Service Management повышает подотчетность и укрепляет связь с нашими клиентами.

Christa Nitchals

Директор службы поддержки

Качественные данные — эффективность и польза

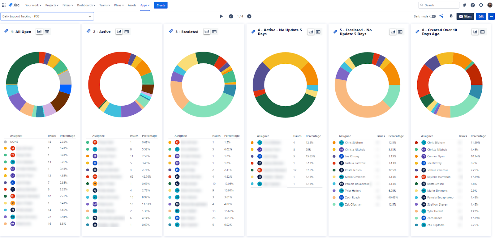
Поскольку все заявки компании собраны в одной экосистеме, Hy-Vee теперь располагает более достоверными и точными данными, которые раньше было невозможно отследить. Благодаря этому сотрудники любого профиля могут принимать более обоснованные решения, оптимально распределять рабочую нагрузку и персонал, сокращать количество заявок и быстрее реагировать. Например, отслеживая такие показатели, как «процент заявок старше 14 дней» и «число эскалированных заявок», служба поддержки может сознательно направить свои усилия на их сокращение. Раньше этого нельзя было даже представить. Кроме того, разработчики и администраторы могут привязывать заявки к задачам Jira и страницам Confluence, чтобы быстро находить дополнительную информацию, не переключаясь между инструментами вручную.

Hy-Vee’s Support dashboard

Дашбоард службы поддержки Hy-Vee

Благодаря оптимизированным рабочим процессам и доступу к более качественным данным, необходимым для принятия верных решений, Hy-Vee достигает значительного успеха в цифровой трансформации и открывает новые пути развития.

Миграция в облако: новые горизонты

Криста говорит, что после перехода в облако сотрудники стали пользоваться Jira Service Management еще активнее. «Встроенные формы в Jira Service Management Cloud намного удобнее. Возможностей настройки гораздо больше, и мы можем управлять логикой, чтобы сделать формы динамическими, — поясняет Криста. — К тому же у нас не болит голова по поводу технического обслуживания, и нам не нужно несколько раз в год отключать серверы на все выходные ради обновления». 

Служба поддержки также по достоинству оценила преимущества облачных функций, которые помогают им усовершенствовать решение и здорово экономят время. Например, диалоговая поддержка в чате Jira Service Management позволяет фиксировать, назначать, отслеживать, контролировать запросы и отчитываться о них прямо в Slack.

Все эти улучшения — только начало. У Hy-Vee масса идей и столько же возможностей воплотить их в жизнь с помощью Jira Service Management.

Дружелюбная улыбка в каждом отделе

Цифровая и культурная трансформация — это долгий путь, требующий наличия нужных людей, платформ и процессов. Сеть Hy-Vee всегда славилась профессиональными и доброжелательными сотрудниками, а сейчас команды получили в свое распоряжение лучшие платформы для совместной работы и процессы управления услугами. 

Слоган Hy-Vee — «Дружелюбная улыбка в каждом отделе». С помощью Jira Service Management Cloud и всей экосистемы Atlassian известная американская торговая сеть стремится сделать работу комфортнее, чтобы сотрудники улыбались так же охотно, как и покупатели.

Проблема. В рамках цифрового преобразования компания Hy-Vee искала решение для управления ИТ-услугами, чтобы расширить практики ITSM, сократить количество звонков и электронных писем, а также сэкономить ресурсы.

Решение. В качестве дополнения к успешной работе с Jira и Confluence компания Hy-Vee внедрила Jira Service Management Cloud для управления ИТ-услугами и корпоративными службами.

Результат. Hy-Vee удалось более чем на 100 часов в год сократить время простоя для технического обслуживания, уменьшить число электронных писем более чем на 10 000 в год, перевести двух сотрудников на более важные направления, а также сделать процессы эффективнее и прозрачнее.

Ведущая торговая сеть в поиске нового решения для цифровой трансформации

Hy-Vee — одна из самых популярных в Америке сетей супермаркетов, которая стремительно разрастается. Бренд поставил перед собой амбициозную цель: выйти за пределы Среднего Запада (где у компании более 300 магазинов и более 75 000 сотрудников) и стать лучшим местом в Америке для покупателей и соискателей. 

Для этого в 2017 году Hy-Vee запустила инициативу цифровой и культурной трансформации. Вооружившись Jira и Confluence, компания уже за первые пять лет добилась впечатляющих результатов, в числе которых был запуск мобильной кассы и системы онлайн-записи на вакцинацию. Все это помогало клиентам экономить время и деньги.

Потребность в инновациях еще никогда не стояла так остро, как во время пандемии COVID-19 и последовавшего за ней периода высокой инфляции: и сотрудники, и клиенты были заинтересованы в экономичных цифровых решениях. Закономерно, что перед Hy-Vee встал сложный выбор: ускорить цифровую трансформацию и найти новые способы снижения затрат или в конечном итоге потерять деньги, людей и долю рынка. 

Компания Hy-Vee находится в собственности ее сотрудников и является их поводом для гордости, поэтому команды сплотились вокруг общей цели: ускорить перестройку и добиться миллионной экономии. Для этого планировалось внести в рабочие процессы множество улучшений, в частности расширить возможности решения Jira Service Management и перейти в Atlassian Cloud. 

Благодаря Jira Service Management, новым облачным возможностям и несравнимо меньшему объему технического обслуживания все клиенты и сотрудники Hy-Vee ощутили положительные изменения. Сотрудникам больше не нужно отвечать на тысячи электронных писем и телефонных звонков, прозрачные процессы помогают принимать более удачные решения, эффективность и условия работы теперь на высоте, а у команд есть все возможности для непрерывного совершенствования на пути к мечте: стать лучшим в Америке местом для покупателей и соискателей.

Переход от электронной почты к управлению запросами в Jira Service Management избавил нас от необходимости отвечать на 10 000 писем ежегодно. К тому же, мы можем в реальном времени управлять бюджетом и строить более достоверные прогнозы.

Kyle Auffert

Вице-президент по финансам

Сеть супермаркетов не упускает возможность стать ультрасовременной

Hy-Vee всегда славилась талантливыми командами, преданными своему делу, но они не могли работать в полную силу из-за ряда внутренних проблем с поддержкой.

1. Запросы на обслуживание обрабатывались по телефону и электронной почте. 

Без централизованного места для отправки и обработки запросов время ответа затягивалось, а некоторые запросы могли вообще выпасть из поля зрения. К тому же, было практически невозможно отследить статусы заявок или измерить производительность. 

2. Сотрудники службы поддержки едва справлялись с техническим обслуживанием серверов, на которых работали локальные инструменты Hy-Vee.

Для их обновления требовалось несколько раз в год выключать системы на все выходные. Во время простоя все заявки, поступающие по электронной почте, обрабатывались вручную. Это не только до крайности выматывало ИТ-отдел, но и отнимало ресурсы от более важных задач.

3. Не было инфраструктуры для управления инцидентами.

В компании Hy-Vee не было стандартного или быстрого способа отслеживания возникающих инцидентов, реагирования на них, установки исправлений или документирования полученного опыта с целью предотвращения подобных проблем в будущем.  

В ведении службы поддержки Hy-Vee находились все сотрудники в торговых точках, офисах, сортировочных центрах и филиалах компании. Поэтому специалисты этой службы точно знали, что без модернизации управления услугами целей цифровой трансформации не достичь. В надежде избавиться от этих и некоторых других проблем они взяли себе в помощники еще одно решение Atlassian.

«Переносите все, что отслеживается по электронной почте, в Jira Service Management!»

Внедрение Jira Service Management и миграция в облако решили не только эти три проблемы, но и ряд других. 

Раньше для управления ИТ-услугами (ITSM) в Hy-Vee использовалось решение OpenText. Этот инструмент был высокотехнологичным и довольно сложным, поэтому для его обновления администраторы были вынуждены обращаться к производителю. В поисках более надежного и гибкого решения, которым можно было бы управлять самостоятельно и которое отвечало бы постоянно растущим потребностям пользователей, руководитель службы поддержки Криста Нитчелс и ее команда остановились на Jira Service Management. 

Для испытания этого инструмента служба поддержки создала две базовые формы приема данных, чтобы изначально собирать от авторов больше информации и управлять заявками централизованно, а не по электронной почте или телефону.

Hy-Vee’s Support Portal, powered by Jira Service Management

Клиентский портал Hy-Vee на базе Jira Service Management

Раньше компании приходилось выделять двух штатных сотрудников, которые занимались только сбором информации по каждому запросу. Теперь же благодаря формам Jira Service Management авторы запросов сами понимают, какие сведения необходимо предоставить для быстрого и эффективного решения их проблемы, а эти два сотрудника могут заниматься не приемом заявок, а управлением ими.

Наполнение «корзины» новыми инструментами для управления изменениями, инцидентами и знаниями

Впечатлившись экономией времени и повышением качества услуг поддержки (чего удалось достичь с помощью всего лишь двух форм), Криста заявила: «Переносите все, что отслеживается по электронной почте, в Jira Service Management!» Постепенно компания Hy-Vee начала распространять Jira Service Management на другие направления ITSM, в числе которых были управление изменениями, инцидентами и знаниями.

«Если говорить о поддержке, то Jira Service Management дает нам возможность постоянно корректировать и совершенствовать наши процессы, например внедрять процедуры управления серьезными инцидентами, добавлять в клиентские формы новые детали для сбора полезной информации и быстро создавать формы для предстоящих проектов, что также помогает точнее отслеживать показатели», — поясняет Криста.

Сейчас с помощью этого решения Hy-Vee обрабатывает более 130 000 заявок в год (если считать по всей организации), и сотрудники видят еще множество возможностей для оптимизации. «Мы все время стараемся улучшить наши процессы, а с Jira Service Management это не составляет труда», — делится Криста. 

В частности, улучшения коснулись процесса управления инцидентами. До появления Jira Service Management в компании не было стандартного порядка сообщения об инцидентах, их отслеживания и устранения. Например, в случае отказа бензоколонок, принадлежащих магазину товаров повседневного спроса Hy-Vee, управляющему приходилось звонить в службу поддержки. Каждая минута их простоя означала потерю сотен долларов. 

Так как теперь управление инцидентами и мониторинг в службе поддержки Hy-Vee осуществляются по-новому — с помощью Jira Service Management, компания может заблаговременно выявлять проблемы с оборудованием, а также быстрее реагировать и отслеживать тенденции. Это позволяет свести рецидивы проблем к минимуму. 

Помимо внедрения процесса управления серьезными инцидентами, появление Jira Service Management дало еще одно преимущество — сократилось время эскалации. «Теперь наша служба поддержки анализирует возникшие за день инциденты и точно знает, какие заявки необходимо рассмотреть, эскалировать или закрыть, а также когда следует создать новые, — говорит Криста. — Даже если нам не удается решить проблему, клиенты должны быть в курсе событий. Jira Service Management повышает подотчетность и укрепляет связь с нашими клиентами».

Улучшения процессов приобретают корпоративный масштаб

Увидев, как Jira Service Management помогает службе поддержки, другие команды также захотели настроить Jira Service Management для улучшения собственных процессов, таких как управление запросами на сопровождение и продление контрактов с поставщиками, закупки оборудования, получение видеозаписей из торговых точек для предотвращения потерь и так далее. Отдел кадров отметил колоссальную пользу Jira Service Management для своей информационной системы управления персоналом, а финансовый отдел — отличную возможность оптимизации действий, связанных с запросом бюджетных средств. 

Вице-президент по финансам Кайл Ауфферт говорит, что в финансовом отделе «набирает обороты» рабочий процесс подтверждения бюджета. Как и многие другие типы запросов, закупки раньше подтверждались по телефону или электронной почте, однако заинтересованные стороны часто теряли информацию о заявках. К тому же было трудно отслеживать статус заявок или совместно их обрабатывать. Теперь отправлять запросы по бюджетным средствам можно через Jira Service Management, и они сразу направляются нужному сотруднику для подтверждения. Подтверждающие лица два раза в неделю получают электронные письма со списком всех запросов и могут одобрить их одним щелчком мыши с любого устройства. Затем заявка направляется нужному сотруднику для выполнения.

Hy-Vee’s Retail Purchasing Request queue

Очередь запросов на закупки в торговой точке Hy-Vee

Помимо того, что управление подтверждением бюджета проще и эффективнее как для инициаторов запросов, так и для утверждающих, Jira Service Management позволяет финансовому отделу вместе централизованно обрабатывать запросы, оценивать эффективность и бюджет в реальном времени, а также строить более достоверные прогнозы. Только за первый финансовый год команда обработала более 2400 заявок и сэкономила много часов для всех участников процесса. «Переход от электронной почты к управлению запросами в Jira Service Management избавил нас от необходимости отвечать на 10 000 писем ежегодно. К тому же, мы можем в реальном времени управлять бюджетом и строить более достоверные прогнозы, — говорит Кайл. — По сравнению с тем, что было, это как небо и земля».

Jira Service Management повышает подотчетность и укрепляет связь с нашими клиентами.

Christa Nitchals

Директор службы поддержки

Качественные данные — эффективность и польза

Поскольку все заявки компании собраны в одной экосистеме, Hy-Vee теперь располагает более достоверными и точными данными, которые раньше было невозможно отследить. Благодаря этому сотрудники любого профиля могут принимать более обоснованные решения, оптимально распределять рабочую нагрузку и персонал, сокращать количество заявок и быстрее реагировать. Например, отслеживая такие показатели, как «процент заявок старше 14 дней» и «число эскалированных заявок», служба поддержки может сознательно направить свои усилия на их сокращение. Раньше этого нельзя было даже представить. Кроме того, разработчики и администраторы могут привязывать заявки к задачам Jira и страницам Confluence, чтобы быстро находить дополнительную информацию, не переключаясь между инструментами вручную.

Hy-Vee’s Support dashboard

Дашбоард службы поддержки Hy-Vee

Благодаря оптимизированным рабочим процессам и доступу к более качественным данным, необходимым для принятия верных решений, Hy-Vee достигает значительного успеха в цифровой трансформации и открывает новые пути развития.

Миграция в облако: новые горизонты

Криста говорит, что после перехода в облако сотрудники стали пользоваться Jira Service Management еще активнее. «Встроенные формы в Jira Service Management Cloud намного удобнее. Возможностей настройки гораздо больше, и мы можем управлять логикой, чтобы сделать формы динамическими, — поясняет Криста. — К тому же у нас не болит голова по поводу технического обслуживания, и нам не нужно несколько раз в год отключать серверы на все выходные ради обновления». 

Служба поддержки также по достоинству оценила преимущества облачных функций, которые помогают им усовершенствовать решение и здорово экономят время. Например, диалоговая поддержка в чате Jira Service Management позволяет фиксировать, назначать, отслеживать, контролировать запросы и отчитываться о них прямо в Slack.

Все эти улучшения — только начало. У Hy-Vee масса идей и столько же возможностей воплотить их в жизнь с помощью Jira Service Management.

Дружелюбная улыбка в каждом отделе

Цифровая и культурная трансформация — это долгий путь, требующий наличия нужных людей, платформ и процессов. Сеть Hy-Vee всегда славилась профессиональными и доброжелательными сотрудниками, а сейчас команды получили в свое распоряжение лучшие платформы для совместной работы и процессы управления услугами. 

Слоган Hy-Vee — «Дружелюбная улыбка в каждом отделе». С помощью Jira Service Management Cloud и всей экосистемы Atlassian известная американская торговая сеть стремится сделать работу комфортнее, чтобы сотрудники улыбались так же охотно, как и покупатели.

Hy-vee logo black

О компании Hy-vee

Hy-Vee, Inc. — корпорация, находящаяся в собственности сотрудников и владеющая более чем 285 розничными магазинами в восьми штатах Среднего Запада с объемом продаж более 13 миллиардов долл. США в год. Hy-Vee входит в пятерку самых надежных брендов и в тройку любимых продуктовых магазинов Америки.

Отрасль

Потребительские товары и розничная торговля

Офис

Северная и Южная Америка

Check these out

Jira упрощает совместную работу

Соберите все команды в одном месте

Попробуйте Atlassian Cloud уже сегодня

Запустите переход в облако Atlassian

Познакомьтесь с Atlassian Rovo

Сотрудничество человека с ИИ для решения любых задач